Percona Monitoring and Management (PMM) has dashboards that cover a lot of ground, yet PMM Superpowers come from the fact you do not need to stick to dashboards that are included with the product! You also can easily install additional dashboards provided by the Community, as well as implement your own.
In this blog post, we will cover some of the additional dashboards which I find particularly helpful.
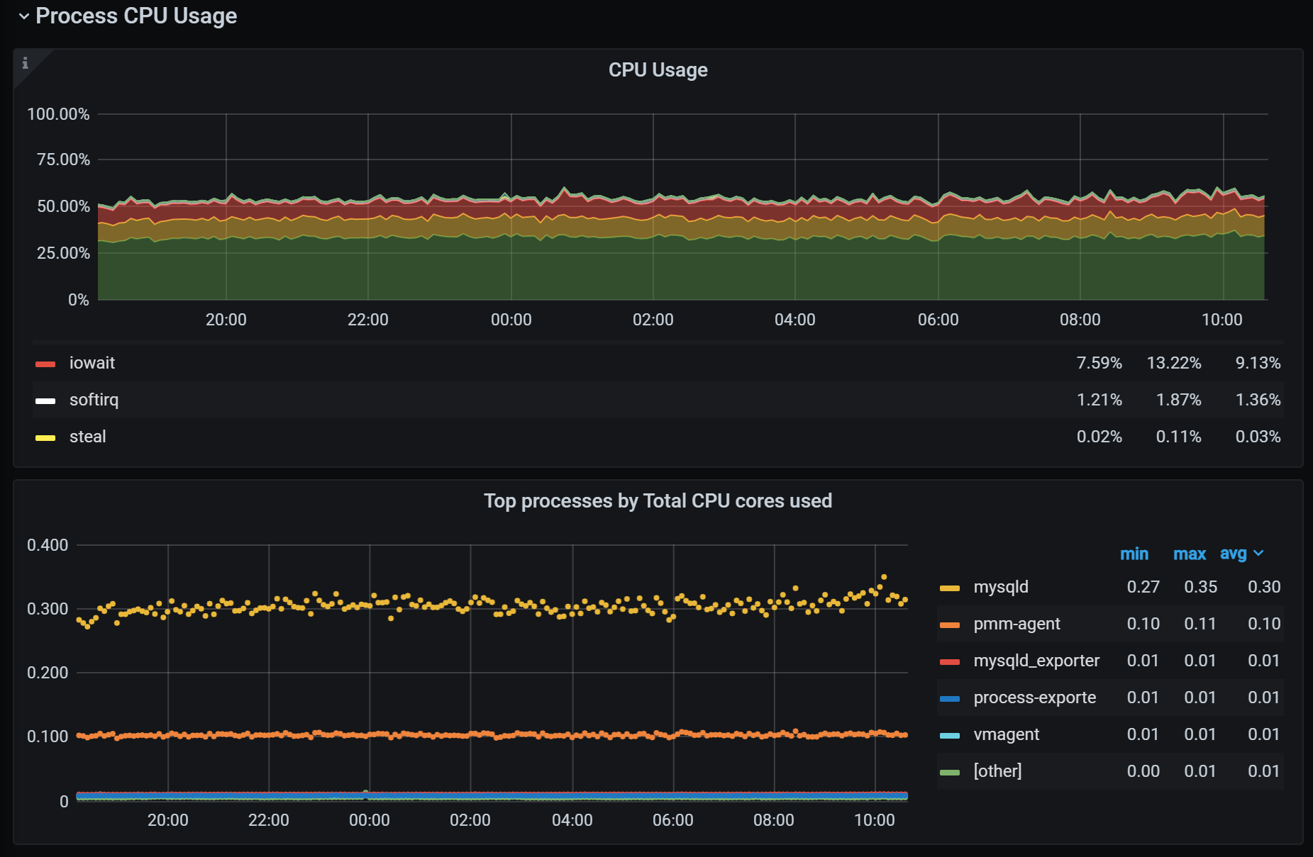
Node Processes Dashboard
Get insights into the processes on the system to better understand resource usage by your database server vs other stuff on the system. Unexpected resource hog processes are a quite common cause of downtime and performance issues. More information in the Understanding Processes on your Linux Host blog post.
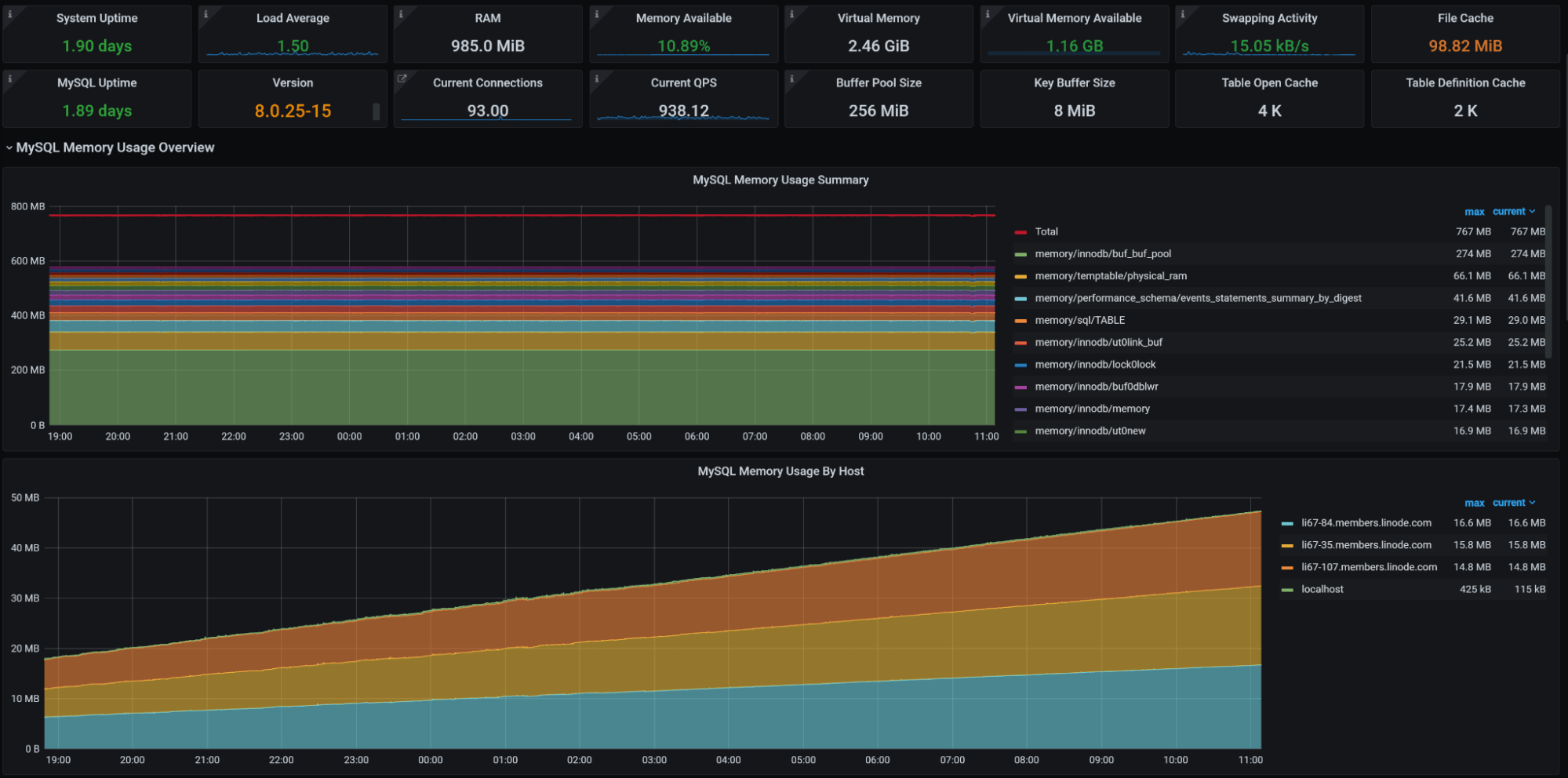
MySQL Memory Usage Details
Ever wondered where MySQL memory usage comes from? This dashboard can shed a light on this dark place, showing the top global memory consumers as well as what users and client hosts contribute to memory usage. More details in the Understanding MySQL Memory Usage with Performance Schema blog post.
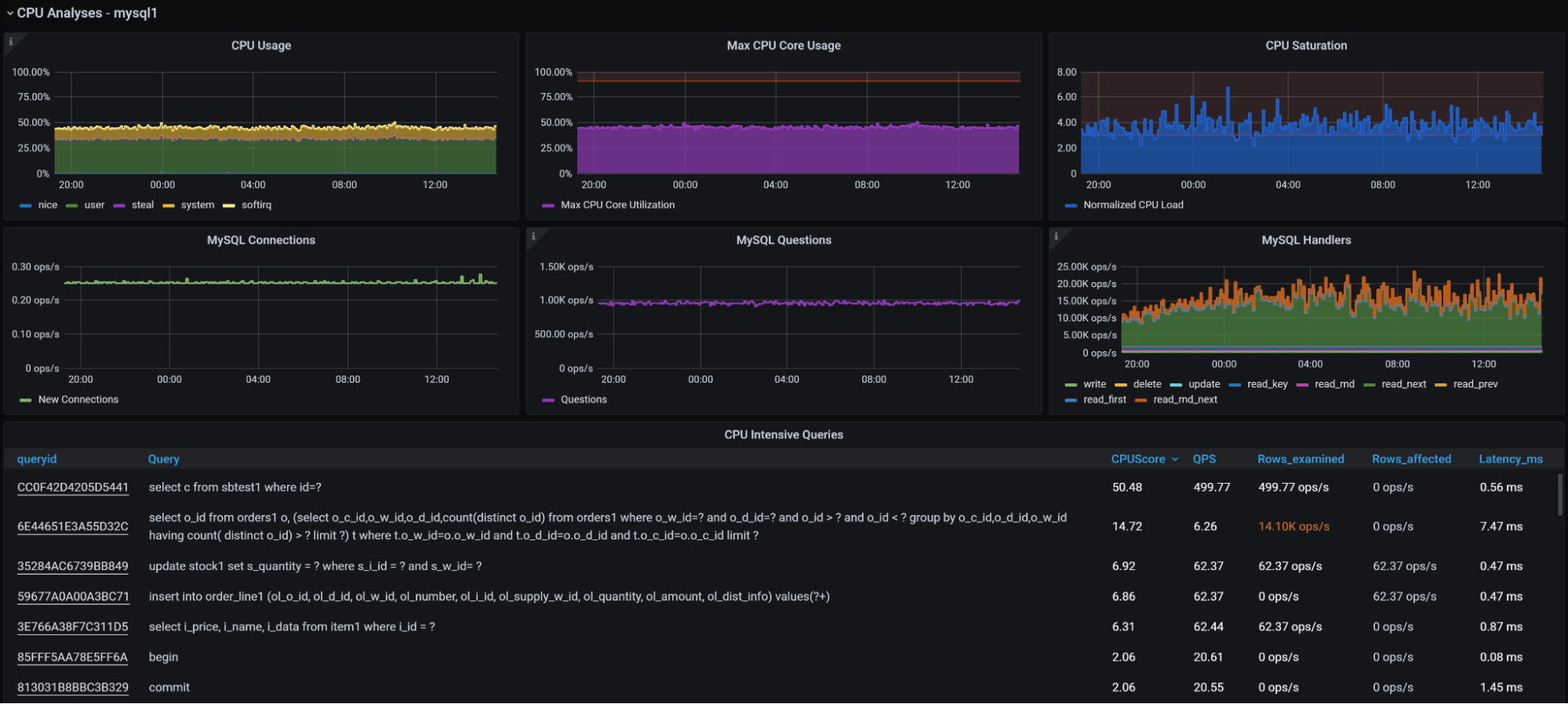
MySQL Query Performance Troubleshooting
Want to understand which queries are responsible for CPU, Disk, Memory, or Network Usage and get some other advanced MySQL Query Troubleshooting tools? Check out this dashboard. Read more about it in the MySQL Query Performance Troubleshooting blog post.
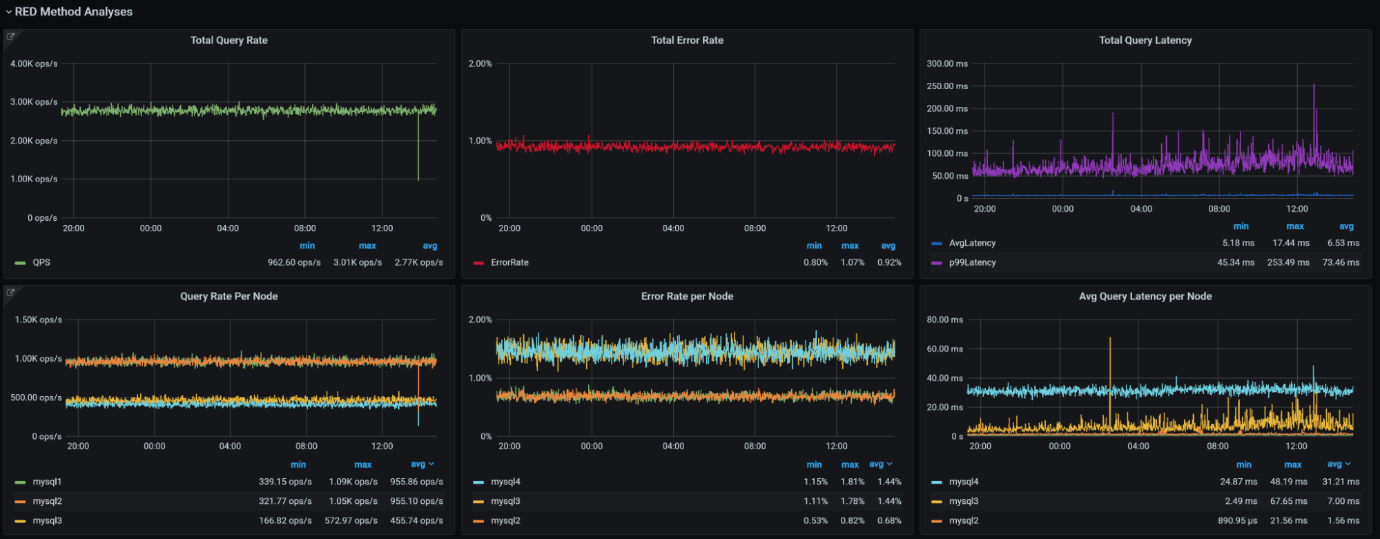
RED Method for MySQL Dashboard
Want to apply the RED (Rate-Errors-Duration) method to MySQL? Check out this dashboard, and check out RED Method for MySQL Performance Analyses for more details.
OK, so let’s say you’re convinced and want to get those dashboards into your PMM install but manual installation does not excite you. Here is how you can use custom dashboard provisioning to install all of them:
|
1 2 3 4 5 6 7 |
curl -LJOs https://github.com/Percona-Lab/pmm-dashboards/raw/main/misc/import-dashboard-grafana-cloud.sh --output import-dashboard-grafana-cloud.sh curl -LJOs https://github.com/Percona-Lab/pmm-dashboards/raw/main/misc/cleanup-dash.py --output cleanup-dash.py chmod a+x import-dashboard-grafana-cloud.sh chmod a+x cleanup-dash.py ./import-dashboard-grafana-cloud.sh -s <PMM_SERVER_IP> -u admin:<ADMIN_PASSWORD> -f Custom -d 13266 -d 12630 -d 12470 -d 14239 |
Note: Node Processes and MySQL Memory Usage Details dashboards also require additional configuration on the client-side. Check out the blog posts mentioned for specifics.
Enjoy!
Percona Monitoring and Management is a best-of-breed open source database monitoring solution. It helps you reduce complexity, optimize performance, and improve the security of your business-critical database environments, no matter where they are located or deployed.




Why are those not included in PMM by default. They are extremely useful, and having added them after one of your webinars, I’m surprised they haven’t made its way yet to the default distribution… I would add those and remove the “Overviews” that are not useful or usable in bigger setups