This blog post is a summary of the webinar Percona Software News and Roadmap Update – Q1 2017 given by Peter Zaitsev on January 12, 2017.
Over the last few months, I’ve had the opportunity to meet and talk with many of Percona’s customers. I love these meetings, and I always get a bunch of questions about what we’re doing, what our plans are and what releases are coming.
I’m pleased to say there is a great deal going on at Percona, and I thought giving a quick talk about our current software and services, along with our plans, would provide a simple reference for many of these questions.
A full recording of this webinar, along with the presentation slide deck, can be found here.
Let me start by laying out Percona’s company purpose:
To champion unbiased open source database solutions.
What does this mean? It means that we write software to offer you better solutions, and we use the best of what software and technology exist in the open source community.
Percona stands by a set of principles that we feel define us as a company, and are a promise to our customers:
We offer trusted and unbiased expert solutions, support and resource in a broad software ecosystem, including:
We also have specialization options for PaaS, IaaS, and SaaS solutions like Amazon Web Services, OpenStack, Google Cloud Platform, OpenShift, Ceph, Docker and Kubernetes.
Percona’s immediate business focus includes building long-term partnership relationships through support and managed services.
The next few sections detail our current service offerings, with some outlook on our plans.
98% Customer Satisfaction Rating
Over the last six months, Percona has consistently maintained a 98% Customer Satisfaction Rating!
Customer Success Team
Our expanded Customer Success Team is here to ensure you’re getting most out of your Percona Services Subscription.
Managed Services Best Practices
Ongoing Services
Consulting and Training. Our consulting and training services are available to assist you with whatever project or staff needs you have.
Advanced HA Included with Enterprise and Premier Support. Starting this past Spring, we included advance high availability (HA) support as part of our Enterprise and Premier support tiers. This advanced support includes coverage for:
Enterprise Wide Support Agreements. Our new Enterprise Wide Support option allows you to buy per-environment support coverage that covers all of the servers in your environment, rather than on a per-server basis. This method of support can save you money, because it:
Simplified Support Pricing. Get easy to understand support pricing quickly.
To discuss how Percona Support can help your business, please call us at +1-888-316-9775 (USA),
+44 203 608 6727 (Europe), or have us contact you.
New Percona Online Store – Easy to Buy, Pay Monthly
Below are the latest and upcoming features in Percona’s software. All of Percona’s software adheres to the following principles:
Overview
Latest Improvements
Features about to be Released
Overview
New Features
Overview
New Features
Coming Soon
Overview
New
Coming Soon
Benchmarks
Percona Memory Engine for MongoDB® is a 100 percent open source in-memory storage engine for Percona Server for MongoDB.
Based on the in-memory storage engine used in MongoDB Enterprise Edition, WiredTiger, Percona Memory Engine for MongoDB delivers extremely high performance and reduced costs for a variety of use cases, including application cache, sophisticated data manipulation, session management and more.
Below are some benchmarks that we ran to demonstrate Percona Memory Engine’s performance.


Overview
Goals
Highlights
New in Percona XtraDB Cluster 5.7
Overview
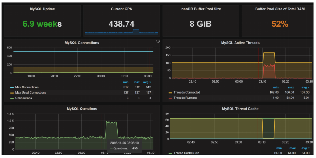
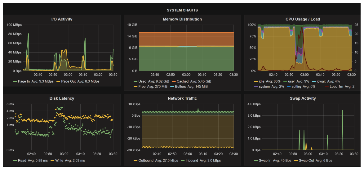
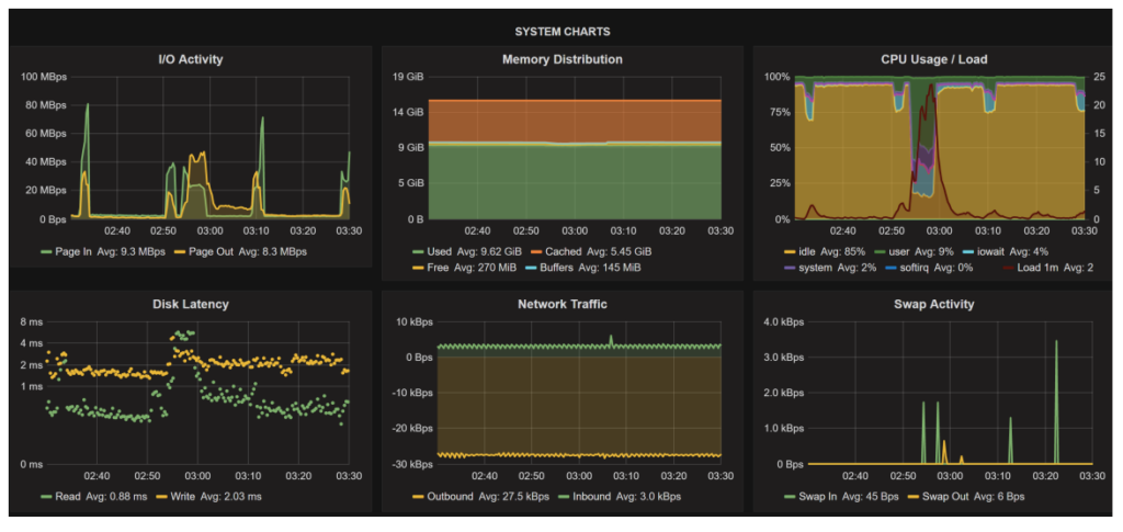
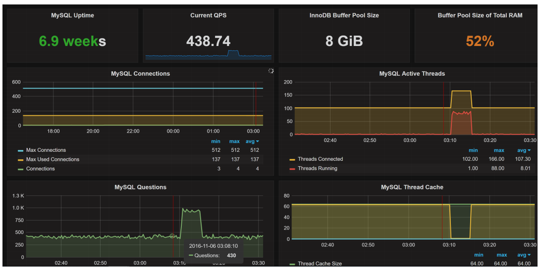
Examples of PMM Screens
What queries are causing the load?
Why are they causing this load?
How to fix them:
System information:
What happens on OS and hardware level:
As well as the database level:
New in Percona Monitoring and Management
Coming Soon
Check out the Demo
The Percona Live Open Source Database Conference is the premier event for the diverse and active open source database community, as well as businesses that develop and use open source database software. The conferences have a technical focus with an emphasis on the core topics of MySQL, MongoDB, PostgreSQL and other open source databases. Tackling subjects such as analytics, architecture and design, security, operations, scalability and performance, Percona Live provides in-depth discussions for your high-availability, IoT, cloud, big data and other changing business needs. This conference is an opportunity to network with peers and technology professionals by bringing together accomplished DBA’s, system architects and developers from around the world to share their knowledge and experience – all to help you learn how to tackle your open source database challenges in a whole new way
This conference has something for everyone!
Register now and get the early bird rate, but hurry prices go up Jan 31st.
Sponsorship opportunities are available as well. Become a Percona Live Sponsor, download the prospectus here.