Historically MySQL is great in horizontal READ scale. The scaling, in that case, is offered by the different number of Replica nodes, no matter if using standard asynchronous replication or synchronous replication.
However, those solutions do not offer the same level of scaling for writes operation.
Why? Because the solutions still rely on writing in one single node that works as Primary. Also, in the case of multi-Primary, the writes will be distributed by transaction. In both cases, when using virtually-synchronous replication, the process will require certification from each node and local (by node) write; as such, the number of writes is NOT distributed across multiple nodes but duplicated.
The main reason behind this is that MySQL is a relational database system (RDBMS), and any data that is going to be written in it must respect the RDBMS rules. In short, any data that is written must be consistent with the data present. To achieve that, the data needs to be checked with the existing through defined relations and constraints. This action is something that can affect very large datasets and be very expensive. Think about updating a table with millions of rows that refer to another table with another million rows.
An image may help:
Every time I will insert an order, I must be sure that all the related elements are in place and consistent.
This operation is quite expensive but our database can run it in a few milliseconds or less, thanks to several optimizations that allow the node to execute most of them in memory with no or little access to mass storage.
The key factor is that the whole data structure resides in the same location (node), facilitating the operations.
Once we have understood that, it will also become clear why we cannot have relational data split in multiple nodes and have to distribute writes by table. If I have a node that manages only the items, another one the orders, and another one the payments, I will need to have my solution able to deal with distributed transactions, each of which needs to certify and verify other nodes’ data.
This level of distribution will seriously affect the efficiency of the operation, which will increase the response time significantly. This is it. Nothing is impossible; however, the performances will be so impacted that each operation may take seconds instead of milliseconds or a fraction of it unless lifting some of the rules breaks the relational model.
MySQL, as well as other RDBMS, are designed to work respecting the model and cannot scale in any way by fragmenting and distributing a schema, so what can be done to scale?
The alternative is to split a consistent set of data into fragments. What is a consistent set of data? It all depends on the kind of information we are dealing with. Keeping in mind the example above, where we have a shop online serving multiple customers, we need to identify which is the most effective way to split the data.
For instance, if we try to split the data by Product Type (Books, CD/DVD, etc.), we will have a huge duplication of data related to customers/orders/shipments and so on, and all this data is also quite dynamic given I will have customers constantly ordering things.
Why duplicate the data? Because if I do not duplicate that data, I will not know if a customer has already bought or not that specific item, or I will have to ask again about the shipment address and so on. This also means that whenever a customer buys something or puts something on the wish list, I have to reconcile the data in all my nodes/clusters.
On the other hand, if I choose to split my data by country of customer’s residence, the only data I will have to duplicate and keep in sync is the one related to the products, of which the most dynamic one will be the number of items in stock. This, of course, is unless I can organize my products by country as well, which is a bit unusual nowadays but not impossible.
Another possible case is if I am a health organization and I manage several hospitals. As for the example above, it will be easier to split my data by hospital, given most of the data related to patients is bound to the hospital itself, as well as treatments and any other element related to hospital management. In contrast, it will make no sense to split by patient’s country of residence.
This technique of splitting the data into smaller pieces is called sharding and is currently the only way we have to scale RDBMS horizontally.
In the MySQL open source ecosystem, we have only two consolidated ways to perform sharding — Vitess and ProxySQL. The first one is a complete solution that takes ownership of your database and manages almost any aspect of its operations in a sharded environment and includes a lot of specific features for DBAs to deal with daily operations like table modifications, backup, and more.
While this may look great, it also has some strings attached, including the complexity and proprietary environment. That makes Vitess a good fit for “complex” sharding scenarios where other solutions may not be enough.
ProxySQL does not have a sharding mechanism “per se,” but given the way it works and the features it has, it allows us to build simple sharding solutions.
It is important to note that most of the DBA operations will still be on DBA to be executed, with incremented complexity given the sharding environment.
There is a third option which is application-aware sharding.
This solution sees the application aware of the need to split the data into smaller fragments and internally point the data to different “connectors” that are connected to multiple data sources.
In this case, the application is aware of a customer’s country and will redirect all the operations related to him to the datasource responsible for the specific fragment.
Normally this solution requires a full code redesign and could be quite difficult to achieve when it is injected after the initial code architecture definition.
On the other hand, if done at design, it is probably the best solution because it will allow the application to define the sharding rules and can also optimize the different data sources using different technologies for different uses.
One example could be using an RDBMS for most of the Online transaction processing (OLTP) data shared by country and having the products as distributed memory cache with a different technology. At the same time, all the data related to orders, payments, and customer history can be consolidated in a data warehouse used to generate reporting.
As said, the last one is probably the most powerful, scalable, and difficult to design, and unfortunately, it represents probably less than 5% of the solution currently deployed.
As well, very few cases are in need to have a full system/solution to provide scalability with sharding.
By experience, most of the needs for horizontal scaling fell in the simple scenario, where there is the need to achieve sharding and data separation, very often with sharding-nothing architecture. In shared-nothing, each shard can live in a totally separate logical schema instance / physical database server/data center/continent. There is no ongoing need to retain shared access (from between shards) to the other unpartitioned tables in other shards.
The POC
Why this POC?
Over the years, I have faced a lot of customers talking about scaling their database solution and looking at very complex sharding as Vitess as the first and only way to go.
This without even considering if their needs were driving them there for real.
In my experience and in talking with several colleagues, I am not alone when analyzing the real needs. After discussing with all the parties impacted, only a very small percentage of customers were in real need of complex solutions. Most of the others were just trying to avoid a project that will implement simple shared-nothing solutions. Why? Because apparently, it is simpler to migrate data to a platform that does all for you than accept a bit of additional work and challenge at the beginning but keep a simple approach. Also, going for the last shining things always has its magic.
On top of that, with the rise of Kubernetes and MySQL Operators, a lot of confusion started to circulate, most of which was generated by the total lack of understanding that a database and a relational database are two separate things. That lack of understanding of the difference and the real problems attached to an RDBMS had brought some to talk about horizontal scaling for databases, with a concerning superficiality and without clarifying if they were talking about RDBMS or not. As such, some clarification is long due as well as putting back the KISS principle as the main focus.
Given that, I thought that refreshing how ProxySQL could help in building a simple sharding solution may help to clarify the issues, reset the expectations and show how we can do things in a simpler way. (See my old post, MySQL Sharding with ProxySQL.)
To do so, I built a simple POC that illustrates how you can use Percona Operator for MySQL (POM) and ProxySQL to build a sharded environment with a good level of automation for some standard operations like backup/restore software upgrade and resource scaling.
Why ProxySQL?
In the following example, we mimic a case where we need a simple sharding solution, which means we just need to redirect the data to different data containers, keeping the database maintenance operations on us. In this common case, we do not need to implement a full sharding system such as Vitess.
As illustrated above, ProxySQL allows us to set up a common entry point for the application and then redirect the traffic on the base of identified sharding keys. It will also allow us to redirect read/write traffic to the primary and read-only traffic to all secondaries.
The other interesting thing is that we can have ProxySQL as part of the application pod, or as an independent service. Best practices indicate that having ProxySQL closer to the application will be more efficient, especially if we decide to activate the caching feature.
Why POM?
Percona Operator for MySQL has three main solutions: Percona Operator for Percona XtraDB Cluster, Percona Operator for MySQL Group Replication, and Percona Operator for Percona Server for MySQL. The first two are based on virtually-synchronous replication and allow the cluster to keep the data state consistent across all pods, guaranteeing that the service will always offer consistent data. In the K8s context, we can see POM as a single service with native horizontal scalability for reads, while for writes, we will adopt the mentioned sharding approach.
The other important aspect of using a POM-based solution is the automation it comes with. Deploying POM, you will be able to set automation for backups, software updates, monitoring (using Percona Monitoring and Management (PMM)), and last but not least, the possibility to scale UP or DOWN just by changing the needed resources.
The elements used
In our POC, I will use a modified version of sysbench (https://github.com/Tusamarco/sysbench) that has an additional field continent and I will use that as a sharding key. At the moment, and for the purpose of this simple POC, I will only have two shards.
As the diagram above illustrates here, we have a simple deployment but good enough to illustrate the sharding approach.
We have:
- The application(s) node(s) — it is really up to you if you want to test with one application node or more. Nothing will change, as well as for the ProxySQL nodes, but just keep in mind that if you use more ProxySQL nodes is better to activate the internal cluster support or use consul to synchronize them.
- Shard one is based on POM with PXC; it has the following:
- Load balancer for service entry point
- Entry point for r/w
- Entry point for read only
- Three Pods for Haproxy
- Haproxy container
- Pmm agent container
- Three Pods with data nodes (PXC)
- PXC cluster node container
- Log streaming
- Pmm container
- Backup/restore service
- Shard two is based on POM for Percona Server for MySQL and Group Replication (technical preview)
- Load balancer for service entry point
- Entry point for r/w
- Entry point for read-only
- Three Pods for MySQL Router (testing)
- MySQL router container
- Three Pods with data nodes (PS with GR)
- PS -GR cluster node container
- Log streaming
- Pmm container
- Backup/restore on scheduler
- Load balancer for service entry point
Now you may have noticed that the representation of the nodes is different in size; this is not a mistake while drawing. It indicates that I have allocated more resources (CPU and Memory) to shard1 than shard2. Why? Because I can and I am simulating a situation where a shard2 gets less traffic, at least temporarily, as such I do not want to give it the same resources as shard1. I will eventually increase them if I see the need.
The settings
Data layer
Let us start with the easy one, the data layer configuration. Configuring the environment correctly is the key, and to do so, I am using a tool that I wrote specifically to calculate the needed configuration in a K8s POM environment. You can find it here (https://github.com/Tusamarco/mysqloperatorcalculator).
Once you have compiled it and run it, you can simply ask what “dimensions” are supported, or you can define a custom level of resources, but you will still need to indicate the expected load level. In any case, please refer to the README in the repository with all the instructions.
The full cr.yaml for PXC shard1 is here, while the one for PS-GR is here.
For Shard1: I asked for resources to cover traffic of type 2 (Light OLTP), configuration type 5 (2XLarge) 1000 connections.
For Shard2: I ask for resources to cover traffic of type 2 (Light OLTP), configuration type 2 (Small), 100 connections.
Once you have the CRs defined, you can follow the official guidelines to set the environment up:
It is time now to see the ProxySQL settings.
ProxySQL and sharding rules
As mentioned before, we will test the load sharding by continent, and we know that ProxySQL will not provide additional help to automatically manage the sharded environment.
Given that one way to do it is to create a DBA account per shard or to inject shard information in the commands while executing. I will use the less comfortable one just to prove if it works, the different DBA accounts.
We will have two shards: the sharding key is the continent field, and the continents will be grouped as follows:
- Shard one:
- Asia
- Africa
- Antarctica
- Europe
- North America
- Shard two:
- Oceania
- South America
The DBAs users:
- dba_g1
- dba_g2
The application user:
- app_test
The host groups will be:
- Shard one
- 100 Read and Write
- 101 Read only
- Shard two
- 200 Read and Write
- 201 Read only
Once that is defined, we need to identify which query rules will serve us and how. What we want is to redirect all the incoming queries for:
- Asia, Africa, Antarctica, Europe, and North America to shard1.
- Oceania and South America to shard2
- Split the queries in R/W and Read only
- Prevent the execution of any query that does not have a shard key
- Backup data at regular intervals and store it in a safe place
Given the above, we first define the rules for the DBAs accounts.
We set the Hostgroup for each DBA and then if the query matches the sharding rule, we redirect it to the proper sharding. Otherwise, the HG will remain as set.
This allows us to execute queries like CREATE/DROP table on our shard without a problem but will allow us to send data where needed.
For instance, the one below is the output of the queries that sysbench will run.
Prepare:
|
1 |
INSERT INTO windmills_test1 /* continent=Asia */ (uuid,millid,kwatts_s,date,location,continent,active,strrecordtype) VALUES(UUID(), 79, 3949999,NOW(),'mr18n2L9K88eMlGn7CcctT9RwKSB1FebW397','Asia',0,'quq') |
In this case, I have the application simply injecting a comment in the INSERT SQL declaring the shard key; given I am using the account dba_g1 to create/prepare the schemas, rules 32/32 will be used and given I have sett apply=1, ProxySQL will exit the query rules parsing and send the command to the relevant hostgroup.
Run:
|
1 2 3 4 5 6 7 8 9 10 11 12 13 |
SELECT id, millid, date,continent,active,kwatts_s FROM windmills_test1 WHERE id BETWEEN ? AND ? AND continent='South America' SELECT SUM(kwatts_s) FROM windmills_test1 WHERE id BETWEEN ? AND ? and active=1 AND continent='Asia' SELECT id, millid, date,continent,active,kwatts_s FROM windmills_test1 WHERE id BETWEEN ? AND ? AND continent='Oceania' ORDER BY millid SELECT DISTINCT millid,continent,active,kwatts_s FROM windmills_test1 WHERE id BETWEEN ? AND ? AND active =1 AND continent='Oceania' ORDER BY millid UPDATE windmills_test1 SET active=? WHERE id=? AND continent='Asia' UPDATE windmills_test1 SET strrecordtype=? WHERE id=? AND continent='North America' DELETE FROM windmills_test1 WHERE id=? AND continent='Antarctica' INSERT INTO windmills_test1 /* continent=Antarctica */ (id,uuid,millid,kwatts_s,date,location,continent,active,strrecordtype) VALUES (?, UUID(), ?, ?, NOW(), ?, ?, ?,?) ON DUPLICATE KEY UPDATE kwatts_s=kwatts_s+1 |
The above are executed during the tests. In all of them, the sharding key is present, either in the WHERE clause OR as a comment.
Of course, if I execute one of them without the sharding key, the firewall rule will stop the query execution, i.e.:
|
1 2 |
mysql> SELECT id, millid, date,continent,active,kwatts_s FROM windmills_test1 WHERE id BETWEEN ? AND ?; ERROR 1148 (42000): It is impossible to redirect this command to a defined shard. Please be sure you Have the Continent definition in your query, or that you use a defined DBA account (dba_g{1/2}) |
Check here for the full command list.
Setting up the dataset
Once the rules are set, it is time to set up the schemas and the data using sysbench (https://github.com/Tusamarco/sysbench). Remember to use windmills_sharding tests.
The first operation is to build the schema on SHARD2 without filling it with data. This is a DBA action; as such, we will execute it using the dba_g2 account:
|
1 |
sysbench ./src/lua/windmills_sharding/oltp_read.lua --mysql-host=10.0.1.96 --mysql-port=6033 --mysql-user=dba_g2 --mysql-password=xxx --mysql-db=windmills_large --mysql_storage_engine=innodb --db-driver=mysql --tables=4 --table_size=0 --table_name=windmills --mysql-ignore-errors=all --threads=1 prepare |
Setting table_size and pointing to the ProxySQL IP/port will do, and I will have the following:
|
1 2 3 4 5 6 7 8 9 10 11 12 13 14 15 16 17 18 19 20 21 22 23 24 25 26 27 28 |
mysql> select current_user(), @@hostname; +----------------+-------------------+ | current_user() | @@hostname | +----------------+-------------------+ | dba_g2@% | ps-mysql1-mysql-0 | +----------------+-------------------+ 1 row in set (0.01 sec) mysql> use windmills_large; Database changed mysql> show tables; +---------------------------+ | Tables_in_windmills_large | +---------------------------+ | windmills1 | | windmills2 | | windmills3 | | windmills4 | +---------------------------+ 4 rows in set (0.01 sec) mysql> select count(*) from windmills1; +----------+ | count(*) | +----------+ | 0 | +----------+ 1 row in set (0.09 sec) |
All set but empty.
Now let us do the same but with the other DBA user:
|
1 |
sysbench ./src/lua/windmills_sharding/oltp_read.lua --mysql-host=10.0.1.96 --mysql-port=6033 --mysql-user=dba_g1 --mysql-password=xxx --mysql-db=windmills_large --mysql_storage_engine=innodb --db-driver=mysql --tables=4 --table_size=400 --table_name=windmills --mysql-ignore-errors=all --threads=1 prepare |
If I do now the select above with user dba_g2:
|
1 2 3 4 5 6 7 8 9 10 11 12 13 14 |
mysql> select current_user(), @@hostname;select count(*) from windmills1; +----------------+-------------------+ | current_user() | @@hostname | +----------------+-------------------+ | dba_g2@% | ps-mysql1-mysql-0 | +----------------+-------------------+ 1 row in set (0.00 sec) +----------+ | count(*) | +----------+ | 113 | +----------+ 1 row in set (0.00 sec) |
While If I reconnect and use dba_g1:
|
1 2 3 4 5 6 7 8 9 10 11 12 13 14 |
mysql> select current_user(), @@hostname;select count(*) from windmills1; +----------------+--------------------+ | current_user() | @@hostname | +----------------+--------------------+ | dba_g1@% | mt-cluster-1-pxc-0 | +----------------+--------------------+ 1 row in set (0.00 sec) +----------+ | count(*) | +----------+ | 287 | +----------+ 1 row in set (0.01 sec) |
I can also check on ProxySQL to see which rules were utilized:
|
1 2 3 4 5 6 7 8 9 10 11 12 13 14 15 16 17 18 19 20 21 |
select active,hits,destination_hostgroup, mysql_query_rules.rule_id, match_digest, match_pattern, replace_pattern, cache_ttl, apply,flagIn,flagOUT FROM mysql_query_rules NATURAL JOIN stats.stats_mysql_query_rules ORDER BY mysql_query_rules.rule_id; +------+-----------------------+---------+---------------------+----------------------------------------------------------------------------+-------+--------+---------+ | hits | destination_hostgroup | rule_id | match_digest | match_pattern | apply | flagIN | flagOUT | +------+-----------------------+---------+---------------------+----------------------------------------------------------------------------+-------+--------+---------+ | 3261 | 100 | 20 | NULL | NULL | 0 | 0 | 500 | | 51 | 200 | 21 | NULL | NULL | 0 | 0 | 600 | | 2320 | 100 | 31 | NULL | scontinents*(=|like)s*'*(Asia|Africa|Antarctica|Europe|North America)'* | 1 | 500 | 0 | | 880 | 200 | 32 | NULL | scontinents*(=|like)s*'*(Oceania|South America)'* | 1 | 500 | 0 | | 0 | 100 | 34 | NULL | scontinents*(=|like)s*'*(Asia|Africa|Antarctica|Europe|North America)'* | 1 | 600 | 0 | | 0 | 200 | 35 | NULL | scontinents*(=|like)s*'*(Oceania|South America)'* | 1 | 600 | 0 | | 2 | 100 | 51 | NULL | scontinents*(=|like)s*'*(Asia|Africa|Antarctica|Europe|North America)'* | 0 | 0 | 1001 | | 0 | 200 | 54 | NULL | scontinents*(=|like)s*'*(Oceania|South America)'* | 0 | 0 | 1002 | | 0 | 100 | 60 | NULL | NULL | 0 | 50 | 1001 | | 0 | 200 | 62 | NULL | NULL | 0 | 60 | 1002 | | 7 | NULL | 2000 | . | NULL | 1 | 0 | NULL | | 0 | 100 | 2040 | ^SELECT.*FOR UPDATE | NULL | 1 | 1001 | NULL | | 2 | 101 | 2041 | ^SELECT.*$ | NULL | 1 | 1001 | NULL | | 0 | 200 | 2050 | ^SELECT.*FOR UPDATE | NULL | 1 | 1002 | NULL | | 0 | 201 | 2051 | ^SELECT.*$ | NULL | 1 | 1002 | NULL | +------+-----------------------+---------+---------------------+----------------------------------------------------------------------------+-------+--------+---------+ |
Running the application
Now that the data load test was successful let us do the real load following the indication as above but use 80 Tables and just a bit more records like 20000, nothing huge.
Once the data is loaded, we will have the two shards with different numbers of records. If all went well, the shard2 should have ¼ of the total and shard1 ¾.
When the load is over, I have, as expected:
|
1 2 3 4 5 6 7 8 9 10 11 12 13 14 15 16 17 18 |
mysql> select current_user(), @@hostname;select count(*) as shard1 from windmills_large.windmills80;select /* continent=shard2 */ count(*) as shard2 from windmills_large.windmills80; +----------------+--------------------+ | current_user() | @@hostname | +----------------+--------------------+ | dba_g1@% | mt-cluster-1-pxc-0 | +----------------+--------------------+ 1 row in set (0.00 sec) +--------+ | shard1 | +--------+ | 14272 | ← Table windmills80 in SHARD1 +--------+ +--------+ | shard2 | +--------+ | 5728 | ← Table windmills80 in SHARD2 +--------+ |
As you may have already noticed, I used a trick to query the other shard using the dba_g1 user, I just passed in the query the shard2 definition as a comment. That is all we need.
Let us execute the run command for writes in sysbench and see what happens.
The first thing we can notice while doing writes is the query distribution:
|
1 2 3 4 5 6 7 8 |
+--------+-----------+----------------------------------------------------------------------------+----------+--------+----------+----------+--------+---------+-------------+---------+ | weight | hostgroup | srv_host | srv_port | status | ConnUsed | ConnFree | ConnOK | ConnERR | MaxConnUsed | Queries | +--------+-----------+----------------------------------------------------------------------------+----------+--------+----------+----------+--------+---------+-------------+---------+ | 10000 | 100 | ac966f7d46c04400fb92a3603f0e2634-193113472.eu-central-1.elb.amazonaws.com | 3306 | ONLINE | 24 | 0 | 138 | 66 | 25 | 1309353 | | 100 | 101 | a5c8836b7c05b41928ca84f2beb48aee-1936458168.eu-central-1.elb.amazonaws.com | 3306 | ONLINE | 0 | 0 | 0 | 0 | 0 | 0 | | 10000 | 200 | a039ab70e9f564f5e879d5e1374d9ffa-1769267689.eu-central-1.elb.amazonaws.com | 3306 | ONLINE | 24 | 1 | 129 | 66 | 25 | 516407 | | 10000 | 201 | a039ab70e9f564f5e879d5e1374d9ffa-1769267689.eu-central-1.elb.amazonaws.com | 6447 | ONLINE | 0 | 0 | 0 | 0 | 0 | 0 | +--------+-----------+----------------------------------------------------------------------------+----------+--------+----------+----------+--------+---------+-------------+---------+ |
Where we can notice that the load in connection is evenly distributed, while the load is mainly going to shard1 as we expected, given we have an unbalanced sharding by design.
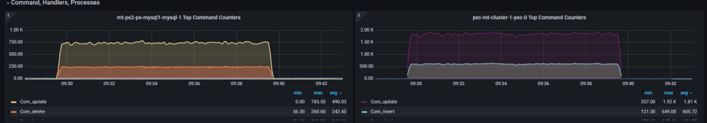
At the MySQL level, we had:
Questions
Com Type
The final point is, what is the gain of using this sharding approach?
Well, we still need to consider the fact we are testing on a very small set of data. However, if we can already identify some benefits here, that will be an interesting result.
Let’s see the write operations with 24 and 64 threads:
We get a gain of ~33% just using sharding, while for latency, we do not have a cost. On the contrary, also with a small load increase, we can see how the sharded solution performs better. Of course, we are still talking about a low number of rows and running threads but the gain is there.
Backup
The backup and restore operation when using POM is completely managed by the operator (see instructions in the POM documentation https://docs.percona.com/percona-operator-for-mysql/pxc/backups.html and https://docs.percona.com/percona-operator-for-mysql/ps/backups.html).
The interesting part is that we can have multiple kinds of backup solutions, like:
- On-demand
- Scheduled
- Full Point in time recovery with log streaming
Automation will allow us to set a schedule as simple as this:
|
1 2 3 4 5 6 7 8 9 |
schedule: - name: "sat-night-backup" schedule: "0 0 * * 6" keep: 3 storageName: s3-eu-west - name: "daily-backup" schedule: "0 3 * * *" keep: 7 storageName: s3-eu-west |
Or, if you want to run the on-demand:
|
1 |
kubectl apply -f backup.yaml |
Where the backup.yaml file has very simple information:
|
1 2 3 4 5 6 7 8 9 |
apiVersion: ps.percona.com/v1alpha1 kind: PerconaServerMySQLBackup metadata: name: ps-gr-sharding-test-2nd-of-may # finalizers: # - delete-backup spec: clusterName: ps-mysql1 storageName: s3-ondemand |
Using both methods, we will be able to soon have a good set of backups like:
POM (PXC)
|
1 2 3 4 |
cron-mt-cluster-1-s3-eu-west-20234293010-3vsve mt-cluster-1 s3-eu-west s3://mt-bucket-backup-tl/scheduled/mt-cluster-1-2023-04-29-03:00:10-full Succeeded 3d9h 3d9h cron-mt-cluster-1-s3-eu-west-20234303010-3vsve mt-cluster-1 s3-eu-west s3://mt-bucket-backup-tl/scheduled/mt-cluster-1-2023-04-30-03:00:10-full Succeeded 2d9h 2d9h cron-mt-cluster-1-s3-eu-west-2023513010-3vsve mt-cluster-1 s3-eu-west s3://mt-bucket-backup-tl/scheduled/mt-cluster-1-2023-05-01-03:00:10-full Succeeded 33h 33h cron-mt-cluster-1-s3-eu-west-2023523010-3vsve mt-cluster-1 s3-eu-west s3://mt-bucket-backup-tl/scheduled/mt-cluster-1-2023-05-02-03:00:10-full Succeeded 9h 9h |
POM (PS) *
|
1 2 3 |
NAME STORAGE DESTINATION STATE COMPLETED AGE ps-gr-sharding-test s3-ondemand s3://mt-bucket-backup-tl/ondemand/ondemand/ps-mysql1-2023-05-01-15:10:04-full Succeeded 21h 21h ps-gr-sharding-test-2nd-of-may s3-ondemand s3://mt-bucket-backup-tl/ondemand/ondemand/ps-mysql1-2023-05-02-12:22:24-full Succeeded 27m 27m |
Note that as DBA, we still need to validate the backups with a restore procedure. That part is not automated (yet).
*Note that Backup for POM PS is available only on demand, given the solution is still in technical preview.
When will this solution fit in?
As mentioned multiple times, this solution can cover simple cases of sharding; better if you have shared-nothing.
It also requires work from the DBA side in case of DDL operations or resharding.
You also need to be able to change some SQL code to be sure to have present the sharding key/information in any SQL executed.
When will this solution not fit in?
Several things could prevent you from using this solution. The most common ones are:
- You need to query multiple shards at the same time. This is not possible with ProxySQL.
- You do not have a DBA to perform administrative work and need to rely on an automated system.
- Distributed transaction cross-shard.
- No access to SQL code.
Conclusions
We do not have the Amletic dilemma about sharding or not sharding.
When using an RDBMS like MySQL, if you need horizontal scalability, you need to shard.
The point is there is no magic wand or solution; moving to sharding is an expensive and impacting operation. If you choose it at the beginning, before doing any application development, the effort can be significantly less.
Doing sooner will also allow you to test proper solutions, where proper is a KISS solution. Always go for the less complex things, because in two years you will be super happy about your decision.
If, instead, you must convert a current solution, then prepare for bloodshed, or at least for a long journey.
In any case, we need to keep in mind a few key points:
- Do not believe most of the articles on the internet that promise you infinite scalability for your database. If there is no distinction in the article between a simple database and an RDBMS, run away.
- Do not go for the last shiny things just because they shine. Test them and evaluate IF it makes sense for you. Better to spend a quarter testing now a few solutions than fight for years with something that you do not fully comprehend.
- Using containers/operators/Kubernetes does not scale per se; you must find a mechanism to have the solution scaling. There is absolutely NO difference with premises. What you may get is a good level of automation. However, that will come with a good level of complexity, and it is up to you to evaluate if it makes sense or not.
As said at the beginning, for MySQL, the choice is limited. Vitess is the full complete solution, with a lot of coding to provide you with a complete platform to deal with your scaling needs.
However, do not be so fast to exclude ProxySQL as a possible solution. There are out there already many using it also for sharding.
This small POC used a synthetic case, but it also shows that with just four rules, you can achieve a decent solution. A real scenario could be a bit more complex … or not.
References
Vitess (https://vitess.io/docs/)
ProxySQL (https://proxysql.com/documentation/)
Firewalling with ProxySQL (https://www.tusacentral.com/joomla/index.php/mysql-blogs/197-proxysql-firewalling)
Sharding:
- MySQL Sharding with ProxySQL
- Horizontal Scaling in MySQL – Sharding Followup
- Sharding Pinterest: How we scaled our MySQL fleet
- MySQL sharding at Quora
- SkyWalking’s New Storage Feature Based on ShardingSphere-Proxy: MySQL-Sharding
The Percona Kubernetes Operators automate the creation, alteration, or deletion of members in your Percona Distribution for MySQL, MongoDB, or PostgreSQL environment.








How does this compare to TiDB?
It doesn’t. TiDB is a different solution based on different technology I was not comparing the two. However you just anticipate my next step which is use TiDB for some write scaling test.
So stay tuned