This is a follow-up to my colleagues Nickolay and Phong’s Store and Manage Logs of Percona Operator Pods with PMM and Grafana Loki and Agustin’s Turbocharging Percona Monitoring and Management With Loki’s Log-shipping Functionality blog posts. Here, I focus on making PostgreSQL database logs from a Kubernetes cluster deployed with the Percona Operator for PostgreSQL available for visualization in Percona Monitoring and Management (PMM) with the help of Loki and Promtail. It considers the target PostgreSQL cluster and the PMM server are already deployed and configured and that Loki will be deployed in the same Kubernetes cluster.
* Thanks also to another colleague, Ege Güneş, from our Engineering team, for figuring out how to deploy Promtail as a sidecar container.
Starting point
Consider an existing PostgreSQL cluster deployed on Kubernetes with the Percona Operator for PostgreSQL under the pgo Kubernetes namespace, monitored by a PMM server that is also running in the same namespace.
Creating the Loki server
Grafana’s Loki is a “log aggregation” system composed of three components:
- a Loki server, which processes and stores the logs;
- a log collector; here, we will be using Promtail, which ships the logs to Loki;
- and Grafana – or PMM, which is based on Grafana – is used to display and query the logs.
We can install Loki using a Helm chart:
| 1 2 3 4 | helm repo add grafana https://grafana.github.io/helm-charts helm repo update helm show values grafana/loki > loki-values.yaml.orig cp loki-values.yaml.orig loki-values.yaml |
I made the following changes to loki-values.yaml file:
- Deploying Loki in “stand-alone” mode as a simple, single-binary execution. Loki supports more scalable deployments, distributing the load into multiple servers, plus high availability. That is not the case for our setup:
| 1 2 3 4 5 | deploymentMode: SingleBinary (...) loki: commonConfig: replication_factor: 1 |
- No authentication is required to connect to Loki:
| 1 2 | loki: auth_enabled: false |
- Configuring Loki to save the logs in an S3-compatible object store, using a single bucket to store everything:
| 1 2 3 4 5 6 7 8 9 10 11 12 | loki: storage: bucketNames: chunks: nando-s3 ruler: nando-s3 admin: nando-s3 type: s3 s3: endpoint: s3.amazonaws.com region: us-east-1 secretAccessKey: "<REDACTED>" accessKeyId: <REDACTED> |
- Configuring the Loki schema to use the Single Store TSDB (tsdb) index type and store the logs in (the above specified) S3 object store:
| 1 2 3 4 5 6 7 8 9 10 | loki: schemaConfig: configs: - from: 2024-05-20 store: tsdb object_store: s3 schema: v13 index: prefix: index_ period: 24h |
I then installed Loki with the following command:
| 1 | helm install --values loki-values.yaml loki --namespace=pgo grafana/loki |
It will create the following pods:
| 1 2 3 4 5 6 7 8 9 10 | $ kubectl -n pgo get pods|grep loki loki-0 1/1 Running 0 6h1m loki-canary-bghj5 1/1 Running 0 9h loki-canary-fcsj2 1/1 Running 0 9h loki-canary-g974j 1/1 Running 0 9h loki-canary-p25gt 1/1 Running 0 9h loki-canary-qvkbm 1/1 Running 0 9h loki-chunks-cache-0 2/2 Running 0 25h loki-gateway-cfdbcb7b-kbzj7 1/1 Running 0 25h loki-results-cache-0 2/2 Running 0 25h |
and the following services:
| 1 2 3 4 5 6 7 8 | $ kubectl -n pgo get services|grep loki loki ClusterIP 10.100.25.173 <none> 3100/TCP,9095/TCP 25h loki-canary ClusterIP 10.100.231.238 <none> 3500/TCP 25h loki-chunks-cache ClusterIP None <none> 11211/TCP,9150/TCP 25h loki-gateway ClusterIP 10.100.244.111 <none> 80/TCP 25h loki-headless ClusterIP None <none> 3100/TCP 25h loki-memberlist ClusterIP None <none> 7946/TCP 25h loki-results-cache ClusterIP None <none> 11211/TCP,9150/TCP 25h |
The loki and loki-gateway endpoints don’t work in the same way; I have used loki in my setup.
Any subsequent changes you make to the loki-values.yaml can be pushed with:
| 1 | helm upgrade -f loki-values.yaml loki --namespace=pgo grafana/loki |
Using a sidecar container to get the PostgreSQL log files
Similarly to how we have a pmm-client container running in each database pod to pull data from PostgreSQL and send it to PMM, we can use another sidecar container with Promtail to send PostgreSQL logs to Loki. Edit the PostgreSQL cluster’s cr.yaml file as follows:
| 1 2 3 4 5 6 7 8 9 10 11 12 13 14 15 16 17 18 19 20 21 22 23 24 25 26 27 28 29 30 31 32 33 34 35 36 37 38 | spec: instances: sidecars: - name: promtail image: grafana/promtail:main volumeMounts: - name: postgres-data mountPath: /pgdata command: ["/bin/bash", "-c"] env: - name: "POD_NAMESPACE" valueFrom: fieldRef: fieldPath: metadata.namespace args: - | cat <<-EOF > /tmp/promtail-config.yaml server: http_listen_port: 9080 grpc_listen_port: 0 positions: filename: /tmp/positions.yaml clients: - url: http://loki.pgo.svc.cluster.local:3100/loki/api/v1/push scrape_configs: - job_name: postgresql static_configs: - targets: - localhost labels: job: postgres service_name: ${POD_NAMESPACE}-${HOSTNAME} __path__: /pgdata/pg16/log/postgresql*.log EOF /usr/bin/promtail -config.file /tmp/promtail-config.yaml |
NOTE:
- The clients.url from above points to Loki’s main endpoint but uses the full service name: loki.pgo.svc.cluster.local
- If you are using a different version of PostgreSQL, adjust the __path__ field to reflect that.
Finally, apply the cr.yaml file:
| 1 | kubectl -n pgo apply -f deploy/cr.yaml |
Configuring Loki as a data source in PMM
- On PMM’s web interface, click on the Configuration icon, then Data sources, then Add data source.
- Under the Logging & document database section, select Loki.
- Under Settings, HTTP, enter the URL field with the Loki endpoint from above, using the full service name.
Mine looks like this:

Click on the Save & test button at the bottom of the screen.
Checking if we can see the PostgreSQL logs from Loki
Now click on the Explore icon, select the Loki data source, configure Label filters with job = postgres, and click on the Run query button. You should see something like the following:

But whose server do these log entries belong to?
When we configured the Promtail sidecars, we created three labels:
| 1 2 3 4 | labels: job: postgres service_name: ${POD_NAMESPACE}-${HOSTNAME} __path__: /pgdata/pg15/log/postgresql*.log |
We used the job label for our test above. When we create the actual dashboard, we also need to use the service_name label; it was built in the way shown above to match PMM’s Service Name identifier.
Creating a logs dashboard from scratch
- Click on the Dashboards icon and then on the New button, New Dashboard. Select Add a new panel.
- In the left menu, give your dashboard panel a Title and change the visualization type from Time series to Logs.
- In the Query form, change the Data source to Loki.
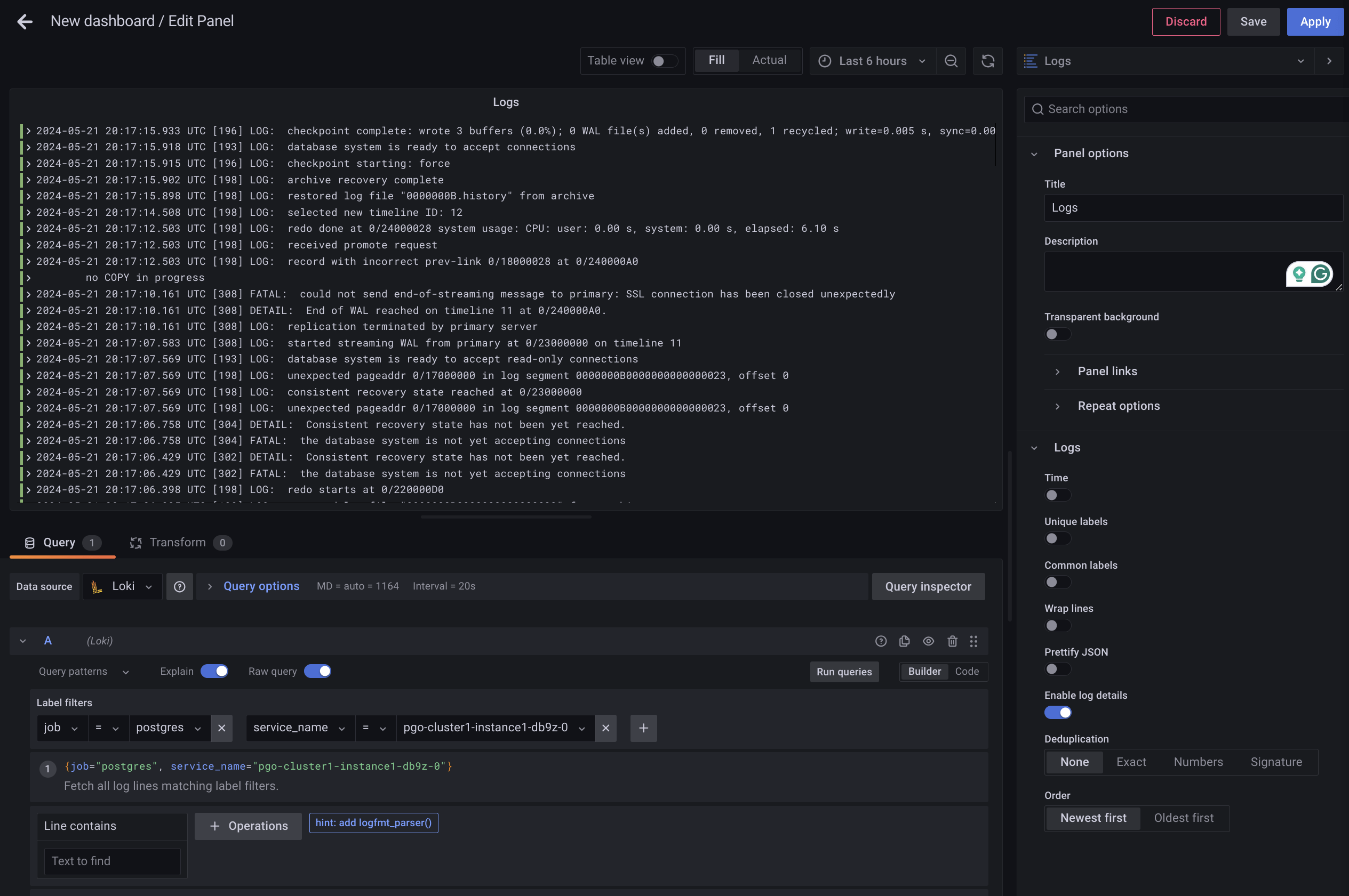
- In the query A area, configure Lab filters with job = postgres, like above, then click in the plus sign and add service_name = <select an instance pod from the list>. Click on the Run queries button, and you should get the following:

Click on the Save grey button on the top right corner, give a name to your Dashboard, and place it under the PostgreSQL folder (or anywhere else you prefer), then click on the Save blue button. An issue with this dashboard is that it doesn’t include a Service Name field to allow you to select the source of the logs you are seeing:

PostgreSQL Logs dashboard
I “recycled” the PostgreSQL Instance Summary dashboard (which includes the field to change Service Name) by making a copy of it, removing all panels, and adding the Database logs from above.
Click on the Dashboards icon, then New, and finally, Import; you should be able to copy and paste the code below in the Import via panel json field:
| 1 2 3 4 5 6 7 8 9 10 11 12 13 14 15 16 17 18 19 20 21 22 23 24 25 26 27 28 29 30 31 32 33 34 35 36 37 38 39 40 41 42 43 44 45 46 47 48 49 50 51 52 53 54 55 56 57 58 59 60 61 62 63 64 65 66 67 68 69 70 71 72 73 74 75 76 77 78 79 80 81 82 83 84 85 86 87 88 89 90 91 92 93 94 95 96 97 98 99 100 101 102 103 104 105 106 107 108 109 110 111 112 113 114 115 116 117 118 119 120 121 122 123 124 125 126 127 128 129 130 131 132 133 134 135 136 137 138 139 140 141 142 143 144 145 146 147 148 149 150 151 152 153 154 155 156 157 158 159 160 161 162 163 164 165 166 167 168 169 170 171 172 173 174 175 176 177 178 179 180 181 182 183 184 185 186 187 188 189 190 191 192 193 194 195 196 197 198 199 200 201 202 203 204 205 206 207 208 209 210 211 212 213 214 215 216 217 218 219 220 221 222 223 224 225 226 227 228 229 230 231 232 233 234 235 236 237 238 239 240 241 242 243 244 245 246 247 248 249 250 251 252 253 254 255 256 257 258 259 260 261 262 263 264 265 266 267 268 269 270 271 272 273 | { "__inputs": [ { "name": "DS_LOKI", "label": "Loki", "description": "", "type": "datasource", "pluginId": "loki", "pluginName": "Loki" } ], "__elements": {}, "__requires": [ { "type": "grafana", "id": "grafana", "name": "Grafana", "version": "9.2.20" }, { "type": "panel", "id": "logs", "name": "Logs", "version": "" }, { "type": "datasource", "id": "loki", "name": "Loki", "version": "1.0.0" } ], "annotations": { "list": [ { "builtIn": 1, "datasource": { "type": "datasource", "uid": "grafana" }, "enable": true, "hide": false, "iconColor": "#e0752d", "limit": 100, "matchAny": true, "name": "PMM Annotations", "showIn": 0, "tags": [ "pmm_annotation", "$service_name" ], "target": { "limit": 100, "matchAny": true, "tags": [ "pmm_annotation", "$service_name" ], "type": "tags" }, "type": "tags" }, { "builtIn": 1, "datasource": { "type": "datasource", "uid": "grafana" }, "enable": true, "hide": true, "iconColor": "#6ed0e0", "limit": 100, "name": "Annotations & Alerts", "showIn": 0, "tags": [], "target": { "limit": 100, "matchAny": false, "tags": [], "type": "dashboard" }, "type": "dashboard" } ] }, "description": "", "editable": true, "fiscalYearStartMonth": 0, "graphTooltip": 1, "id": null, "links": [ { "icon": "doc", "includeVars": true, "keepTime": true, "tags": [ "Home" ], "targetBlank": false, "title": "Home", "type": "link", "url": "/graph/d/pmm-home/home-dashboard" }, { "icon": "dashboard", "includeVars": true, "keepTime": true, "tags": [ "Query Analytics" ], "targetBlank": false, "title": "Query Analytics", "type": "link", "url": "/graph/d/pmm-qan/pmm-query-analytics" }, { "icon": "bolt", "includeVars": true, "keepTime": true, "tags": [ "Compare" ], "targetBlank": false, "title": "Compare", "type": "link", "url": "/graph/d/postgresql-instance-compare/postgresql-instances-compare" }, { "asDropdown": true, "includeVars": true, "keepTime": true, "tags": [ "PostgreSQL" ], "targetBlank": false, "title": "PostgreSQL", "type": "dashboards" }, { "asDropdown": true, "includeVars": false, "keepTime": true, "tags": [ "Services" ], "targetBlank": false, "title": "Services", "type": "dashboards" }, { "asDropdown": true, "includeVars": false, "keepTime": true, "tags": [ "PMM" ], "targetBlank": false, "title": "PMM", "type": "dashboards" } ], "liveNow": false, "panels": [ { "datasource": { "type": "loki", "uid": "${DS_LOKI}" }, "gridPos": { "h": 21, "w": 24, "x": 0, "y": 0 }, "id": 1011, "options": { "dedupStrategy": "none", "enableLogDetails": true, "prettifyLogMessage": false, "showCommonLabels": false, "showLabels": false, "showTime": false, "sortOrder": "Descending", "wrapLogMessage": false }, "targets": [ { "datasource": { "type": "loki", "uid": "${DS_LOKI}" }, "editorMode": "code", "expr": "{job="postgres", service_name="$service_name"} |= ``", "queryType": "range", "refId": "A" } ], "title": "PG log", "type": "logs" } ], "refresh": "1m", "schemaVersion": 37, "style": "dark", "tags": [], "templating": { "list": [ { "current": {}, "datasource": { "type": "loki", "uid": "${DS_LOKI}" }, "definition": "label_values(pg_up, service_name)", "hide": 0, "includeAll": false, "label": "Service Name", "multi": false, "name": "service_name", "options": [], "query": { "label": "service_name", "refId": "LokiVariableQueryEditor-VariableQuery", "stream": "", "type": 1 }, "refresh": 2, "regex": "", "skipUrlSync": false, "sort": 5, "tagValuesQuery": "", "tagsQuery": "", "type": "query", "useTags": false } ] }, "time": { "from": "now-12h", "to": "now" }, "timepicker": { "hidden": false, "refresh_intervals": [ "5s", "10s", "30s", "1m", "5m", "15m", "30m", "1h", "2h", "1d" ], "time_options": [ "5m", "15m", "1h", "6h", "12h", "24h", "2d", "7d", "30d" ] }, "timezone": "", "title": "PostgreSQL Loki Logs", "uid": "edjfPuGNk", "version": 4, "weekStart": "" } |
Click on the Load button. In the next step, select a Folder to host the new dashboard and the Loki data source we created, then click on Import:

Voilà: you now have database logs from your Kubernetes PostgreSQL cluster available on PMM!
