In his excellent blog post, Pavel Trukhanov showed the value of S.M.A.R.T. metric collections, so I wondered how hard would it be to enable their collection in Percona Monitoring and Management (PMM)
A quick search led me to the text_collector plugin SmartMon, which can be easily integrated with any Prometheus Installation
For PMM, Vadim Yalovets recently showed how to do custom integrations based on text_collector
Let’s put those together:
|
1 |
echo "*/5 * * * * root bash /usr/local/bin/smartmon.sh > /tmp/smart_metrics.prom " > /etc/cron.d/smartmon |
That’s it! You should get your data flowing. Now you can use Prometheus to query device information:

Or if you want to get a specific S.M.A.R.T value, such as media_wearout indicator:

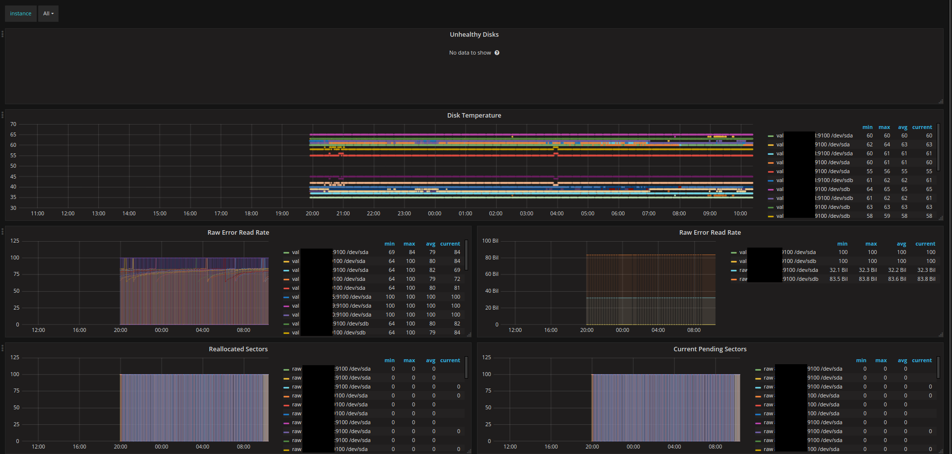
If you would like to see a nicer visualization in Grafana, you can install the appropriate dashboard from the Grafana web site.

The number and kind of metrics you’re going to get depends on the storage device vendor and model. Here is an example list from one of my test systems:
|
1 2 3 4 5 6 7 8 9 10 11 12 13 14 15 16 17 18 19 20 21 22 23 24 25 26 27 28 29 30 31 32 33 34 35 36 37 38 39 40 41 42 43 44 45 46 47 48 49 50 51 52 53 54 55 56 57 58 59 60 61 62 63 64 65 66 67 68 69 70 71 72 73 74 75 76 77 78 79 80 81 82 83 84 85 86 87 88 89 90 91 92 93 94 95 96 97 98 99 100 101 102 103 104 105 106 107 108 109 110 111 112 113 114 115 116 117 118 119 120 121 122 123 124 125 126 127 128 129 130 131 132 133 134 135 136 137 138 |
# HELP smartmon_smartctl_version SMART metric smartctl_version # TYPE smartmon_smartctl_version gauge smartmon_smartctl_version{version="6.5"} 1 # HELP smartmon_current_pending_sector_raw_value SMART metric current_pending_sector_raw_value # TYPE smartmon_current_pending_sector_raw_value gauge smartmon_current_pending_sector_raw_value{disk="/dev/sda",type="sat",smart_id="197"} 0.000000e+00 # HELP smartmon_current_pending_sector_threshold SMART metric current_pending_sector_threshold # TYPE smartmon_current_pending_sector_threshold gauge smartmon_current_pending_sector_threshold{disk="/dev/sda",type="sat",smart_id="197"} 0 # HELP smartmon_current_pending_sector_value SMART metric current_pending_sector_value # TYPE smartmon_current_pending_sector_value gauge smartmon_current_pending_sector_value{disk="/dev/sda",type="sat",smart_id="197"} 100 # HELP smartmon_current_pending_sector_worst SMART metric current_pending_sector_worst # TYPE smartmon_current_pending_sector_worst gauge smartmon_current_pending_sector_worst{disk="/dev/sda",type="sat",smart_id="197"} 100 # HELP smartmon_device_info SMART metric device_info # TYPE smartmon_device_info gauge smartmon_device_info{disk="/dev/sda",type="sat",vendor="",product="",revision="",lun_id="",model_family="",device_model="Crucial_CT275MX300SSD1",serial_number="16431465B53F",firmware_version="M0CR031"} 1 # HELP smartmon_device_smart_available SMART metric device_smart_available # TYPE smartmon_device_smart_available gauge smartmon_device_smart_available{disk="/dev/sda",type="sat"} 1 # HELP smartmon_device_smart_enabled SMART metric device_smart_enabled # TYPE smartmon_device_smart_enabled gauge smartmon_device_smart_enabled{disk="/dev/sda",type="sat"} 1 # HELP smartmon_device_smart_healthy SMART metric device_smart_healthy # TYPE smartmon_device_smart_healthy gauge smartmon_device_smart_healthy{disk="/dev/sda",type="sat"} 1 # HELP smartmon_end_to_end_error_raw_value SMART metric end_to_end_error_raw_value # TYPE smartmon_end_to_end_error_raw_value gauge smartmon_end_to_end_error_raw_value{disk="/dev/sda",type="sat",smart_id="184"} 0.000000e+00 # HELP smartmon_end_to_end_error_threshold SMART metric end_to_end_error_threshold # TYPE smartmon_end_to_end_error_threshold gauge smartmon_end_to_end_error_threshold{disk="/dev/sda",type="sat",smart_id="184"} 0 # HELP smartmon_end_to_end_error_value SMART metric end_to_end_error_value # TYPE smartmon_end_to_end_error_value gauge smartmon_end_to_end_error_value{disk="/dev/sda",type="sat",smart_id="184"} 100 # HELP smartmon_end_to_end_error_worst SMART metric end_to_end_error_worst # TYPE smartmon_end_to_end_error_worst gauge smartmon_end_to_end_error_worst{disk="/dev/sda",type="sat",smart_id="184"} 100 # HELP smartmon_offline_uncorrectable_raw_value SMART metric offline_uncorrectable_raw_value # TYPE smartmon_offline_uncorrectable_raw_value gauge smartmon_offline_uncorrectable_raw_value{disk="/dev/sda",type="sat",smart_id="198"} 0.000000e+00 # HELP smartmon_offline_uncorrectable_threshold SMART metric offline_uncorrectable_threshold # TYPE smartmon_offline_uncorrectable_threshold gauge smartmon_offline_uncorrectable_threshold{disk="/dev/sda",type="sat",smart_id="198"} 0 # HELP smartmon_offline_uncorrectable_value SMART metric offline_uncorrectable_value # TYPE smartmon_offline_uncorrectable_value gauge smartmon_offline_uncorrectable_value{disk="/dev/sda",type="sat",smart_id="198"} 100 # HELP smartmon_offline_uncorrectable_worst SMART metric offline_uncorrectable_worst # TYPE smartmon_offline_uncorrectable_worst gauge smartmon_offline_uncorrectable_worst{disk="/dev/sda",type="sat",smart_id="198"} 100 # HELP smartmon_power_cycle_count_raw_value SMART metric power_cycle_count_raw_value # TYPE smartmon_power_cycle_count_raw_value gauge smartmon_power_cycle_count_raw_value{disk="/dev/sda",type="sat",smart_id="12"} 2.000000e+01 # HELP smartmon_power_cycle_count_threshold SMART metric power_cycle_count_threshold # TYPE smartmon_power_cycle_count_threshold gauge smartmon_power_cycle_count_threshold{disk="/dev/sda",type="sat",smart_id="12"} 0 # HELP smartmon_power_cycle_count_value SMART metric power_cycle_count_value # TYPE smartmon_power_cycle_count_value gauge smartmon_power_cycle_count_value{disk="/dev/sda",type="sat",smart_id="12"} 100 # HELP smartmon_power_cycle_count_worst SMART metric power_cycle_count_worst # TYPE smartmon_power_cycle_count_worst gauge smartmon_power_cycle_count_worst{disk="/dev/sda",type="sat",smart_id="12"} 100 # HELP smartmon_power_on_hours_raw_value SMART metric power_on_hours_raw_value # TYPE smartmon_power_on_hours_raw_value gauge smartmon_power_on_hours_raw_value{disk="/dev/sda",type="sat",smart_id="9"} 1.313300e+04 # HELP smartmon_power_on_hours_threshold SMART metric power_on_hours_threshold # TYPE smartmon_power_on_hours_threshold gauge smartmon_power_on_hours_threshold{disk="/dev/sda",type="sat",smart_id="9"} 0 # HELP smartmon_power_on_hours_value SMART metric power_on_hours_value # TYPE smartmon_power_on_hours_value gauge smartmon_power_on_hours_value{disk="/dev/sda",type="sat",smart_id="9"} 100 # HELP smartmon_power_on_hours_worst SMART metric power_on_hours_worst # TYPE smartmon_power_on_hours_worst gauge smartmon_power_on_hours_worst{disk="/dev/sda",type="sat",smart_id="9"} 100 # HELP smartmon_raw_read_error_rate_raw_value SMART metric raw_read_error_rate_raw_value # TYPE smartmon_raw_read_error_rate_raw_value gauge smartmon_raw_read_error_rate_raw_value{disk="/dev/sda",type="sat",smart_id="1"} 0.000000e+00 # HELP smartmon_raw_read_error_rate_threshold SMART metric raw_read_error_rate_threshold # TYPE smartmon_raw_read_error_rate_threshold gauge smartmon_raw_read_error_rate_threshold{disk="/dev/sda",type="sat",smart_id="1"} 0 # HELP smartmon_raw_read_error_rate_value SMART metric raw_read_error_rate_value # TYPE smartmon_raw_read_error_rate_value gauge smartmon_raw_read_error_rate_value{disk="/dev/sda",type="sat",smart_id="1"} 100 # HELP smartmon_raw_read_error_rate_worst SMART metric raw_read_error_rate_worst # TYPE smartmon_raw_read_error_rate_worst gauge smartmon_raw_read_error_rate_worst{disk="/dev/sda",type="sat",smart_id="1"} 100 # HELP smartmon_reallocated_sector_ct_raw_value SMART metric reallocated_sector_ct_raw_value # TYPE smartmon_reallocated_sector_ct_raw_value gauge smartmon_reallocated_sector_ct_raw_value{disk="/dev/sda",type="sat",smart_id="5"} 0.000000e+00 # HELP smartmon_reallocated_sector_ct_threshold SMART metric reallocated_sector_ct_threshold # TYPE smartmon_reallocated_sector_ct_threshold gauge smartmon_reallocated_sector_ct_threshold{disk="/dev/sda",type="sat",smart_id="5"} 10 # HELP smartmon_reallocated_sector_ct_value SMART metric reallocated_sector_ct_value # TYPE smartmon_reallocated_sector_ct_value gauge smartmon_reallocated_sector_ct_value{disk="/dev/sda",type="sat",smart_id="5"} 100 # HELP smartmon_reallocated_sector_ct_worst SMART metric reallocated_sector_ct_worst # TYPE smartmon_reallocated_sector_ct_worst gauge smartmon_reallocated_sector_ct_worst{disk="/dev/sda",type="sat",smart_id="5"} 100 # HELP smartmon_reported_uncorrect_raw_value SMART metric reported_uncorrect_raw_value # TYPE smartmon_reported_uncorrect_raw_value gauge smartmon_reported_uncorrect_raw_value{disk="/dev/sda",type="sat",smart_id="187"} 0.000000e+00 # HELP smartmon_reported_uncorrect_threshold SMART metric reported_uncorrect_threshold # TYPE smartmon_reported_uncorrect_threshold gauge smartmon_reported_uncorrect_threshold{disk="/dev/sda",type="sat",smart_id="187"} 0 # HELP smartmon_reported_uncorrect_value SMART metric reported_uncorrect_value # TYPE smartmon_reported_uncorrect_value gauge smartmon_reported_uncorrect_value{disk="/dev/sda",type="sat",smart_id="187"} 100 # HELP smartmon_reported_uncorrect_worst SMART metric reported_uncorrect_worst # TYPE smartmon_reported_uncorrect_worst gauge smartmon_reported_uncorrect_worst{disk="/dev/sda",type="sat",smart_id="187"} 100 # HELP smartmon_smartctl_run SMART metric smartctl_run # TYPE smartmon_smartctl_run gauge smartmon_smartctl_run{disk="/dev/sda",type="sat"} 1535666337 # HELP smartmon_temperature_celsius_raw_value SMART metric temperature_celsius_raw_value # TYPE smartmon_temperature_celsius_raw_value gauge smartmon_temperature_celsius_raw_value{disk="/dev/sda",type="sat",smart_id="194"} 3.100000e+01 # HELP smartmon_temperature_celsius_threshold SMART metric temperature_celsius_threshold # TYPE smartmon_temperature_celsius_threshold gauge smartmon_temperature_celsius_threshold{disk="/dev/sda",type="sat",smart_id="194"} 0 # HELP smartmon_temperature_celsius_value SMART metric temperature_celsius_value # TYPE smartmon_temperature_celsius_value gauge smartmon_temperature_celsius_value{disk="/dev/sda",type="sat",smart_id="194"} 69 # HELP smartmon_temperature_celsius_worst SMART metric temperature_celsius_worst # TYPE smartmon_temperature_celsius_worst gauge smartmon_temperature_celsius_worst{disk="/dev/sda",type="sat",smart_id="194"} 59 # HELP smartmon_udma_crc_error_count_raw_value SMART metric udma_crc_error_count_raw_value # TYPE smartmon_udma_crc_error_count_raw_value gauge smartmon_udma_crc_error_count_raw_value{disk="/dev/sda",type="sat",smart_id="199"} 0.000000e+00 # HELP smartmon_udma_crc_error_count_threshold SMART metric udma_crc_error_count_threshold # TYPE smartmon_udma_crc_error_count_threshold gauge smartmon_udma_crc_error_count_threshold{disk="/dev/sda",type="sat",smart_id="199"} 0 # HELP smartmon_udma_crc_error_count_value SMART metric udma_crc_error_count_value # TYPE smartmon_udma_crc_error_count_value gauge smartmon_udma_crc_error_count_value{disk="/dev/sda",type="sat",smart_id="199"} 100 # HELP smartmon_udma_crc_error_count_worst SMART metric udma_crc_error_count_worst # TYPE smartmon_udma_crc_error_count_worst gauge smartmon_udma_crc_error_count_worst{disk="/dev/sda",type="sat",smart_id="199"} 100 |