As the saying goes, a picture is worth 1000 words – and this is why we don’t just talk about Percona Monitoring and Management (PMM) but also have a demo which allows you to explore many PMM features without having to install it.
Though there is only so much you can do in a public demo, if you want to play with customizing graphs or another functionality which requires read-write access, or otherwise just dive deeper into PMM operation, you may want to get your own instance to do so with.
As we’re releasing Percona Monitoring and Management 2, we have created a very simple way to do it on Linode using its StackScripts framework.
This StackScript will deploy PMM Server as well as Percona Server for MySQL 8 and kickoff some light query workload using Sysbench-TPCC.
You can deploy this stackscript using linode-cli in the following way:
|
1 |
linode-cli linodes create --type g6-standard-1 --label pmm2demo --root_pass MySecret --stackscript_id 587359 |
If you prefer to do it from the GUI instead, you can go to One-Click Apps Menu, click on “Community Stack Scripts”, search for PMM, and pick PMM2-MySQL-Demo.


Choose Region, Node Size, and root password, and hit create. It will take a few minutes for it to be fully deployed, and you will have your own PMM Demo to play with.
I would suggest selecting the plan with at least 2GB of memory for best results.

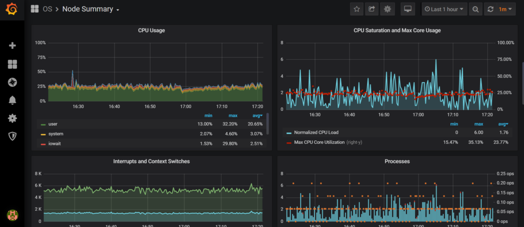
Login with admin:admin credentials and proceed to explore. I would especially suggest you check out the “Node Summary” dashboard.



Also, check out that you can see how you can examine your query load by clicking on “Query Analytics”.

Enjoy PMM2, and let us know your feedback on the forums or through JIRA.
Resources
RELATED POSTS