As Technical Product Manager, I get a lot of user feedback, both positive and negative. In recent months many people have complained about the Home dashboard. It went something like this:
“Hey, the Home page is useless! We have several hundred services monitored by a single Percona Monitoring and Management (PMM), so this list of metrics is not providing any value when I have this many servers”.
We were happy to note that people were using PMM for big deployments, and we decided to create new types of dashboards for these users. I will provide their description below. But what exactly is the problem with the Home dashboard now? Let’s take a look.

The red box represents the visible part of the screen on my laptop. So to see any data, I need to scroll to the bottom of the page. But even if I do, I will see a set of small graphs not related to one another.
If I have more than three nodes, I get something like the example below: (https://pmmdemo.percona.com/)

Remember, on the laptop screen, you can only see this much:

You can’t see the complete picture and compare the performance of individual servers; there is nothing actionable.
This dashboard is clearly not meeting the goal of giving the user a high-level overview of their infrastructure. To achieve this goal, we have created two new experimental dashboards – Environment Overview and Environment Summary.
The Environment label is already present in the current version of the dashboard. It lets users specify different groups of the Service. We have the particular flag to add an environment label when you add a Service to PMM.
# pmm-admin add mongodb … --environment=environment1 ..
Here are some ideas of what you can use as an environment:
Setting the environment for your services will simplify the search/selection on all dashboards. The new dashboards let you group your nodes by their environment label.
The Environment Overview Dashboard is designed to be a possible replacement for the default Home dashboard. This dashboard aims to give the user a high-level view of all Environments and how they are behaving.
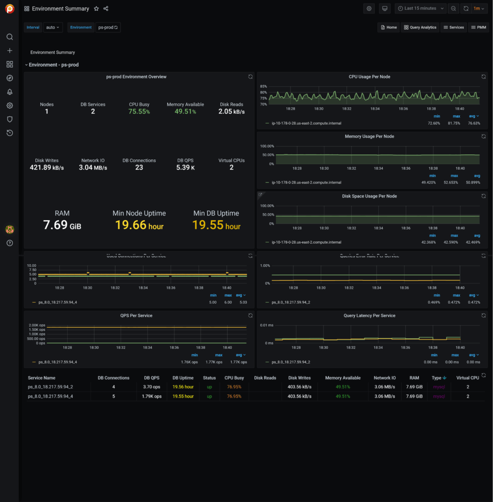
This dashboard presents the main parameters of all environments. It shows six graphs – three for Node metrics (CPU, Memory, Disk) per environment and three for Services metrics (Used Connections, QPS, Latency) per environment. The Service metrics are inspired by RED Method for MySQL Performance Analyses – Percona Database Performance Blog.
You get some valuable data on the first screen. It provides you a summary of the parameters of your environments and highlights apparent problems. The second screen shows the relationships between the main metrics and how they’ve changed over a selected period of time and allows you to click on graphs and drill down for more detailed information. This will help you spot the environments where you might have a problem and know where to dig deeper to investigate it.


The Environment Summary Dashboard is designed to give you information about one specific Environment and an overview of the activities and behaviors of the Services and Nodes inside that particular environment.

You can also drill down to the specific Services, Nodes, and their parameters for more details from this dashboard. This will help you see the unhealthy Service or Node.

These two experimental dashboards are not yet ready to be a part of the standard PMM release, but we would LOVE to make them the default. We would appreciate your feedback on making them not just a step forward from the current home dashboard but a HUGE step forward.
If you have many servers, please test the dashboards and let us know if these dashboards provide better visibility over your infrastructure. If not, we would love to hear what sort of data you want to see in these dashboards to speed up decision-making.
You can leave your feedback on our Percona Community Forum. Please help us make Percona Monitoring and Management more useful!
Percona Monitoring and Management is a best-of-breed open source database monitoring solution. It helps you reduce complexity, optimize performance, and improve the security of your business-critical database environments, no matter where they are located or deployed.
Resources
RELATED POSTS
Hello there, can we impletent this new dashboards to existing setups? If yes, do we need to remove service and re-add again? Thanks.
Being one of those who complained about the uselessness of the current Home and Overviews page, I’m not sure either about the new direction.
Let’s say we create those groups by environment, datacenter, service… to the level we need. What would we get? min/max/count values for those groups? I don’t see much value in knowing that a group of servers minimum uptime is 10 hours, or that it has 123 connections in use…
What I see useful in a Home/Overview page is clearly identify the items that require my attention: there are 2 services exceeding warning thresholds, 1 service with critical… and from there the ability to go deeper into the issue to identify the cause and solve it
Thanks, Francisco Miguel, for the honest comment.
I know the proposed dashboard is not perfect and still not provides a lot of “actionable” data.
The first point we are trying to solve is “group and fit” data on the pages.
The more actionable information is coming. We’ll try to include some of it in this dashboard upgrade.
Also, I wanted to start such discussions as this one by this post )
Hi Cihan
Yes, you can use this in an already running environment. If you don’t use the environment label, you are 100% correct – you need to “remove and re-add Services” (unfortunately(. But we will be working soon on an easy way to update labels and services paraments )
What will see the users who do not want to specify environments? For example, users who have just few servers.
Hi,
These 2 dashboards were working earlier but not working recently. Tried import again but unfortunately looks for ClickHouse but there is no such option.
Anyone having info or plans to fix this. Added screenshot
https://grafana.com/grafana/dashboards/12470-red-method-for-mysql-queries-designed-for-pmm2/
https://grafana.com/grafana/dashboards/12630-mysql-query-performance-troubleshooting/
Any Idea on this? data:image/jpeg;base64,/9j/4AAQSkZJRgABAQAAAQABAAD/2wBDAAMCAgMCAgMDAwMEAwMEBQgFBQQEBQoHBwYIDAoMDAsKCwsNDhIQDQ4RDgsLEBYQERMUFRUVDA8XGBYUGBIUFRT/2wBDAQMEBAUEBQkFBQkUDQsNFBQUFBQUFBQUFBQUFBQUFBQUFBQUFBQUFBQUFBQUFBQUFBQUFBQUFBQUFBQUFBQUFBT/wAARCAH0AkkDAREAAhEBAxEB/8QAHQABAAIDAQEBAQAAAAAAAAAAAAQFAQMGAgcICf/EAFoQAAEEAQICBQgFCwAHBQQHCQEAAgMEBQYREhMHFBUhUSIxUlNUkpPRCEGRodIXIzI0YXFylaKj0yQzQlZzgbIWlLHB4UNGYrMJGCUmN3W0JzU2Y4OEpMLx/8QAHAEBAQEAAwEBAQAAAAAAAAAAAAECAwQFBwYI/8QAPhEBAAIBAQYFAQQIBQIHAAAAAAERAgMEEiFRktEFFBUxQZFTYXGxEyIyNFRygfAGIzNSwTVCFiRDYoKh4f/aAAwDAQACEQMRAD8A/m0uwwICAgICAgbHwKBsgbHwKBtsgICAgICAgICAgICAgICAgICAgICAgICAgICAgICAgICAgICAgICAgICAgICAgICAgICAgICAgICAgICAgICAgICAgICAg+gdAOlMXrbpawOGzNXruNnFh8tcvcwScEEj2glpB24mjfYjfZXHjI+j6h1Z0CaazWVxdnoyyUs2NszVZZIrB4HOje5ri3eyDtu07bjdW8VS+kDok0ZS6buivEY3Cmjg9QxNnu0WWJCJBxEgblxLd27B3Ce/6vFWYixnWWa6CdEapy2AudGl+zbxs5ryy1rDuW5wAO7eKyDt3jzhJ3RzP0itF6RwOn9AZ3SWGdhK+fqS2XwGZ7yWcEL4+IOe4BwEhB4Tsf8AkmUR8I+JLA+n9CPQgzpfr6yvW9W4zR2J0tjY8nfyGTqz2GCJ83K7mwgu7iR9R86RxVs6TPo/ZDQmkaWs8NqXBdIGh7ds48Z/TkknBWtbcQgsQytbJC9wBLdwQfHvG6qix8t5b+rtscuTq7ncDZ+A8tzvAP24Sf2bogyN8kcsjI5HxwgGV7GFzYx4uIGzf+eyD6BJ0T//ALBsP0iwZCezayOp7WnW4iKrx7Nhqsn5zXtJc4nj24eHYAb7orV0bdGEWvtI9Jubkyj8e7RuCbmWwCAPFpxtRwcpxJBZ+nvvsTuNtlBw1mGSnNJFPHJXkZ3uZOwxuaPqJDgCAqjD4nxxxPfHJHHMOKJ8kbmtkHi0kbOH7t0GBG91eScRyGvG7gfMGOMbHeDn7bA/sJRXqKCWZ20cMsp4XO2jjc7uaN3HuHmH1n6vrRHffR/6J29NnS7pPRk2QnwtPO2pK3asVXniMshkkPCCWtcfIA24u7dWIuaVwXV5HTWI4mST8gu4zFG53C0OI4nbA8I7vOVPuRqBDgCCCD5iPMUGUBAQEBAQEBAQEBAQEBAQEBAQEBAQEBAQEBAQEBAQEBAQEBAQEBAQEBAQEBAQEBAQEBAQEBAQEH036M+Tp4jpt05avW4KVYCywzWZWxsDnV5GtBc4gDckAbnzkLWPuPomrvox0tTakzuUZ0naXrR5K5YtCF8jXOjEsjncJIl2JHFtvstbv3qv+kzUGFq/SD6Gds5jpq2LrMhtW4rTHQxeU5rS9wcQ3i237z3AjdJ94EDpF+jvR1zrnPahi6SdM0Y8nadYFaaVj3R7gDYuEoB8yk43xsc/9KI47G6T6MNP08zQzFjEUJq00lGdkgIayvGHkNceEOLHbAnfuKZD8/LCP0F9GogdC/0mu/8A9ya4/wD89inP++awndG+CyOI+hd0z3crA+tjtW5nBYnT8dwcsX7sVh0krouLbcNj8kuHd5+/u7txNYzA/U9XPWLPSXr7oo1PrHLaimx+jr1fKaKxOmI6ej8YI6JfG2uXzukY5jwzhl5Y43nucBttYjjMD5x0HdJmQ0/0fdB2i6upM70K6lts6xjq9nCjI6e1obFghklswvEvl7iJweDwggjh7iM48agcpqLpF130DfRby7dP5Gto3Uv5V89QvP000MjrGKtE90NV5BdHDxsA2BBLGtaTtuCmZjGv7+R9a1LqHM6a1902a002xkWr7vRDg86+zWqtkc6691cyWBHsQXgAv32OxbxfUrcxM1/furneiCb/AOsJpX6Peb6YXN1JkT0iW8LQyWXIM2Wx7afOZFK47c6MW2Rs3O47yPrO9xqoRxek+lfpC6dMJ9IvT/StZs5XT+G03kMv1a/CGM09k68wFNlbuHIJIdGIwRxAHffv3kfNj7R0MZ7I6Y6UeiLot1HrDJCa5p2r1jo+0vpmNmmeoz1nPJuyyzl00jgeKSdsbhx93d3q4+8WPg2p+k7UvRN9CzQeG0pm59P4/M6o1Li8jJWY10rqbXMBjDnAlrS17i4N2LuFvf3BZ+K/v3kfdcL0m6203/8ASEab6JsRds47orxsEFbHadrwN6ice3G8xloDhO7jKN+cDuDu3fvIPJE/r1A+UdCnSfLoHoV0TiZNR6n6ELOU1FkLuO1ZjMQzIYrU7usCPl3BG5s35pzTHwd7S0k7H6sR94/OH0kcFmdN9PWvsbqGlhsfm4ctKbdfTsbo8eHvDX8UDHEuaxwcH8JO4LiFn5HzhEEBAQEBAQEBAQEBAQEBAQEBAQEBAQEBAQEBAQEBAQEBAQEBAQEBAQEBAQEBAQEBAQEBAQEBAQdz0HaLxvSF0o4XT+YbK/G2ue6ZkEnLc8Mhe8N4vqBLRuR37KxFyPpObxf0bdP5bI427jNUC1QnlrT8t0rmB8bi12zuLvG7T3rX6ozrnoN0fh+mPo009iYr1fAaljbNahksl8nDxE+S4jdpc3YHz7d+ybsXwG/VOmvo6aO1DkcHk8XqVuQx8xgnbXfLIwOABOzuIbjv8An6sDl+n7o00forC6JzOjoLtahqCtLYMdycyEsDYnxu2Pe120hBG5HcFJih8dWR2HRr0w616Hr1+5orUlzTlm/C2vakpiMmaNruJrTxtd3B3f3JHDjCtXSR0s606X8jBe1vqjKaos14zFAclYL2wMPnbGwbNZvsN+EDf60HbN+mL03Nx1Oh+U3OuqVYTXYx7onGSMxmPhlcWEzANcQOYXbb7jv70uRVaC+k10q9GGlmab0rrvLYbCRl7oKkRjeKxd+kYXPY50O5JJ5Zb3kn61YmY4Djr2uNQZPSTNL3MxatYFuRmy4pTODmm3KwRyzlxHG57mjYkuPj5+9QdZi/pI9KOEzkmax2uctRy0mOq4h12s6NkpqV3NdDDuGdzWlo83ee8EkEhOIrekbps150tZjGZXV+qshmr+MZwUJHFsLaY4g7eFkTWtjPE1p4mgElre/uGzjPuLXpA+kr0pdKem26f1brnK5zDB7JH05zGxs72foOmLGtMxHcQZC7vAPnG6tzIn6e+lr0y6V07iMFiOkjOUcVieWKUEckZdEyM7sj43ML3RjYbRuJb3Du7gpc+w4bO9IOo9TafpYLK5ie9iKVy1kK1SVrAyKxYIM8g2aDu8jcgnbwAQd3p/6XHTNpbT+IweJ6R83RxeJDGUoY3xl0Ubf0IuNzC90be7ZjiWjYd3cFbnmKzo6+kj0odE2Ks4vSOtslhsbYnNp9RgimjbMf0pWNlY7lvP1uZsUiZj2HA5XK3s7lLmTyd2xkcldmdYtXLcpkmnlcd3Pe497nEnckqIioCAgICAgICAgICAgICAgICAgICAgICAgICAgICAgICAgICAgICAgICAgICAgICAgICAgICAgIPqn0WpWQ9O2mXPe1gLbTQXOA3JrSADv+snuA+tax9x3utfofay1JqfUWTrZXARwZK7asxMmnnD2tkke5odtERvs4b7E/81ZxtXW9J/Lx/wBIzoPqzTwtkqVmQzHmABp4nMBO/mDi07b7brU8JgUnSd9FHV2tukLUefo5PBwVMlcdYijszzCRrS1o2cGxEA931ErM4yKX6VeIk0zovonwNqaCW9jcdNXm5D92ksjrMLhvseElrtiQN9kyR+dlgY4huBuNz5hv3lADgSQCCR5wD5kGUBAQEGAQfMd/3IBIA3J2CBuAQN/OgygIMEgec7fvQZQEGEGC9obuXADx3QZ3AG+/d4oHEBt3jvQZQEBAQEBAQEBAQEBAQEBAQEBAQEBAQEBAQEBAQEBAQEBAQEBAQEBAQEBAQEBAQEBAQEGHNDhs4Bw8Cg88lnoD7EARMAI4G7HzjbzoHJZ6A+xFZaxrN+FoG/gER6QfWOiLBVdTaA1fhZakMt/L5HH47GWZGjihumG5LXaHn9ESSQtiPfseYN/MtR7SOyzPR5h8vHpXG0sScjTwWIycUrqzpY335q9uKKSZ3IifLKDNI/ZrBuG8JLmtDinCVVt3og0riNR3MDPj8rPNZzWWxtW2666N1SOvQgsxkx8G0jg6Ug77btHm3O4lcQxXQViL2ndKz3q17GS3LmGis3IrEkkdmO5C+RwbI+JsIduGNZyi8M4+F5c5WI5jGP6IMJfhp3rOnMpg7b8NNkX6bvWLckjpG3xXB/NwunDGxnjIawkkgkhu6kV8jj8VoLEz9IOtsXBRyudqYStasUMTs+tdulkkbBG8cPGCxsjnvDWhxER7hudle4+pS9DNHWmtcyb+GyMDCaWPZyp5TLQLcPBJs6OOEjiDuAF8xa12zgG8XEW2rkVPR30c4yjN0bZ+tiMjHYkyGKNqzcmezmOsRyOcGRuj5UkZ4Ry3QyOc0A81oPmmP3it0np3Ez6FyuSw2j8nla+W05TuOwNe5JNM58WXfASyVsfHsREHEAdxJ2IHcEew2WOhbT1K9kaMdbKZKn17L15c/HaAhwTakfHGJw1vA9258svLeIdzNirQmYboHw1mhpN+QxmSqyWr2LgtvhtTPbZjtU5ZnhsroWxBzXRt25JeGg8Li496sYwK/SGm8UNE5DUWJ01kOVlNM5yy7IdbfPWxhY2SJtV27NnP4WteXOIdvK0gAAb5j2HP9MPRzjdGacxmSxmLyNCN85qySZOd/OkcK7ZDxwvYG8W5cRJA98RaWjcO23TFQO0q9AmEazTIv4zJ1zPkKlW0+G3K5tqObHz2SWyuhbHxB0I2MPE0Nds4uPebQ57F9HuBymJragxumcvlHWcPSvRadqX3vka6S7ZrSzCQML3MaK7DtsQHTDclo2MiOFiVTyEeC+kF0o3uqPltUI8/arSRTOgkrSRiQ8bC0eS7bcBw24d9x3hPaZFlpDozxeO1Fpi5HQyLHVMjp23BqCefjq5mW1PCZYo4y3h3bxvI4CSBBJx7k9yhDwGjKdDQueuxYi685TS9uza1I97nU6z3ZEROrhgbwgxtYCd3cW+5/RITmJmp+iHR+lspkjPjMxZr4qtlZnV+dagbeZWEJil58kLWhzi93GIeJnC9hafrNqKHI6p6OsZj+iijqKlichWs8FKSe1csSNDjPzO5jHM5UsR2bwOikMjeF3NaO/hlcLHy1RBAQEBAQEBAQEBAQEBAQEBAQEBAQEBAQEBAQEBAQEBAQEBAQEBAQEBAQEBAQEBAQEBAQEBAQZa9zRs1zmjcO2DiO8eY/vHj9SD1HPLC9jo5pY3M34XMkc0t38+xB7t/r28/1oMc6TcHmybjvB5jtwdtvHwAH7hsg308lYoz1ZY5OPqr2vihnAmhBa7iAMT92Fu/fwkbFBZ6j1plNTXaVmzJFU6jCYKkOOj6tHXYXOe7gDTuC5z3Ekkk7+fYAIqkikfBI2SJ74pGHibJG4tc0+II7wUR7ZZnj4+CxMzj24y2Vw4tvNvse/b6t/MgwJ5WxxRiaURxOLo2CR3DGT5y0b7NJ8RsgQ2Jq7muhnmhc3uaYpXMLe/fu2Pd3k/agwyR8cUkTJHsil25kbXkNfsdxxDfZ2x8UHoWZg2NvPm4YxsxvNdswd58kb93nPm8Sg8smkjidEyWRkTju6Nsjg1x223LQdj3d3egPlkkZGx8kj2RN4I2veXCNvg0E+SP2BB66zPwsb1ibhjGzG812zB37Bo37h3nzeJ8UHmOaWFwMcskbg0sBZI5pDT52gg9wP1jzFBjjdxOdxu4nbhzuI7nfz7n690HrnShkbObLwROL42cx3DG4+ctG+zSfEd6DAmkEJiEsghJLjEJHcBJ85Ld9if2oMunleGh00rwxnKaHSOPCz0Rue5v7PMgwZZDCyEySGFji5kReSxpPnIbvsCfrIQeUBAQEBAQEBAQEBAQEBAQEBAQEBAQEBAQEBAQEBAQEBAQEBAQEBAQEBAQEBAQEBAQEBAQEBAQEBAQEBAQEBAQEBAQEBAQEBAQEBAQEBAQEBAQEBAQEBAQEBAQEBAQEBAQEBAQEBAQEBAQEBAQEBAQEBAQEBAQEBAQEBAQEBAQEBAQEBAQEBAQEBAQEBAQEBAQEBAQEBAQEBAQEBAQEBAQEBAQEBAQEBAQEBAQEBAQEBAQEBAQEBAQEBAQEBAQEBAQEBAQEBAQEBAQEBAQEBAQEBAQEBAQEBAQEBAQEBAQEBAQEBAQEBAQEBAQEBAQEBAQEBAQEBAQEBAQEBAQEBAQEBAQEBAQEBAQEBAQEBAQEBB32j9F4LN6Cy2auWZRZp9c5kseVqwR1OCBr63HA9pkl50pdGOAjvb4qxHurgGEPAIO4Pgoj6lV6G4LXRnFqfrGYiccJPmH2nU43Y5jo5pIxXMgdxh7uW3Y7EbvbuNtyLURCqux0J6iqZKajYs4OtJAYI5pZstG2KOaYu5Ndz9thM8NLuD6mjdxaEoV8nRRqmOjdtHGeRTqC7OwSjmRtNt1MsLfWCZj2lnnAaXeZIiUbcv0R6iwePsW7Yx4MU88EdaO+x09rk2OryOgZ3c1ol8jZp4j3kNLRulKgau6P8xopkD8kKr45Z5qhkpWWztisRcPNgeR5pGcbdx3jv7idilUjnFAQXmhMBW1VrTB4S3PPVgyVyOmZ6zGvkjLzwtcA4gEAkb/ALN9u9IHe1+iPCPx2JyE8upK1DK0rN2rY4aMgcIa0lksc0P3a50bARv3eW3v84FpXyiqznzQRk8PMexhPhxOA3+9RH2x/wBH7Gt1K+j1rUVSnWzjsLLJlcfHW65+bsOE1R4JDwDAC4Fvc2Rp371YhXBYLoj1FqDG4q3Sdi7JyEleFsMeQYXxSTse6FsgG4YZOBwA3JDi1rg0uClXFi10j0Qy5vHUZrrp4rWQt4tlSvVli4jXti3s5/H3Mf8A6MC0OIHC7c+cKxFoh4DodzGWn0w23dxeMjzr6nLbNcabEUNhxbFMYe4ua7hIAaT38IdwcQKRFqgXejPLUsHazDrWLdQilssgd19jX3WwPDZpIGuA5gaXN7geI9+zSASlDlFEEGHODWlxOwA3JPgg+h4voenlpOlyuTdjp42tmsV6ePfkez4HAFktx0T9q4IJPCd3BrXEgbbErj9Qadu6YyPUr4gMjomTxy1Z2TwzRO34JI5GEtc07HvHgQdiNkR1+I6Ncdd6OxqWxkcl5TbRlnx9EWqmNfFxCOK5wEysMuwIeGhrQ9h8ryuFUe6oeT6H9RYkVue/EGSWzXqSRx5WEmpJPEZYeeSQImuY1x3J7uEg7HYG0Ng6G8+JpuZbwtanHWrWxkbOTbFVkine+OJzXubud3xvaQWggg793eoIl3oq1BisVav5KOljm1rFiu6rZuxssymvI2OxymeZ/A5wGwPEe8tDgCVaF5rDoOyuF1bcx2KnpZDGtyN2lHbdkIj1ZtdpkebbhsIi2Icbvq84842ShAk6IMnXwGZyU9/H8dIUn1YIJxKMjHZc5sb4XjuIJaQAdjxBzTwlpUFJrLQ2S0LfFPJTUJZ+OWGRtG42cwyxO4ZIpANix7SR5xsfO0uHerVI59QEHVdG+kYNY5m/VnhydoVcbPeZVw7GutWHRlgDGBzXDv4yT3E7NRVpmejarW14NM1pcpVtz1601eDIwQ8yJ0tZszo5jxs2c0kt2a0nu82/clDjcPju0c1QoSP5XWbcNZ72EP4OORrCQd9jtufr2O3ggvW6MYdQauxzZZ5ocELB5zOBrnNjuR1+JwJ8xEm+zdzuRt3AoOh1H0G5ahq+9jMZbxlvHR3shVivTZOIMgFUOke2y8ACKQQtDyPMdnAd4IFoU9Pokz+SpVbNGTF5Bli1WqBtTIMkcw2JTFA94A8lj3Du7+IAtLmt4gpXyPFrorzlYucyXF3a7GXXSW6V9ksEfVImSWGueBsCGyM28/EXAAlEatP9GWb1Ng48pROPLJ3WY61Sa6yO1afAxr5mxRHvcWtcDtuN/MNzsDaEjGdEmoczVw89Ds223J2a9SNsOQjcYJZ43SQtmI7o+JrHHznhI2dwnuSpUZ0T5t9hgFjEGg6k2/2s3ItdRETpjAN5QD5Rma6Ph233BP6I4kiL9hY2ehnKR18fCDHSyMdfIWMz2lYbFBQFa71YkuAJ23LAduLvdv3DzKHC5PHT4jJW6FnldYqyuhk5EzZY+Jp2PC9hLXDwcCQQoiMgICAgICAgICAgICAgICAgICAgICAgICAgICAgICCViW03ZWi3Ilwx5sxC0Wb8Qh4xzNtu/fg4vN3+CD7jmOk3GR630dXo6t6ppqMSV8jDhMhkI6UUEZLKgPFtI13LbHxmMd53d5yVq1fM+lXIYrLawkyGKlozOuV47N9+MM3VTdeXun5XOAeG7lp28wJIHcpPEeq3SXJVwFWjHgcb2hWw9jBQ5h0s5nbVndMZBy+MRlxE8rQ4tOwIO24BSxLd0u2bmXzNvKYHF5erkrlbInHWHzNihswMMcb2OY8OILS4Oa4kOB+rYFBLwnT5qfDy0pXMpX5a+Wt5h7rMR2sSWGuD43hpA5Yc+R7WjzOeUiZFbiuljJ4fR9nBV6dXnWHB8mRdLM57pBO2YTGEvMJnDmgCbhDg3ye9Bp6Q+ky/0jWIJr1VlR7JJZ3iO7anY6STbiLWzSPbE0bHZjAAOIjcjbaDkEQQWOm9QWdKZ6hmqUVea5QmbYgbbjMkYkb3tcW7jfY7Ed/nAQfUsx0laUx+Dpu0/XqWc7Srz0y6/hJRVlglLmPjgBsuMDeCSXuI8oOJPA7YG8KV8egeYJYngAmN7XgHzHhII/8ABRHUs6ScmOkeTWckcdi+67YutqzSyOgjMvHxMbu7iDRzDtsfqG6DoKnTJcyOEw+nbLa+CrV3Y5rs1W6zPLXFP/VSx1uZy2u7t3BgbxuJcSCSrfwr1e6crw13ms/QxtUV7eaq5WtWsBzeRHVbLHXh2YQA3ly94HmI7j591or8Z0xZHDabwmIpYnHQtxVynejlc+eRrpaz+JjmxOeWROeduY6MNMn17bneXXBXhvSvLW01qDB0sBj6VTLunD+GxYkDGSP4u+NzyySRnmZM9vG0Hbc7Dao4UnvUBB4lZzIZGb7cbS3f942QfZKvStgo7GQux38tSnvmKwYH4SC0KNltXqzpIJOtR8RLHPA42EbOB4eJoKvBXzzWOXx+Vt42LF9adRx2Nr46OW7GyOWbll5LyxrnBu5eQBxHuHee9QWOn+kZ2nMY2KtgMUcrFTtY+HMbSsnEM7XteJWMcI5yBI8NMgOwIB4g0AUWNPppytHOT5SPGY58st/H5AxScxzA6pXfXY0eVvs5shcXb8QcGlpGyWLh/TTRzOIzMeb09Wtl9WhTqY6SzbljlZDannc+Wd0vM4xzvPxbEd2w+pdiosdNWWu4fUdOxjcfJYz0s81y0HTNa4yyCQkwcfKc9hG0chbxMbsATsCFow7poyj8jlbMmLx00WUytzJ26r+by5RagME0G4eCGcBJDgeIHY79yRKo13pVs3KGQxxwmMZip6dOnVo/nHMptrSuljIJcTKS6SUvEm4dzD3DYbBF6QOki10gdmMnx1XHxY5krIWwzTTv2e5pLOZM9zxG3hAZHvwsBO3nJS0ckoCC103ex9K3Z7SpxWoJq0sLJJI3vNeQtPDI1rXsO4O317geb9od90Z5XRmKp1osxcwkjWZnm3XZnASW5rdHlRDgiIjk5buMS+dze8g7q/CvmWJuyYu7RuMa101WaKdrX+YuY8OAO31btCg67JdJcdq3nLdLTOOxNrNRTRXZYLVqXj5liKcuAkeQ0h8Q22+px38w2onZjpnt5OxkJK2n8ViW5GXI2bsdV87xPYuQPgkl3e8lvAx7uFg8kFxJ332C0SsZ09ZbF4PD42PD493Zhx/BM6exs8U5myxfmhJy2Fxbs9zWgu3LtwSd1qqaGuI8Z0Y6lwkVp8l/UOSjlmrCvtHUgYS6RzZSe8ynlNLQO5sXlE9yfEwJmB6Ta2l9E4WpTxsFzUNG5k54rtrmgUesRQxtkjDXBsjtmvOzweEtafr2KPZE6v8ASBy1alhoGYXGh2MloTNfz7PA81InxRgRczlxAteS4RtbxO8pLoVWk+mLLaSxlHGwVYpaNbHHGuYy1YrSSt61JZa/mwva9j2vkc3yTsWkgg+dPileqXTFkK2Sp3JcZVmkqNttidHctwTRmxZ57nsnZLzWOafIB4jxMJDuLfdLHJaizcupdQZPLzwVqs9+zJZfBTi5cMbnEkhjfqH/AP1EV6gICAgICAgICAgICAgICAgICAgICAgICAgICD1FG6aRrGjdzjsO/ZBv7Nm8YviBSw7Nn8YviBLDs2fxi+IEsZ7On8Y/ihLGOzZ/GL4gSw7Nn8YviBLDs2fxi+IEsOzZ/GL4gSw7Nn8YviBLDs2fxi+IEsOzZ/GL4gSw7Nn8YviBLDs2fxi+IEsOzZ/GL4gSw7Nn8YviBLDs2fxi+IEsOzZ/GL4gSw7Nn8YviBLDs2fxi+IEsOzZ/GL4gSw7Nn8YviBLDs2fxi+IEsOzZ/GL4gSw7Nn8YviBLDs2fxi+IEsOzZ/GL4gSw7Nn8YviBLDs2fxi+IEsOzZ/GL4gSw7Nn8YviBLDs2fxi+IEsOzZ/GL4gSw7Nn8YviBLDs2fxi+IEsOzZ/GL4gSw7Nn8YviBA7Nn8YviBLDs2fxi+IEsOzZ/GL4gSw7Nn8YviBLDs2fxi+IEsOzZ/GL4gSw7Nn8YviBLDs2fxi+IEsOzZ/GL4gSw7Nn8YviBLDs2fxi+IEsOzZ/GL4gSw7Nn8YviBLDs2fxi+IEsOzZ/GL4gSw7Nn8YviBLDs2fxi+IEsOzZ/GL4gSw7Nn8YviBLDs2fxi+IEsOzZ/GL4gSw7Nn8YviBLDs2fxi+IEsOzZ/GL4gSw7Nn8YviBLDs2fxi+IEsOzZ/GL4gSw7Nn8YviBLDs2fxi+IEsOzZ/GL4gSw7Nn8YviBLDs2fxi+IEsOzZ/GL4gSxGVBAQEG/H/rsH8YQWA8w/csDKAgICAgICAgICAgICAgICAgICAgICAgICAgICAgICAgICAgICAgICAgICAgICAgICAgICAgICAgICAgICAgICAgICAgp1sEBAQb8f+uwfxhBYDzD9ywMoCAgICAgICAgICAgICAgICAgICAgICAgICAgICAgICAgICAgICAgICAgICAgICAgICAgICAgICAgICAgICAgICAgICCnWwQEBBvx/wCuwfxhBYDzD9ywMoOp6PeinWXSvkLVLRmmMnqWzVYJbIx8Ic2BpJAMj3EMZvsdtyCdjtvsrETPsKrU2lc1ovP3MHqHE3cHmabg2xj8hA6KaIkbjdp+ojvBHcR3glBXw15rM8cMMMk00jgyOKJhe97idg1rR3kk7AAd53UFpV0Zn7mDzuZhw11+KwUsEGUt8rhbSkme5kTZQdi0uexzQNvODvsqKfhIG+x28VBnhO2+x2QYAJG4BI8VQQFAQEBAQEBAQEBAQEBAQEBAQEBAQEBAQEBAQEBAQEBAQEBAQEBAQEBAQEBAQEBAQEBAQEBAQEBAQEBAQU62CAgIN+P/AF2D+MILAeYfuWBlB9x1BZmx/wBCPRrcdK6DGX9cZYZ8xu4WSWI68PUmTnu7hHxuYD3ecjvV47qvselsNitbUegGzr3DQaqvjo31Pbnp5dz+O1Uqmy/HOe4EP7mtdwP33A7wuS4uBz3RZmtO6iw/RF0oUujzSenc+zpFraRnr4mpK3HW4po4pmWWRGUltmu4+TIHHvLS4HzJHtvfeK7WWGwvSS/6SOUuYbC4nKUNX4XFVMhSrlnVRJk7UE8/e87yStaHSE9ziN9grNTvfiLjUekNCZzpU6X+hqp0c4XT1PR2Fy1jFaoriYZiKfHwiQWbc7nls0c53BYWBoEjOE9yxcTcULbT2muj/IdJfRV0YzdF+l3VNYaCo5HJZwwzDJsty4yeYTwyCQNic18IJ2aeMucXHzAbqLiKFB0DaV0NqPo80DhYdG6Rz2tMzFYkyuG1t1vGZbOB8kja7sLkCOrsAa0BoGxMjXA77rEew/KEsZhlljcx8bo3uYWSkF7SHEFrtvrG2x/aCs1SPKgICAgICAgICAgICAgICAgICAgICAgICAgICAgICAgICAgICAgICAgICAgICAgICAgICAgICAgICAgIKdbBAQEG/H/rsH8YQWA8w/csDKo7Xo36Z9ZdEzMlDpnLsrUcnwdex12lBepWSz9Bz4J2PYXN+p2wcPNvskTQ7Xou+kblsV032+kfWmbyWTzDsHkcfBeghY6SGaSo+KoI42hrI42PLTwtAa0bnY7nfUTN2rj9X9OuvNeyabmzWda1+npBZxkOMo16EFSxxNe6dkUEbGc0vY0l5BJ28O5ZuQ1j04az14NVjM5OtKzVLqb8zHWxtas24+q57oHERsHC4OkeS5uxeXeVvsNrvTxFjqD6SnSVqnR9nTOV1Q+1jbdaOlcm6lXZdu149uXBYttjE00Y2Hkved9u/dN6aoVVXpq1rS1lp7VkOb4NQafx0WJxlzqkB6vVjhkgjj4ODhdtHK9vE4Fx4tydwCm9N2i10X9JPpI6P9MUNP4LUba2PxokGNfPjqtmzjBJuZBUsSxukgBJJ2Y4bEkjYpE1FK+abkkkkuJO5LjuSfrJP1lZQQEBAQEBAQEBAQEBAQEBAQEBAQEBAQEBAQEBAQEBAQEBAQEBAQEBAQEBAQEBAQEBAQEBAQEBAQEBAQEFOtggICDfj/12D+MILAeYfuWBlAQEBAQEBAQEBAQEBAQEBAQEBAQEBAQEBAQEBAQEBAQEBAQEBAQEBAQEBAQEBAQEBAQEBAQEBAQEBAQEBAQEBAQEBAQU62CAgIN+P/XYP4wgsB5h+5YGUHR43o31XmIsFLR07kbcWe612VJFDu271YE2eWd9iYw0lw84AVqRyrb1ZzC8WYS0bEnmDu382/f3KDLbldzXObYic1v6REgIH7+9UbWua9oc1wc094c07gqDKAgICAgICAgICAgICAgICAgICAgICAgICAgICAgICAgICAgICAgICAgICAgICAgICAgICAgICAgICAgICAgIKdbBAQEG/H/rsH8YQWA8w/csDKD9L9EP0odPaE0No3S2YxuRyFDFUcy+QxQs3p5Sd9nqlmA8YL2mGw+GVp4fJcCATG1ckZVwVa2PpQaKxuh9O08GM/HncLg7tGhYs42HjozTYVlRjWTCYtLRbjEu8ccbQ0tdwukDnOu9G7UCfc+l5o7L6zrZPI4/K2q9PIW5sbYdjomy4xtjDR1nTxtjlY7jF1skxa17XeWZGuEib0XxH5z6YNX0dfdJ+pdR42uytSyVoTRsZU6oHfm2Nc8xcyTgL3Nc8jjcd3Ek7krEzco5BZBAQEBAQEBAQEBAQEBAQEBAQEBAQEBAQEBAQEBAQEBAQEBAQEBAQEBAQEBAQEBAQEBAQEBAQEBAQEBAQEBAQU62CAgIN+P/AF2D+MILAeYfuWBlB4sWo6rmMMJlJYHlxkLfPv3bbLVDV2pH7J/ePySoDtSP2T+8fklQHakfsn94/JKgO1I/ZP7x+SUHakfsn94/JKgO1I/ZP7x+SVAdqR+yf3j8kqA7Uj9k/vH5JUB2pH7J/ePySoDtSP2T+8fklQHakfsn94/JKgO1I/ZP7x+SVAdqR+yf3j8kqA7Uj9k/vH5JUB2pH7J/ePySoDtSP2T+8fklQHakfsn94/JKDtSP2T+8fklQHakfsn94/JKgO1I/ZP7x+SVAdqR+yf3j8kqA7Uj9k/vH5JUB2pH7J/ePySoDtSP2T+8fklQHakfsn94/JKgO1I/ZP7x+SVAdqR+yf3j8kqA7Uj9k/vH5JUB2pH7J/ePySoDtSP2T+8fklQHakfsn94/JKgO1I/ZP7x+SVAdqR+yf3j8kqA7Uj9k/vH5JUB2pH7J/ePySg7Uj9k/vH5JQdqR+yf3j8kqA7Uj9k/vH5JUB2pH7J/ePySg7Uj9k/vH5JUB2pH7J/ePySoDtSP2T+8fklQHakfsn94/JKgO1I/ZP7x+SVAdqR+yf3j8kqA7Uj9k/vH5JUB2pH7J/ePySoDtSP2T+8fklQHakfsn94/JKgO1I/ZP7x+SVAdqR+yf3j8kqA7Uj9k/vH5JUB2pH7J/ePySoDtSP2T+8fklQHakfsn94/JKgba1plrmgQmIsZxg8zi37wNttv2pUD2sggICAgICAgICCnWwQEBBvx/67B/GEFgPMP3LAygiZMb2IR/8AyWf+a2Pv7fouYm5l+hiSrmLkendUYmG9qm5MWl2Ieysy7aLCGbBjqkjHRBwJ4uIbu22W4xupVRau+jNNp7U2enlz1TFaHx1i8+bLW+ZPPSr1sy3GvhlYyMB9oGWKQMbs1zXg7jvAlDrNQfRu0bQzDrQZqfH6Wx9TLZaW9Dk6OVr53G04mujmoXoWCJk8kj42vhex/JbI15324DKHK5Xoa0pe6P8ALa2wcmap412lJ81TxeQtRTzVL1fMVaE8MkzYmCaEssiRjg1jtzsf0d3IjhY4for0dhtRz6qyeo5L4wOmMLJmbdXFvZHauHrEFaGBkj2ubFxS2Yy6Qsdwsa7ZpOyR8jp9WdB1W1p2jrDSFuWHTN/H4263H5yYSXaslq9bomHmRxtZK1k1KV3M4WEsezyeLcJVcRZ5D6HGvMdgNRZV8uPkZh7N+IxQx2ni1DTtOrWbDJhDymND2SFscj2SPbG4hv6Idd2RHyn0U83QzWQx9bVumMtHiclkMVmb1KS0IMXPTqS25ucZIGuLeXBMGuYHBzonNH1EyhZ9A/QLh+kro/oZ27gdU5qa3qd2FszYPJ1acOJqitXl6zMJ4XtdsZn78T427R97h50xi44jUPob6uu4uPKYrK47JYyzZjFOz1a4xk9GXItoQXeaITCA+R7JOSJDKI3cfCWq7sidh/o24nIaGyVTF6iw2q9bXNVM03St1bd2rj6TYoBPalPMrMEnC0P4nvIaI43OYHOIClDkJPo82G6dyOpma30zLpGriO2Ic81t0RW2dadUMEcRr81s3PDW8L2tGz2P4uE7qfF/A6N30PcvHmW4h+v9GDJnORaYdW47+7MrKwvgqE9V28sAgyg8thaQ53m31uil0p9FrVWstE4TUuNyWJkr5O/SoGB7bTerOtWxUiL5jByHubKWh8ccj3sDgSP0g2VIXPo0X6EXaMutdLyaYiqWbNzUcBuvq1XV7cVSSAx9XEz5DNPCGcDCHh/ECA12yhurfRN1lc0fndR1buHyFDHdoPrvxsk9uDJQUml1meCzHEYGs4Wu4BM+N0hY9rRxAA3dmhX6D0/0d3+iXVmps9hNTW8lpoUTP2dn4K0FwWrEkbeFjqchj4GsB73O4jv+is3FTcC2yP0VMlhcvNQyeu9I44Q2aWNkt2H3RAzI22GSCkXdX34+UA98oHKjDgHP4jstTFSKSv8AR71BSycEGYfUqmLDvz92mJXiaKvDlTjp4NwwjniVj9tjw7bHi37k3Z9h3Go/o04fAax1+6DOU87pfFt1XVqDGWpxPQv46vJPBBZMsLOZ5HAS9nEx5a8B3k96vcRb/wBCHpCxeWw2PtT46KW9Ynp2SYbn+hWYar7T4Q3kb23mOOQN6oJQ97HMB8xLdmPcZx30XIcxpjqVTVeCbq7/ALTW8PWfLYtNrZNrMdXtRwQsNfiimDpJGv54j4HERu2IO0ocxjvoz6nzlLHMxGUweU1FaixVmbTUNmRl2lBkXRNpTSufGIeFxnrl4bI4xCdhcP0uFUi0w30aat7GZzLSdIWBvYGrgcpksflsPHalitW6JiE1Z7JIGvYGieJxfw7ObLG5m/lBt3RNy/0UMjJlbUVDO4PDufNJTx2Iyl6exbu2IcVVyEzGSR1WxgFlkbOfwAO2Zue55bo4/UPQNk9OaJuahn1FgrFnH18XZyOBgdYN6kzIN46vGTEInEsLXODJCWcQae/fbPwOw0/0S6Nq6Rrzaio5a7ka2hp9eXHYzJNqvlbLdhrVKbS+KVjGtiJmc/gLnOmDdw1nfqIErGfRCyXSFmKtjQmScdMZSjjLmPnzdaxLZZLdMzYqk3VIJAC19acOsFrIgxrHO4C8NUjGfcVGnvos5x9fQmRzWRxcEGpM1UxrcP1meGy4SXzTkjbZ6u+uJmPa/jia58sbdpDG4AgKkVlL6N2XyGGF2PUen6+QkoxZdmAmlsOutoTZCOjBM5zYOVu58rHcHGHhhDi0cQarQt4/oiamuZ1mPxmosBna0UmUhv5HFR3p46MuPkhjsxmLq4mmdxWa4ZyWPD+b3EBriJUi70R9EazQ6SKmF6QcxjMbVfkbmPgx8NizHbyxgoNtufWIgPLaGz1j+e5ZJeWbBzXAWMeNSOQ6G+iXGdIPRVqXJtczJazsZfEaawGJfZmrMFq6JXCZzmxljieUQ1r3tjaGSl535YdMYuLHqt9G2xdhsZOtr/SFnScFC5em1NC+66pGas9aGxCY+r84yB1uu5u0fC9srSHd5Au6LfoO6DMX0h9HVrP2dO6p1PdZqWHCvr6cydakKdZ9bmusSGeF7Ts7u8pzG7edw86YxcTIstXfRUo/9ldFWtD6hdqS/l9S3MBctOLeqmDtC1Wo34g0eTC9tKdz93OALQQQCE3bgWnS99FnS2nNGdIea0Vlsxlp9P5ioMbXuujc7IYqShUnllDWxtPNa+7C/u7uXv3EglN2eI16k+jpojQ/SRpXRlgas1lqLMYmkxuIwM9euJsoblqtkCLL4niKCuarw0FjuIhznPaxrkmKHzrpK6PdM43RPb+k7rsjTxeqMhpW1f5hdHk2MBno32NO/LMsJe1zGnh/Msc39Nyz+A+VoggICAgICAgICAgICAgICCbiv9ZY/wCCf+pqfAlrAICAgICAgICAgp1sEBAQb8f+uwfxhBYDzD9ywMoIeU7p4v8Ags/81sd/F9IrWsGmslgIrNGPGZDHYjF2Ym0xu+HHbdW8ri3DiGhshH+sb3EAK3McFXma+khlbGhnU8fduQ6ly2tZdd5ewasMdOvdDiYWVWcTy9heRK8SADiZG0NcGlznwIA+kvqipYonE4nTGBx8Nq3ctYnGYcMpZKS1Aa9gWYnvcHsfCXM5bSxjQ4loadiFyJl/6S9yeOhBT0ZpqjjotOu01awboZpsVNX68LofFAZA+GQytjc93Nfxubxd3mCxxun+lLIaV1jlM9icVhKcGUry0ruBFEvxc9WQN467oXPLuAujY8bP4mvaHNcCBtB2+R+lHlZ70L6WlNOVMX2PQxUun7Nd9rGNdTnkmgnrxFzXwkPkc4sMkgc6SYu4hIWi2KXP/SI1PqmjehzFHA5K1Pct3K+QsY4mxR6za61PHAQ8NawzF7m8TXuZzH8Dm8RTekSoenWwNI9LnOmuHVPSRfY7JR1oI4cdDB1h1maRh4zJzXve+EMDQ1sT37ucSAF8JHz+xqy9a0TV0nK2s/EVspNmGB0IMvPlgihfu4nvbwQs2bt3Hc796n3Dr8R096hxOJ0zU7Pwd23px1UYzLXaBkuQQ17QtQ1+PmBpYJQe/g5nA5zOMNOyXPsIOm+mzVekuquxVqpWkrahk1Mx5qNk3tyRcqRrg7cOhcwlpjI2IcQT3oN+p+nDP6l01kdNto4bDact4+HGMxWKpOihqwx2+ufmeKRzg985LnvcXFw2b3BrQHxQnS/SN1jNqh2oHHGdfdqytrM7Uto+0IGlsfk8X+q2cd2b9/ilyLDDfSl1jg8LiKFelp51jGRY6vDk5cYXW3wULjbdSFz+Zw8DJGAENaC9vc4uIDhbkVOI6ftSYzEdjz0sJl8HILzLWMyVAyQW22rENmRsnDI13kzV4XxljmuYWkbkOO8ufYa8j075/M6dv4fI4vTlyGeW5JUldiGRuxYtEGeOoyNzY42EgFrXMfy3EuZwuJJtzVDksfq3IYzSOpNNQGEYzUAqi7xRcUn+jyOkj4Hb+T5Tzv3HcbeZZ+4d9V+kvq1mos1l71LT+adlLtPKOpZTF86rXu1YuVXswx8YLXtZuCCXMfvs9rgABqxqi+kfq3/s1YxVmDDZG5PVmoSZ27QMmSdWlvG++IzB4bsbLnv34OLyy3fh2AlyJGpvpNas1NLkHGhp7FsyIyz70WLxhhZanyMPJtWXgyO/OmPZrCNms7yG7ucSuRGzf0hM3qXNw5jL6d0lk8i90r8jPaw3G7LPkhET5LG8nkuIHEHQckiQmQbP71d6RKvfSh1xkNTY7OzOxRuY/LjM1mdSJjZKKUFJjCC8udG2CtE0Bzi4kFznOJKnERKf0jtZYvFY2DGnFYvKUmY2F2fqY5jcjahx7mOpQzyElj2RGKHzMaX8mIPLgwK3I9T/AEidQuk5NXDaaxmEOOyWNdgKGMMVBzbwb1qUtEnGJXGOEhweAzkRtaA1vClj1N9JXWtjN4nLSuxT7mNuz5CHeh5DpZcfXoScbePymmCrF3bjZ3E7fv2C5uxfax6esLnehY6Xr42zY1PkIcLWyWWtUK8DuXjo3MjBnjkLrJI5bWl0URaxg4zK/Z6XwoVOP6eX4nT+AEOJqZHMVNPzaPyVfM1us0b+K6y21Wds2Rj2TMfvGdjtwRxkHcuCRNCPD9JHVb8llrGSp4HN0cgaJbhr+MHZ9PqbHx0xXhiezltijkkZwblrw93MD9yUuYDSv0kdVaLwlHH4ejp+lJXtULU16HFBk93qdvrdZlgNeI38Mobu/gErmtDDIWjZLkdXjPpJ43E9FDsczFyXdcOx9fExZCzja7Y60EOTjvsAsNl5ksYMTGNhdEHDc7zOa1jBYnh9446h9IjVlJ1tj4sTcpXrmWt3qFmkTBc7RNd1mOThe1wZxVYHs4HNcxzAQ5S5gTdO/SZ1PpmeWWnhtKksvWchjmy4fduJlsQNrz9VAkHA18cce4fx+UwPBDyXFcjjtG9JuodAYkUMDbjolmYx2eitckPnit0mzCu9rj3bDnv4mkEO7vDvkcB0Gc6fdQ5fEZDDVsbgMDgruOtY5+Kw2N5Fdgs2YLFiZgL3OEr31a44ty1rI2sa1rQALcjkXaxyD9CP0e9tZ+GflhmiHQAy9YEBgHl7/ocB/R28/fv9SzXwOq050/ax0nptuCxVqnVojT97TPdVBkNO1ZfYlPET/rQ+R/BIACwOIG+61ci+xn0s+kDDahxmapS4iC7jrzchBtjQ6PmDHRY7hcwuIcw14WbtP+35W/1Jc+4q9O/SH1JgaYrS47BZhnYR046TKUpJJn03Wp7UrTIyVj+KWSxIJHAjjbs092/FOIrdYdI1DM6CxWnMTiWYljspaz+UZXj5VYW5GNgigrs4nuEEUMe4L3FxfPJ5g1u74HBIggICAgICAgICAgICAgICCbiv9ZY/4J/6mp8CWsAgICAgICAgICCnWwQEBBvx/wCuwfxhBYDzD9ywMoD2xS8JkgZI4NDQ4ucO4ebzFaseeRW9lZ77/wASWHIreys99/4ksORW9lZ77/xJYcit7Kz33/iSw5Fb2Vnvv/ElhyK3srPff+JLDkVvZWe+/wDElhyK3srPff8AiSw5Fb2Vnvv/ABJYcit7Kz33/iSw5Fb2Vnvv/ElhyK3srPff+JLDkVvZWe+/8SWHIreys99/4ksORW9lZ77/AMSWHIreys99/wCJLDkVvZWe+/8AElhyK3srPff+JLDkVvZWe+/8SWHIreys99/4ksORW9lZ77/xJYcit7Kz33/iSw5Fb2Vnvv8AxJYcit7Kz33/AIksORW9lZ77/wASWHIreys99/4ksORW9lZ77/xJYcit7Kz33/iSw5Fb2Vnvv/ElhyK3srPff+JLDkVvZWe+/wDElhyK3srPff8AiSw5Fb2Vnvv/ABJYcit7Kz33/iSw5Fb2Vnvv/ElhyK3srPff+JLDkVvZWe+/8SWHIreys99/4ksORW9lZ77/AMSWHIreys99/wCJLDkVvZWe+/8AElhyK3srPff+JLDkVvZWe+/8SWHIreys99/4ksORW9lZ77/xJYcit7Kz33/iSw5Fb2Vnvv8AxJYcit7Kz33/AIksORW9lZ77/wASWHIreys99/4ksORW9lZ77/xJYcit7Kz33/iSw5Fb2Vnvv/ElhyK3srPff+JLDkVvZWe+/wDElj0xsUQfyoWxlw4SQ5x7twfrJ8ApYKAgICAgICAgICCnWwQEBBvx/wCuwfxhBYDzD9ywMoMbjxQNwCBuNz5hv50AEHfYg7dx2PmVGUBQEBAQEBAQEBAQEBAQEBAQEBAQEBAQEBAQEBAQEBAQEBAQEBAQEBAQEBAQEBAQEBAQEBAQEBAQEBAQEBAQEBBTrYICAg34/wDXYP4wgsB5h+5YGUH6NwVXRcvQz0T4DJ3cZp2/qyzcqZDKnTNC3KyE5dsDrEt+WQTVHRQlxbwscCGjcgEkcvCohXbUegfQ2NfksBkI7Gj488cFFkKmbyNW7ewjHagdX5sdkMaGieBrZO9oDQ7cl0ZaUqIsWkH0c9C6vtYOlncXldI2cVpei2XTVPIw2MlX52UybZ7c8scP590LY4f02sAbIzmOa0NJu7Ej8ydLemtN6TsaVx+AjuvsT6dx2UyV61ebOyzYtVo5iIo2sbyGs3cOAued3d5HD38cxQ4NZQQEBAQEBAQEBAQEBAQEBAQEBAQEBAQEBAQEBAQEBAQEBAQEBAQEBAQEBAQEBAQEBAQEBAQEBAQEBAQEBAQEFOtggICDfj/12D+MILAeYfuWBlB5LYYiS+SGJ8gDiHA7uHmG+wPgtUNbY6LG8LZKjW9/cGEDv7j/ALPglDz1fHcHBxU+Dffh5R238duFKVta6qwbNswNG+/khw//ANVaRnm1/a4f6vwqUHNr+1w/1fhSg5tf2uH+r8KUHNr+1w/1fhSg5tf2uH+r8KUHNr+1w/1fhSg5tf2uH+r8KUHNr+1w/wBX4UoObX9rh/q/ClBza/tcP9X4UoObX9rh/q/ClBza/tcP9X4UoObX9rh/q/ClBza/tcP9X4UoObX9rh/q/ClBza/tcP8AV+FKDm1/a4f6vwpQc2v7XD/V+FKDm1/a4f6vwpQc2v7XD/V+FKDm1/a4f6vwpQc2v7XD/V+FKDm1/a4f6vwpQc2v7XD/AFfhSg5tf2uH+r8KUHNr+1w/1fhSg5tf2uH+r8KUHNr+1w/1fhSg5tf2uH+r8KUHNr+1w/1fhSg5tf2uH+r8KUHNr+1w/wBX4UoObX9rh/q/ClBza/tcP9X4UoObX9rh/q/ClBza/tcP9X4UoObX9rh/q/ClBza/tcP9X4UoObX9rh/q/ClBza/tcP8AV+FKDm1/a4f6vwpQc2v7XD/V+FKDm1/a4f6vwpQc2v7XD/V+FKDm1/a4f6vwpQc2v7XD/V+FKDm1/a4f6vwpQc2v7XD/AFfhSg5tf2uH+r8KUHNr+1w/1fhSg5tf2uH+r8KUHNr+1w/1fhSh6YY5A7lzRylo4iG777b7b94HiEoFkEBAQEBAQEBAQU62CAgIN+P/AF2D+MILAeYfuWBlBDynfPF/wWf+a2O3k6EMtX0pHl7Gc07VyMuG/wC0UOm7GQMeTlx36Qna0s5W5j/Oth5vNdH5QYRtvaVz46NNYluEcNI58tzkTpsURipyMhG1vG59fyPzoDPKJbv5Pf5u9TiNsPRTrixqO9p6LReo5c/Rh6zbxTMRYdarxbAiSSIM4mtIc3ZxGx4htvulSMYfos1tqCri7WL0ZqLJVcq5zMfPTxNiWO45rXOcIXNYRJwhjyeHfYNO+2ytSjGW6Pcpg9GQ6iyA6mH5y1p+TG2IZIrUFivBDNIZGuA4RtMG7HygWu3HmUVzKIICAgICAgICAgICAgICAgICAgICAgICAgICAgICAgICAgICAgICAgICAgICAgICDBIA3JAHiUD6yPrH1IJ2K/1lj/gn/qanwJawCAgICAgICAgIKdbBAQEG/H/rsH8YQWA8w/csDKCHlQDNGD3gwMB+9bH2p/TdozJaTuTZTB3rmp7Oj49LTUJ8ZQs0JJ69R1SnfjtS7z1nRsLJHRxM3dJGPL4SA22rts/9MPDZTPjM1KWXoOuutXLuOqY+nXFW0/C2sfEY7bJObOGvs7hzhFwxDbhe4NI1vcRXaG+lPp7CYPE4m9j8rWNHGaejGTix1TIyst4x9sjginlY3gc20CyQu4o3RDdjgdlImooc7S6f8Bk8tjJc/UzPVodIXcE58UEFlkF6fJ2Lpsik6WOCxEWyhhikLW8ez+A8tgS4sQ/pDdO+F6XorseKx+TqGbVFjOh+REIJikx1KqGkRuI4+Oq9x2HDs5u3fuBJm/YfElEEBAQEBAQEBAQEBAQEBAQEBAQEBAQEBAQEBAQEBAQEBAQEBAQEBAQEBAQEBAQEBBJxWSmw+Sq36whdYrSNlYLELZoyR9T2OBa5p8xB7iCgsdT6igz0tVlLC0MBj6rHNhpUQ52znHie58r93yEkd3ESGtDWjuBJKhYr/WWP+Cf+pqfCJawCAgICAgICAgIKdbBAQEG/H/rsH8YQWA8w/csDKDxZqNtuY/ntjIY1ha5jj5t/Bailaeym+1x/CercB2U32uP4T0uA7Kb7XH8J6XAdlN9rj+E9LgOym+1x/CelwHZTfa4/hPS4DspvtcfwnpcB2U32uP4T0uA7Kb7XH8J6XAdlN9rj+E9LgOym+1x/CelwHZTfa4/hPS4DspvtcfwnpcB2U32uP4T0uA7Kb7XH8J6XAdlN9rj+E9LgOym+1x/CelwHZTfa4/hPS4DspvtcfwnpcB2U32uP4T0uA7Kb7XH8J6XAdlN9rj+E9LgOym+1x/CelwHZTfa4/hPS4DspvtcfwnpcB2U32uP4T0uA7Kb7XH8J6XAdlN9rj+E9LgOym+1x/CelwHZTfa4/hPS4DspvtcfwnpcB2U32uP4T0uA7Kb7XH8J6XAdlN9rj+E9LgOym+1x/CelwHZTfa4/hPS4DspvtcfwnpcB2U32uP4T0uA7Kb7XH8J6XAdlN9rj+E9LgOym+1x/CelwHZTfa4/hPS4DspvtcfwnpcB2U32uP4T0uA7Kb7XH8J6XAdlN9rj+E9LgOym+1x/CelwHZTfa4/hPS4DspvtcfwnpcB2U32uP4T0uA7Kb7XH8J6XAdlN9rj+E9LgOym+1x/CelwHZTfa4/hPS4DspvtcfwnpcDbWqtqGU89shczgAawj6wd+/9ynAbFlBAQEBAQEBAQEFOtggICDfj/wBdg/jCCwHmH7lgZQEBAQEBAQEBAQEBAQEBAQEBAQEBAQEBAQEBAQEBAQEBAQEBAQEBAQEBAQEBAQEBAQEBAQEBAQEBAQEBAQEBAQEBAQEFOtggICDfj/12D+MILAeYfuWBlUfWNPdCNLM4bRl6TNWYDn9Najz8rG12HkOxnWuCJpJ8psnVhuT3jiO3mWt3hCp+W+i1qbTHa7MpbxmQmp0ci5sWAyDbBjvVOqF1aYPY3YltyE7M3J4gAQQ4JuzxFdq/6NOrNHUMrds5DTuQr4uG3LcdjMm6fkuq26tSxCd4m7yMmuQjYdxHEQ4gDebvyNuqfos9IGj9Jai1JkadHs3A27FW3yLL3vLILnU5bEf5sMdEJ/JG7g8gF4ZwglXdmrHQdGv0WZtb5/QJvZiHC6azsGHfcu3LcTJnTXpLIZXptDHB8hZVkeGybbcPlHymg2MboU2P+iX0hXtP4HNOhxVLH5eLrDZb118IqRGpPcjksOMXC0PgryPHA55aeFrwwuATcn3Fzgvom3rDaz8lqXGTyTZmtjI6WEm50lqCxjHZCC1DNI1rOF8QaQ14B24t9nANKMfvG+/9FcZHGYGnpHJS6h1Jdx2nrE56zFHTE+UbPK1oa6NsjGMih4uIl5I3c4N3DVdzl9w4/W/0cNV9HeAy+Zz1vCU6VCWpFEHXJWzZA2YRNF1aJ8LXu/N8TnCQRlvLeCAQN8TjMe43Z7oYx+F6I8lqZ2TtjOYvA4fOWqhYw139p2nNghadg5vLrhkjnbnifIW7NDN3WuA7zUH0VNNaRv6oky2rM2/EYBuflnko46u6zIzHWMfEzha94bu/rznEEjbljbzlXdr3HCdJnQnS0Lp7NW6OXnys+HyGMEs8kIijuY7J0jax9hkfe6KQcuRksZc4buYWnYHfMx7j5MsoICAgICAgICAgICAgICAgICAgICAgICAgICAgICAgICAgICAgICAgICAgICAgICAgICAgICAgp1sEBAQb8f8ArsH8YQWA8w/csDKDssV03aoweiZtH1cpRZi3QW6cbpaFeS7VgtfrUEFhzTLFHLueJrT38TttuJ2+rkT8r0/67zT82+zmIePMzXbFx8NGGNzpLcdaOdzCG+QS2nX24duEsJGxcd0TPurqM59K/V2boY4uqYZuXb2ozK2JMPTfUyrLk1Wd3NqcoRmRstRshkO5c/Y93DsbvcByuqunvWus8HkcXnslSyFW9csXZJpsZXE8bp7PWZmRTcPFFG6cl5jaQNyQNgSDN6ZikTdK/SQ1/o1uLZjcjjnR4uvRr0Y72Hq2m1upumNaVgkYdpmdYnbzf0i2Qgk92yMpVFZ0/a4bjsTTORpSdl0n46vakxdd1o1nVZqgikmLeN7WwWJWMBPk7tPeWtIb0+yNmK+kVrzEcsVsrTLq76EkRlx0EhhfTpmlXc3dvknqx5bvTGxPf3pdK04bp+15p+WrNjc4ynNWZiI4pY6UPE1uNifFSHe07hscj2uB35gcePdIymBWaq6V9Q6txM2MyMuOgxb70WS6nQx0FSKOaOua7C0RtGzRGSCO/cniO570mZngi8q9PeZxlHEQ0K9Azw4SHT2UgylODI0crWrTcyk6SrMwtEkLeFvFud+Ww927w5as1fpHa/gs27FjKUcq+4ci623L4itcjsm9NBNb5rHsLXh0laEgEbN4NmgAlN6RXao6XMrq3TWXp5R0lzNZ/NR5jM5id7QbXV4TDUrxRta1sUcIllOze7yowA1rACtHBunia3d0rGjxLgAoPe3cD9RG4PiPEeKgwSANydggygxvsgygxuO/v8yDKAgxv37fWgygIMbgoMoCAgxxDx+vZBlAQYLgNtyBudhuUGUGD3IMoMBzXAEOBB8xB7igygwXNb53AfvKAO8IMoCAgICAgICAgICAgICAgICAgICAgICAgICAgIKdbBAQEG/H/rsH8YQWA8w/csDKDv8ATetL9To8sY7tgQhmZoQRV3GMObUc2wZwNxxcvi4C47+fh7x3LUTwV182N0FqPVuSyFiOiyWWxki2hDkfzVtzcgwNlLpLEYa50D5HgCVjXcPE1p4eE6ipHJ6I0xprO53IwT2K0dKvnKfLdkMnHXJxhmnbYPHxta8hog3LST37t7iVIiOIt8JU0fEajoRToXKtam83GZR/HYfPjLbrDXBzy0cEzIW7NA4S/hP6QCVA3WtDaWlwTJKUOOjjl5tTG5AZkk25OynzQmxxScEMhstA4XBg38gggbm1wmxryuldCUNPagfDLBbyNdj2NNbJxv6vIKdd0Toy6dvMa+d04dwsm324RwcIJVFI1aGpYC3jtNy2X467lKsbZG08lleqwxN7UfzZCeNmz2Qhj2sJ7w5z9ncOyzHsq5dgOjzIWqVu3NDbddyr5blrtJkI4nWrJlicOeHNZyxEWlsQ23DuY4P4RrgImlG6UeMVLHVxGNfNbwF61KL7hLSDxYbabG6SUlrWvbDxNPEW83d3cGlqKoesZkNNajxenMVmshXx2Ir0MFDJDXvOY1pfJM+yC1zyGu4uDjcNi3j4nHuBEjiOe1xj9KYrBWzi6FYZaW3Wgc03+Yag6sZJXRMjsSt4XPDR5b5C3ic3ffbaSidkKYzGkxgKlijC9+HwdzGsuWYq7JG7zm65kkhDeLnyOLxvueA+fg2Fr4V0mR1BUtyajn0vlMVBkp+2Dj5jYrVweLK1XRkGXZrQ6Fshbvtuzi27t1eHEcf0kWqF7Tualx5rS1K+oI2Y2Sm3hgfI+jxXxCO7aIzNieAABu9pAHF35kdNg4tJaR1DispROLa6B05x1vtV0r7UYxkr+sTtEg5ErbIYxoHB3yFoaXMa5WOE2OU6OcBp/P6aztzPT0xf/P8ALdYyHJnid1WSSNwD5WcXFNwt34ZnOO7SG78RRVSjboeHDVuj7K5AnHdqz4vL1rM9rIcuxXcYGCtHDAXjjEnFJueB53BALeHYo9ldZPonQMGocfCzsqxE5luJzI820wP4Ja/JsEG0HODo3zHbmROIHHyt2GN1qB50/a0mzNaREs+LZNhBjXw5NuSdsWjMTMkidxENLBA/mcRYHgbOOw7k4CsxeltIS2qQt1cLFeeyl2njRqAirSgdPYFieGbmnjlbCys7g438JkJ4Hb8LVQPeE0loMYDAW7s+PsvdNE+Z3ahifZjdDbc9kredxxlro64O0cfC52wdIHbpUIrMg3CVuiXJTY2HF158lXxUzuXkS+0+wJ5XWIDA+QuYyLdoB4d+HYlz+Luz8K2UNM6XnmwcYiw5pywMkZdmzhE12TqL5JYpoOY0RkWAGN3fANwGlzg7jFgSNQ4DQlB2Up02UZnSx5SavcZlnSOrGKlWmrRs4ZXMcHTPmj8rjLti0Elu6vAR6VXT2V6LsMMrNj4OpVboNxl/a9XmdkGmONtYP8tro3SO3LD3DcOHDsZHGKGdS4DQtLpK0xSq8qHATXHR5CQZBskLq3PLYpeNk8rmbx97nFzd9uIMYCQnCxuweitL1se2rlXYh+XZhoZbMsmdYYYLPHc5hPKmHfwsrDePm8B2BidzOIWIgbbWldBmjjmUBWvW5cdJJW65lGQQ5CfqbHCOfaxxxnnGQfowDcCPv7nGVA03dTU8P0t66ytOWg4tw9oY+eK24sZOKcTGiCVjwXO34mAgknv2O/el8ZG25gNCYvnTiDGXK9avbkx0YzMjzlImUw+KSwGSB0Uhn8kMbwF3E5vD5HEbFDmdI6cwmW05PduS0o7FWe+bDJ8g2B/KGPL6vAxzwX72QQOEEk7B3ce+YxCOlyeP0TXZn+z5KuMbBHkaDX1ck+Z1mEQVHxy7Pe7icXvnADNmu4eHYlu6cJVJ1LoDTbqk/UKuJoT2HZBmMljzofBZjguUhG8yySlgkNaWdxaS3fffhBACtcBOxuF6P8Lk6N6jZgdLX1E0st9oR8NZrMq1sbCHzgvi6qA/iETt+LjMgDS1KhHAa7xWCo6Lw2Tx0RGSzYkmMfNe4V2wccM2252cJp95Gnv2DS0bDcLPAd7lqulIBrKzWu46SG7FfrWco/KCS1GTchEccMPHtI0wNMgeGOJPF5Q4eE6GnK4Do4xudlEVOlZriatCyOXMfmnwvv8ALM7TFZe7i6vu4lzmjuD+W0btU4K14oaXrwYclmHirRNqQSAW/wBbdHnXNebDeZu4ivy5N9gC12/exoDUii1w7DZzS+Q1dIHS53IZWbG8JsTSNMkczpX2Wl7ncTXV3V4g3ctB3IA7knmiLrDTmnMd0e4W7j5aL8w+SqJnVL4ldMySs98pdGZXOBZK0MJ5cXCSWgPGzkmIofP1gEBAQEBAQEBAQEBAQEBAQEBAQEBAQEBAQEBBTrYICAg34/8AXYP4wgsB5h+5YGUHW4bo9mv6XyGas3KtZraD7lKqbDRNOG24qxe5pGzYuN7xxFwO7N9uEErUQJr+hTUbMjLTkONjbHUbdNiSy5kJjMzod93MDhtI0guLQwDZxcGkOLdkTaHQ72hktPhuTrux2QrVJLDxOzn05bFKSwzjbtsIy6J4Dtz5I3O243tKp63RPnbTmNifjJBOIepSC4AzIPliMrGVyW7vcWtPc4N2OzT5RAMpG2j0YahvYXGzstUI8Pkg+4JJrxZXiLKrp3PlPDw8Qha7vbx7bOYSHDhSpETO6Bl07oi5m7luq69DYqRtoV5hI6OOevNM10o2BY4tjjIAJ7nni2I2CuCrvP8AQpk62opqOHnrZSmx7mvnMu8lbgrNsO57GNJaeAkgMDiduEbu3Cu7yRCyvQ9msRWPNlpSZRklyObFxyOM7BXELnFpLdn7tnY4NHfwkHz7gN1W+DoK1bYzM+L6pUbbgmkhf/pHG0ObO2BpBY1xLXyO2Y7bhIa5xLWtJU3ZGmp0K6rs06Vo069aO04N/wBKn5XJBbM5rpHFvC1pFeXzOcRsOINDmkt1FUzQGR7fOIFjHNeMecqLfWtqpqcnn80P4d9uXuduHfcEbbqULLNdGOosdSMdi3jr1ajHPKYq2QEza7RXNw922w5kTTI3b9I9x2duFakbj0Tyx4Ge1bydWjerw3bckM5L43xQ1KllgYWtJ43NtjffubsPP3q0rOZ6L83VbLGbsElOjJY5FKxdb1rlxujNp8cQ3b5PMDjs7dwaT38J2VKPGqOiHMYKDUGTgiE+Ext2zA2eQ7SyQxWzV5xAbw7cwBpHFxb7kN4RupQ8Ho4idpttps2SnyvZ9bJPZDjTJRhZYftDFJM1xcx7m+XxFoYP0d9+9KVpyHRRmqFXO2OsYiyzCSPiuPrXDK2Iscxsh3DNtmOe3fvBOzi0PDSU3eCJ2qeiObHZDVLMLYhyWP08XR2pJZhzZHRMa6Z7WNZs1o4u5ryCdnBpeWlXdkR5+h7O181Fi3WcRJYfJZgc+G8ZWRy13MbNE7hYXF45sZ2a13c4nfZrtpuyIOF6Osnl8plsOyJkWWoXa+P5L5WNiE8lkwbOeT5g4fpN3H1nuSIuaG9nRVmZa9y1HYxMtKCpDd66y8OTLHIJeDhdw93fBK0l4a0OaAXbubu3ZEj8kOVt3p62Lu4zKyRY6tkDyZXsLhNXM4YAWb7hoPlO4Wndo3DnBqu6Jc3RG+7DQbiLXWLFoCWQXNmMZEMdUtvd5DXPcQbLmhrWuJDQdvOU3RxElSvjMtNWycrurVpXssS410c5IbuCYncQY/vHcd9iFn2H0Sz0PY+3lc1isLmJX5PHWaFRrswIqsM8tri4WMc0vO/cwDfbvJJ7hutVCuTy/Rzn8Do+PUluk2LHPDHEcR42CTmCMuHDw7OMT/M4kd3EBxN3kxMRaOixnRFBf1ZewpykkbK1vD1xMKzSXdd4N3bcXdwcXd47d+yte6qy9oPHxab63WydiTKxYSpnbVSeqxsLoJnMYRHIHklzDIzcOaNwTsRtsZu+9I26R6KchqFuAvTyQx4XI34KUs1aTjmg5r3sa4tLeHfeNw4eIkeTxABw3RHyNMvRhenigmx8teSOejVsRR252xTWp30WW5YYG7eWWNf9ZG+7BuXOASh5tdEuo6tV1qSvUNVpmDbHWm8t/LbC7driB5L+sRhjjsHHiHdwlN2RvpdF1qt0lYfSOXtV4ZrtjkyS0ZQ8w97wQQ9rS0hzD+kNi0hwJaQSrjQ81Oi/UmVj6jWsUb8MFRuSrxwXXSRTMmY55dCOHuJ5Dg4uDBxMa0u3LQVSrUzouyzIrj52wfm43Gu6GdjmzkGoQ8b7bxEXIvKHfudtu52ykT7/AEWans5COC7k8ZZjrwtrMvTZUvrxcFg1W1g8t3BEu7Q0DhA3dvw7lKVQ4zQmQyVvJwGfG0ezrQozT5C42CHrBfI1sTXuGxLjFJsTs0BpJICRF2idS6Kc5e6q2J2NbLK1j5oZLrWvpCSu+xGbA2/Nh8UT3Agu8wB2JATdkeLnRdmaWKyuTfLizRoRRSmw24Cyw2SATxmM8P8AtRuBHHwbnyBu7yVasXGT6Ls6ZWV7OUghw9LKPw1U5K7uYTz2Mk4GNDmDy5Q4saQ53e4NIBcJQjs6EtS2esy0oqtysy++lHYbI5gmDbTapmG7dgzmva08RDv0iGuDSU3ZoRLvRlcx2EyeTsZbEuiqV4bMIq2HTC219l9dwjcGgAtkje07+cju7iHJQ8VNCR2uqf6e9vP04/PE8oENcJXs5Xn82zd+Lz9/mSh0mr+heHTXazm38jF1GHJSMgydFkM1gVXRtE0Ya928EheQHnYgsI2PftaHFu0VkWaRGpXvqMxrpXQxtfPtNIWvDHcLdtiQ4jyeLj23cGloJWa4WKJQEBAQEBAQEBAQEBAQEBAQEBAQEBAQEFOtggICDfj/ANdg/jCCwHmH7lgZVHXY3WGp8HpCKSvFBFiI5TSgyktKN0kZE7LRgZM7v4RKxshbsQCSCdnbGxM0N7OmXULMzWyUfZEdys0mvwY2MCJxmdPzG/7QdzHvdvv38RDg5vcm9Kq/H9J2dxlllmG3UMkIqM3lqxvbtWhlhiDmnuPkTSBwP6W4J8wS0SI+lfUEUjuXLQjDWx9VibRj4aPLiMTH1h/7JwY4ji79zs47uAIWPFjpVztvFx0Xz0ORyTXMjKcYkmb1R1Ty3/7REB4B4bA7b7krEbJavzOqsBNh5o61mtCyKe1LWptFh7a8ToY3zSt7yGRvLdzt3Eb9/eparCz0xaitziw+fHNG7+sNipRsZbL4RA7ngfpnltDR3jbzjZx3VsasT0kaiq5XHT459SK/BkZbdJ0FNgcyaeNsL42DzcDgGeR3+UAfPvutGI+krUeNtdXszwTvqUoMS+pfrNkaIq0jnRB7e7d7H8XlHvPeDuCQlyEXSDqKrh8fc/0U1KRdSgyL6bC7bkyDk8zzENjmeQAAQC3vIa0BciBfzuaxORliugVL0GJGDkimha10dU1+UGuH1OMTh5Xn791FSoek3ORWXymenMZ3NdJDNVY+OZrahp8Lm/WwwOLSPrJ4t9+9W0SG9Ieo9Q3J4421Lj5oLgfVgpM4DC+pFFPsxvma2GrGRt+jy+Lx3XYkZDpdymTwraojqC+91vreR5EZle2d0ZcyM7fmgWxhrgP0gT5tzvLVV5npHy+ocfZrZCalZjsWJpucazBIwyzunkZG8fotMrnO4QNxxEAgEg2/hCHpFy9HDx0A+iGxVhSjty1IzZbWEgl5HNPeY+Ib7ecDdoIHclyqZlekHUtalmMNkm1YuumzLZbZpME0bbhZNKGO/wDZteRG8bebYbHbuUuY4DzL0sZ+xBlYJZ6EwyktueZ0lOMva6yxrJ+Uf9gPDGebzcI22797aNlLpN1LLPlbMZq3WSut3LzH0mSxbWJYHSueB5m8yGAjzAEAd4cQUTPwIFLpGzOPzuSzcFqs29fuxX7EhgYWOnjmMzSG+Zo4yTwjuPm8ygmaX15qShJQp4hlexaZBFjKR6gyWZgc6VsbWO8/E4zyN2JIduNwS0bW5GcZ0tZ/DRRxQPxvDFHXrtM1GN5DoIX1o37k/wCsEL3Rl31gDu3G6XI8Y3XOorU9GvBBWyTo3NigrOx7ZQ9wrRQNbsO/i5VaMgtIcCwuB7ypEyKnP38nqxt3NZCBsolmc63firNiEktgySgvcNgS4B/D/wDC3YdwVE1vSLmmZS3lRarizZuUsjLJyGcBlqneBwHmAH1jzO+tLHvJZzP6l0oXWq0drE0ZIqz8iKrQ5p8t0ULpd+8APds0Dfh4dyQGp7wN8HSrqCKSnJDPSbaqz1Z3WWU4+dYfWG1fnv8APIGDzA7b7AncgFLEe/rPOTaTq05m1a+JlhjxwuQ0445LUdUsLYXzfpPDCYyW93fwE77BLkT9P9JGqODDYTFirZs1pKsdJjKLJLLzDK+SBnF53Br5H7D6+I7792yJn4Vox3SHqSrhuswOrPowcinDcfTjf1STqvIZynn9CV0EWxPfvy+LbiaCFiPJ0l6gmxHZL8ix1FlWjT5LoYzwxVHufXB3B8xcd9/0hsDuApaM2ekvM2tQYbM86lDbxLS2gyvWYyGJpdI87R94ILpHnbzDfYAAABap2L6SdU6Rp42swVY4GVK76PXKLJNomsmZFKwnzksmmbxHfcHxAKsTMIjYnV2qcocfToOfkHUMdDiK8UdYSGOv1qN8bTt9ZmETQ4958lvm2TiLvBdJWT0xkmSalxz7tOYPuR0zFDE2Vz7nWDIQ9jgRzWPAI2Le/bcbgo4e6uZpa+v0L2WtRMx0rMpbN6Stdqx2oRMHyPZIxsm44mc14BO/c47gqWixx+v9UT8mtTbBJZhrl0skdBnPsRRVJYg+d228gjrvk4SfMDxd5AKtyqFV6ScxWx09OKajwT49uNE3VI+c2sK4r8LZPPsYgAd9xv5QAd3paN83SxnpIcnvZoxPyU5tWLMVONkrzzmT7cQ87RJGxwBBI2IBAJBXIl5DpH1RjcpJXuQUqmQpZB1xsUuPYJKcxnFhzGAnyGGUcXD3/pOAIDiCv4FIdc5F2Fkxj5qstCSqafBJC07N606yC131PEr3EO+oHh8yDdX19lq2FZi430+WyuaTLJqMNptYy810Al8/L49zt5+8jfYkKRMiVF0nZ5r7rpXUbbbk1yeaK3SZIwm0Wmw0D6mOcxruEdwcNx3k725EeTXmTdgshh4ocbSoXj+fZToMhcWcxsojDh/sh7Q4b7kd4BAJCRPChzqyCAgICAgICAgICAgICAgICAgICAgICCnWwQEBBvx/67B/GEFgPMP3LAyg+i6e1xjYdO4DGW7McFqhVyrK1uxjxPHRszPYa8pAaS8cIkB2Di0uDtiWhatUPpG1ZiMxi20NPwwwQvv2rVgsxzK7pSY4GxvB24mNc5th4iDtmcexG/mTSOtzOtNFymn2ZbrQXoa9yCpk5sJuKfE2ryDLEIg1xHLst8hrxGZdwXb7rVwIMOs9INlpOsCnYxLL4lv4mPTjY5LruvGU2I377QsMHC3lcZ2DTHw7P4hLgTGa70lJkcw6w6gxlihDA+1WxDpJLDmizuW82EN4jzIQ5ro42uDGESNMe77cCFd1jpGfD45hNd9iPFS1DDBiOWyJ5jqhu5LOIPL45ifLkbuS8OaZC1LgXVHUWL11n8izER0auZccgyjcdhoBHXqm/A+AGEtDXEwGZm/C5zA4g7NJc2KpMLqnTmD6StYW22qdCvJmmTUL7cYLkLasd1z5Yo42tcG8cfBwuA22Zw7tDt04WJ0WuNFDF0zI6vYssysN7l3MM6Uxnrdh8xfwtbzGOjki/wDaOe7bvALGtNuKGq90iabbFfoRyMuUb0srrYlxUZa/fFGEFh5TD+sBvl8DHu2D3Du3UuPgSc50h6Xyl1ll12vYvOD+o3pMIf8A7LcaDImmYFm8/wCfaXAgP4dg8bk8KWIdjV+iZsLq2FjoRYvxTsjYcRyxNP1SFkc8XDGeWHWGTScLnM5fECGnidtYpEiz0l6ftWdUzwWq+NZYmy8UEMWEYx1upLTdDRjY5kf5jlvLy7fhJ5m5L+8BfuOd17qXTmYl0vJjzXeKjx1qCDEiGGOEcnhbwENc4nhk4ojI9veeGQcZAzMjp59d6PfqaS5FbpwvkFR01l+AE0DoGWJ3WKscZia7d8ToQHPbuOAxGQtAedcFcbpHUGEx+Pz0bnVsVNYtiWLruJGSElLgnBqAH9Fxc+I8RLQeHfjHCN8wjqJOkTTeWvVn3Zo4nUixtGy7FtJYBimw7SOEbnFvWWg8XC942Dmj61YnmrTqDXukn9t1aFas7F33ZOWRjcS2Nz3Pq1urcLi3jjAnZORwkBvFue4pcSOk1tkdPYK1A/J9nvjtzW5akFbFxMfXqG9jpII3tjHeGwxWWtfuQ7ygHODtzfYaNJ5/Fa0zIFKLHVsy0ObJcmw8AhjqjJlwYYy0N76zmgvDTwNaWuLWkkSOPAczo7XWK0/ntTxvutq4mxqGlkYGQ1eayaCDIOkc1vC0lv5otc3zDydgQT3va0Wem+kfSvGy7mKtKbMPrRR2Jp8XwwStZcsufEWRRHcvgfXG4a3cM4S9pG6twKHo31picNhY8bmZwyhHn6+SfTfTM7ZYRBNG8Ahp8prnRnZx7xvtv3g5iReY/pK07YZgjnJXZGOKLDias6ieGB9ajcheXAN2eGzSwyADi3ae4HhLVYmPlXPnVGEf0gZDIsNKoyTFmvVvsovmghvcljRadC6MOdu4P3cIx5T+MM7tlOCNXSJrLGZvT82LwvDHAMzLdZE2k2ux4NSCMytAG8fHMyZ/LBHCHAbAAAJngqZ0iaj0llcdp+LFBt007hMzGUeqSOp8qAcp5DGN4uNkvc3iDePcOPESrMx8I6iXpD0pJl6ckmWrzRVX5GWqWaf5MEDJp6roYXMETjxCGKVvExp79mF/CeJW4VpxevtFYyxjpIHw1oKOohfghrYcteIBekk4nlzCe6BzGjgeCQBG6PZvGVwI+mukjAHF0e1LlWrZe7GzZiA4Fk0d5sIuMnia1rOBr3xywNDwG79/lDYpE8BDxmrtHitgY7RijqwSUHR1G4hr5cc6OvI2y6SUsIsCWYxn/wBodvK4WljWmXAnWOkPSEWWpcqKrNUnvwWMjI3DBwJZQijEgD2BzmtttMpYOHmAblvlbK3HwKK7qvA5LpAwc2XtDJ4Q4eHEZa5Wx/KPfFJHLLDE5rSHNLmvaQ1pJbvsCSpYu6/SVo9+ao5BmMixXMFe/aigoAiC4MjSfIyIgb8ttao5zdv9qV7R3uO64HOR6ww41dp/IybT1KOHmrSCxT5rRYIuGP8ANuBDgHywncggf8il8UXNXXWlpoJprTKrZp4YX5SA4Zrjkz2ayJ0UTg3aBwtCR5cOAHjDwSWhqXCoUWvac/SRjs9by3FF2Ayk+y7H8fIsdmmuQ6IMAeBNu7cAgtcPqHCETFi0j6QtJV8nio5a9a9U6+2bKzsxDIxacyhDG2w1pZxNj6018piAG+25Zu7hSxiXWWjLOP1SyfqfPv1JK/Lixj3MsSdn8uOVjzCHBxseU4u5QBHG1pLjtbxRU9JGrdM6r1bisjQ5lbGNuE364otdLJ+dY6S1xOA5pkZ3cp58jl8IHC7cyZiZHS2+knSFPN1rdNtK0976EVyXsUPZJAy9YdOA2SJveaz4WEhjSduEfohWZj4VyOubeNh0RpqCtRhrZXIMFi25sbA7q0BkhpuG3e0yseXvB2LjG1x33BOfgcAsoICAgICAgICAgICAgICAgICAgICAgICAgp1sEBAQb8f+uwfxhBYDzD9ywMoPouN6NqeptNaddjrTqmetUJbUkU0DjXnaMkavE6bj8hwD2ANDCDweficAdxFq8SdF2PiryZM562cFEXRPmGIPW+c242rsIOb3s43B3Hx+bdu3H3JQvLvQYyOLS8MmQjpT27T8PZlqxOsh1llq4187wXN5bDHA0Mb55C14AHA4q7oqa3RFUytfHPxOdtXH3GY6zypMTwOZBbkfG07CZ3E9hjcXN7m8JB4+47ZiLFjhuiLE1dRYjtDLPyOPt5DFwQVoq7R1ptqJ8pD5WTFsYa2N44mF4Pdsdt9rUIr39DDadbLuuajqVXY9wrNkmYxkViz1Q2XBjnSAuhLSxrJGNcX8fHwBgJTdVW660HjdK6Vc0TSZDL1827H3JZapijYRUZIY493uD2hziQ8hpPhsQpVDqdQdEOGGocgxl2TC42G9PAxsFV9uQg5V9KJpD5WgcIAJIPeB5i7vNmBBynQ/Wq0dKyz5OLGi8846zPHC+wxs8U1sTTy945TSyFvA09zuF7iWtY5yUKODQ2OqarzGKyV2+KtTC2MrBPBWjD5OGp1hhI5jmFm3+0x7mvGxa4B24lCNrXQLNIYqez2m61PRtx4/IRmmY2xzPr88GFxf+eYGhw3PAdw07cLwUoddqfor09TjydLG37sV2reyLa0lusHmwytja9t0UjmyARgcUnC4NcSXgEAN3VoQ7PRDjsNBamyOYuSCPG5KZ0UFSNksFurDBKWSN5rtm7TjdruF+7SC1u4KboqtLaHo2tMWsvkJ5ZrNjGZaahRhgc5nHVY0cb5Q4FpD3jhYGuBA79uIKRAuZuhGvWy1WrPqPlwyCzFIXVIxKyzDNBE6DYz8triZwQJJGO3YWcPGWtN3UT8D0T4W5mdJQWJJ+sB1JuWx8tWSNthsuSnqOcH8fGx+7G7x8I2APfxbhWoVz+K6KaeTgxFxmfstxmXfSrUZnYomc2LM1iFrZYhKeCMOrPJeHOJDm8LSQQJuiThuhcZGjip7Gb6lLYkjbbhNRsjq7HwWpmPY0S8TwW1HbFzYw4PaWkgFN1Ffd0Hh8NoPJ5KKxPcyT4sVdgBp8lkMFqSXh8oSEPkcxjeIbbNO4a52xKnClcE6NkgAcxrx5wHAELKPSAgICAgICAgICAgICAgICAgICAgIMNaG78IDdzudhtuUGUBAQEBAQEBAQEBAQEBAQEBAQEBAQEBAQEFOtggICDfj/wBdg/jCCwHmH7lgZQWjM1nJMIMS3JZA4fi4xQFl4r7hxduI99v0vK83n7/OrxEwas1WMs3K9u5jtNsXIF3r0nOEe+/Bx8W/Dv37ePf5+9XiItTL56jw9WyOQr8LGxN5Vp7dmCR0gb3O8we9zx/8TifOSnEea2TzdPldXvX4OS2JkfKsubwCJxdEBse4McSWj/ZJJGyg32tRalvW2W7OXyli0yVkzJ5bj3PbIwODHgl24LQ5wBHmDiB51eI81s7qKnUkq18pk4K0ldtR8MVt7WOgbxcMRAdtwDjeA3zAOcPMSnEa8jls7l6dWnfyGQvVKoAr17Nl0kcIDeEcDXEhvkgDu+oAeYKcRmXMZ+dznS5HISOc/mOL7Tzu7m83iO7vPzCX7+l5Xn704j3DntRV5ebDlcnFLu13MjuPa7dr3SNO4d9T3vcPAvcfrO7iPHa+d7Yfluv3u1X7h17rDucQWlhBfvvsWnh2823d5k4jXfv5nKU6dS9cu3alJnKqwWZ3SMgZsBwsaSQ0bADu+oAeYBOI22M1n7bmOnyOQmMbHRsMll5LWuiELmjv8xiAjPi0Bp7u5XiJEuqtVTvrPlzeWlfVjfFA6S7I4xMczge1u7u4OZ5JH1juO6cREp5TOY/FWcZUv36uNtb8+nDZcyGXdvCeJgOx3AAO/nAG/mCcRYHWusTbhtHUWbdZgjdFFMchKXMY7h4mg8XcDwN3H1loPnATiIEGVztWSOSHIZCGSMMax8dp7XNDJDIzYh244ZCXjwcSR396cRKbqrVLb9i8M3lxdsQivNZF6QSSRDzMc7i3LR9Q+r6k4jXHqLUsOOq4+PL5RlCqNq9VtyQRQjZzfJbxbN7nvHd9TiPMSnEKuodSUqFSjXy2Tgo1HiWvWitvbFC8EkOY0O2aQXOI283EdvOU4ipFKZoAEJAHcB3KUHU5/VO+5KDqc/qnfclB1Of1TvuSg6nP6p33JQdTn9U77koOpz+qd9yUHU5/VO+5KDqc/qnfclB1Of1TvuSg6nP6p33JQdTn9U77koOpz+qd9yUHU5/VO+5KDqc/qnfclB1Of1TvuSg6nP6p33JQdTn9U77koOpz+qd9yUHU5/VO+5KDqc/qnfclB1Of1TvuSg6nP6p33JQdTn9U77koOpz+qd9yUHU5/VO+5KDqc/qnfclDLKNh7mtbC9znENAHnJJ2AWscZymMY95SZiIuXQHov1i0kHS+UBHcfzH/AKr2fQ/E/wCHy+jo+f2T7SD8mGsP918p8D/1T0PxP+Hy+i+obJ9pB+TDWH+6+U+B/wCqeh+J/wAPl9D1DZPtIPyYaw/3XynwP/VPQ/E/4fL6HqGyfaQfkw1h/uvlPgf+qeh+J/w+X0PUNk+0g/JhrD/dfKfA/wDVPQ/E/wCHy+h6hsn2kH5MNYf7r5T4H/qnofif8Pl9D1DZPtIPyYaw/wB18p8D/wBU9D8T/h8voeobJ9pB+TDWH+6+U+B/6p6H4n/D5fQ9Q2T7SEPK6H1Fg6brmRwd+jVa4NdPPDswEnYbn6tyutr+F7dsunOrr6OWOPOYcmntez6uW5p5xMqVea7QoCAgICAgICAgp1sEBAQb8f8ArsH8YQWA8w/csDKCwgG8EX8P/mVsXUujM/BioMnJg8gzGziMxXDWdyniQgRkO222cSACfPv3K0NNbTOWuWZq1fF257ENltOSKOElzJyXgREfU48t/d/8DvBQbMVpHOZ2OvJjsPdvR2GyPhfBAXCRsZaJC0/WGlzQT5gXAedBqu6cyuMityXcbZptqWGVLAsRmN0UzmF7WOae8EtaXDu8wQScdojUOXZx0cFfuM5TJw6GAkGN/FwP/c7gdsfr4SrQR6H1HKzIvZgMk9uOkfFcLarz1d7Ru9r+7uc0d5HnA7zsEoUbXscdmva4+AIKg9bIGyBsgbIGyBsgbIGyBsgbIGyBsgbIGyBsgbIGyBsgbIGyBsgbIGyBsgbIGyBsgbIGyBsgbIGyBsgbIGyBsgbIGyDfjwO0Kn/Hi/62rsbP/rYfjH5w49T9jL8JfsSdo58vcP03f+K/pSfeXyta6U0Zm9cZN2OwGLnytxkRmfHDwtEcY7i973ENY3fYbuI7zsultW2bPsWEam05xjE8Iv5n7q4y5tHQ1NfLd0sbl6zeiM5prG2L+XxsmMr18kcPKLZbHIy2IRMYywnf/VkODgOEgjYndY0Nv2badSNLRz3pnHe4XW7dXf48K92s9n1NLGcs8aiJr+tWoTNEHOaXxhzRu5vENx+9ehUuuCeAsLxLEWDuLuMbD/mlSnA58OzTzI/K/R8oeV+7xSpXg9Ocxp2LmtO2+xIHd4qfFnBMvYqxjK+NntRshiyUIsVHmVhEsZkdGD3OPD5THDZ2x7t9ttieDT19PUnOMZ/Ymp9+E1f5cm508sYxmY/a9mzPYK7pnN38Rk4BWyNCZ1exDxtfwSN844mkg/vBTQ18Np0sdfSm8couF1NPLSznDOKmHzrpqAHRhm9u7/Uf/PjX57/E3/Sdb+n5vS8J/fMP6/lL8uL4U+hCgICAgICAgICCnWwQEBBvx/67B/GEFgPMP3LAygsK/dDD/CP/ABK18D6u3WGn4cU9tfkQ5hmmsXVffM8jhYbE6J1mmI+5jZtmDhdsdywjuLgRuxa4PUGA0/q+7dm1FjbdTLashysb6kkh5NVnW3ufNu0GIkzsbw97tw76huUcBW09SYLOWbOSks4mnFe01JiBp3KzyxVqMsckHDCxzNnCu9rXSNcDxcXGHHfvNv5HrVGV0/qWncxrNQY6g6SzjCx7ea+nEYMdNGWRuLePkCTgjEjtyOPc8QG6k8RrqS4GPJUL3buCsZPTmDp0qDLs5bVmvh0jjMHFhD44OMHzbPeGj9EElA96fvYSWbSj8rqSqx2BnuMu2IcrNBOXy2DN12rIyMmdzmuLCO4lzQD3bFLFJnsnA3oww+OgyuDyFh3LsW2sZEy5XA3bFWYBEHENHlSvLiXOIHeGnifCuBWUEBAQEBAQEBAQEBAQEBAQEBAQEBAQEBAQEBAQEBAQEBAQEBAQEG/H/wD7wqf8eL/rauxs/wDrYfjH5w49T9jL8JfsWf8A18v8bv8AxX9KT7vlcO40FlsRPoXXukspk4MJJn46Ela/dikkql1adz3QTCNjnBrw/cHhI3Z3/Vv4HiGlrY7Vs+2aOnvxp71xFRP60RFxcxHCY/Hi9DZ89P8AQ6ujnlu71cfjhPtPzxfUtGdMGntHihjGaxtZjGv1cx2Tt5egZH3MUMW2B5LXRu2i5rQxrf8AWcLW79y/LbT4RtW1ZZas6EY5fo53Yxn2z/SXHz71xn4u3raO26WjWEalxvcZmPfHdr6Xwj5b9KdJOgcf0daTxdzN05JMdYwNoVp6UglrSw3OK8eBlcMH5o/p8x75QHcXmAPHr+G+JZ7Xq6uOnP60akXExUxOMxhxnK54/FRGM+zentWyxo4YTlHCcZqvap4/H/M22ae1yekIQtw2QbJr+LEagr1crBhHTuxrHX4XUnGOKBx4er8bGljHOYHkEeUVx7RsOXh9zr4f5E5aUzjv1vTGE73GZ/3cZuYv49l0teNpn9Sf8ysqnduuMV7RydPqLpG0TorXWv8AG3XYxl85WHrsdiJ7YMhUGLhiMG0VeXj4ZuYTCeVs5wdxbtIXR2fw7b9r2XZ9XSjLdiJqpi8cv0kzfHKKuK/W48OFOfPadn0dTVwyq7438xuxFcIn5+OHF8W6EdQaaxuJq1s9m6uDloaqxedJu15pusVoY5GyxMMTH7v3c3udsDvv4r9f4zs+1amtOps+nOcZaWeHCYipmfebmOH4fg8fYdTRxwrUyqsoy43xiL4RwdLgOkbTNOs8Y7P0tO584aGvWzdjHSSx1nDLWJrMJaInnilrPjAPCQduHcFeVq+G7ZnlM6mlOeG/MzjGURf+XEYz7x+zlHN29PadCIrHOMcq96/90zMe3zD5d0s5yjqbpQ1bl8ZP1rHXsnNYrzhrm8yNx7js4Aj9xC/XeFaOez7Bo6OrFZY4xEx9XjbXnhq7RqZ4TcTL4901/wD4X5v/APof/PjXmf4m/wCk639Pzdzwn98w/r+Uvy2vhT6CKAgICAgICAgIKdbBAQEG/H/rsH8YQWA8w/csDKCfA9hgjHGwEN2ILgD5ytwPfG31rPfCBxt9az3wgB7R5pWe+EDjb61nvhA5jfWs98IHMb61nvhA427bc1m38YQOJnrI/fCBxM9ZH74QOJnrI/fCBxM9ZH74QOJnrI/fCBxM9ZH74QOJnrI/fCBxM9ZH74QOJnrI/fCBxM9ZH74QOJnrI/fCBxM9ZH74QOJnrI/fCBxM9ZH74QOJnrI/fCBxM9ZH74QOJnrI/fCBxM9ZH74QOJnrI/fCBxM9ZH74QOJnrI/fCBxM9ZH74QOJnrI/fCBxM9ZH74QOJnrI/fCBxM9ZH74QOJnrI/fCBxM9ZH74QOJnrI/fCBxM9ZH74QOJnrI/fCBxM9ZH74QOJnrI/fCBxM9ZH74QOJnrI/fCBxM9ZH74QOJnrI/fCBxM9ZH74QbaUsUd2s900bWtmjcSXjYAPBJXNoTGOrhM+0TH5sakTOGURyfqSXpJ0i6aQjVGIILiQett8V9+9Y8O+3x+r5v5Havs5+jx+UjSQ/8AejEf97ap6x4d9vj9V8jtX2c/Q/KRpL/ejEf97anrHh32+P1TyO1fZz9D8pGkv96MR/3tqeseHfb4/VfI7V9nP0eo+kzSsMjZI9V4uORh3bJHeDXNPiCDuP8AkpPi3hmUTE62Ex+MEbDtUe2nP0eR0j6SHm1PiB//AHbVfWPDo/8AXx+pOw7VPGdOfoflI0kP/ejEf97anrHh32+P1PI7V9nP0PykaSH/AL0Yn/vbU9Y8O+3x+p5Havs5+h+UjSX+9GI/721PWPDvt8fqeR2r7Ofo4/pc1xp3K9HuVpUc7Qu25nQiOCtOHvdtK1x7h9QAJ3X53/EPiexa/huppaWrjllNVET971PDNk19Pasc88JiIv8AJ+d18cfthQEBAQEBAQEBBTrYICAg34/9dg/jCCwHmH7lgZQEBAQEBAQEBAQEBAQEBAQEBAQEBAQEBAQEBAQEBAQEBAQEBAQEBAQEBAQEBAQEBA3PiUU3PiUDc+JQNz4lA3PiUDc+JQNz4lA3PiUDc+JQNz4oCIICAgICAgICAgp1sEBAQb8f+uwfxhBYDzD9ywMqj6dgugHL6i0JQ1HTz2E61kMdk8tTwErrDbs9Wg54tPa/lGEFoje4NdI0uA7u/uNpVbkugPpKw8GYmvaDz1WPEVm3MgZKn6rCWOkD3gHf9CN7yBuQxpcQG96lTyG+39HTpTx+Lnydno91BBj4az7kll1UcDIWMEjnnZ31RkP28/D5W3CCVakZwv0eOkfOsD4NKXK0b8PZzkMt8trsmrQRNlfwEn9MskjLYyA4iRh2DSCm7PJEvW/0b9d6M1Pj8OzB3M0zKcPZmQpVnNr3v9FZZk4C4jh5ccm7i/hADS7fh71ZxmJpXNXuifW2MFk29JZet1ZlySYSVSCxtQsFokeERli4v+I3bcFZqRF1n0eao6OrtenqnT9/T9mxG6SGK/FwGRrXFj9tiRu1wLXN/Sa4bOAPclTCOfUBAQEBAQEBAQEBAQEBAQEBAQEBAQEBAQEBAQEBAQEBAQEBAQEBAQEBAQEBAQEBAQEBAQEBAQEBAQEBAQU62CAgIN+P/XYP4wgsB5h+5YGUHd5Hpq1TZ6KcN0eUslcw2nqMFyC1BQvSxsyYsWDOTYjBDXcO/CB3ggd61vTVK7SX6VWTmyuqMo/SmKOTyWWyWbxlgWpx2RavUxTsOa3faw3lNYWtk22c0HcguabGVDxL9KfLSZd14aZxbN7c9sRC1NsOZhBiC3f9kY5oPp+T+im9N2Jed+lzmdTy0jldN0rMXZt7H5Guy/NHFcNrHNoSTMaG7QP5bA7u49ySN+Hha278z7jZQ+mDnqWWtXRprFOZcuSWLUHWJfzkUmJjxkkQcQeHdkYlD9js/uLXN3BRnPEasz9LPJ5/C52nkNK0Lt2/DkalXJWcnafLSrXGVmyxkd3OLeqR8L3FpALgANmls3hxnTT0xydMuax2Sm0/Swc9WGWOSWCxJZntuklMhdNNIOOTh34GcXE8N7nPee9Jm0fPFgEBAQEBAQEBAQEBAQEBAQEBAQEBAQEBAQEBAQEBAQEBAQEBAQEBAQEBAQEBAQEBAQEBAQEBAQEBAQEBBTrYICAg34/9dg/jCCwHmH7lgZQabtyWtJGyPgDTE1x3jaSSd9+8hbEY5acHYvjB8+3JZv8A+CLHGagblZ3AFr43A+YiJnyRI48YZ7UselH8FnyQO1LG+3FHv4clnyQO07PpR/BZ8kDtSxvtxR7+HJZ8kDtSx6UfwWfJA7UselH8FnyQO1LHpR/BZ8kDtSx6UfwWfJA7UselH8FnyQO1LHpR/BZ8kDtSx6UfwWfJA7UselH8FnyQO1LHpR/BZ8kDtSx6UfwWfJA7UselH8FnyQO1LHpR/BZ8kDtSx6UfwWfJA7UselH8FnyQO1LHpR/BZ8kDtSx6UfwWfJA7UselH8FnyQO1LHpR/BZ8kDtSx6UfwWfJA7UselH8FnyQO1LHpR/BZ8kDtSx6UfwWfJA7UselH8FnyQO1LHpR/BZ8kDtSx6UfwWfJA7UselH8FnyQO1LHpR/BZ8kDtSx6UfwWfJA7UselH8FnyQO1LHpR/BZ8kDtSx6UfwWfJA7UselH8FnyQO1LHpR/BZ8kDtSx6UfwWfJA7UselH8FnyQO1LHpR/BZ8kDtSx6UfwWfJA7UselH8FnyQO1LHpR/BZ8kDtSx6UfwWfJA7UselH8FnyQO1LHpR/BZ8kDtSx6UfwWfJA7UselH8FnyQO1LHpR/BZ8kDtSx6UfwWfJA7UselH8FnyQO1LHpR/BZ8kDtSx6UfwWfJBJo25LJmbJwODY+IbRtaQeJo84H7SnwNqwCAgICAgICAgIKdbBAQEG/H/rsH8YQWA8w/csDKCDmHcD2u234a7Tt+7dcke4+76pyEnQvovStDSVWOXLXI48hkLba7pJZjwse3dwHexzuJvDvsGjbbc7n8Xs2Hqmvram1T+rj+rEfEe8T/AFr5fXNv1v8Aw5sGy6Xh+ETqZxGec1czwuP/AI3/APUKHp/wmHmxml9XYuCGpPmWOjuRQMLGPlaxri8NIHeHFzSQNnbA9/nPb8F1daM9XZdSZmMPb8Jl5f8Ai3Zdlz0dm8T2eIidWP1q4RMxEca4fNxdcVh9FLB6Wz9jpJq6wqVX4ifTtej2jZia84mS1lKdVl1hIPA6J0zXEjYlocPMdj+qxr5fOH1uD6NeCfonQOgM3jjjtT4/OZKTVORpxjrc1puGOROOZK2OV2zGNgi2a2The6RzWPcA1yMYmI4ikpdA/RvexWYxmKoZfJvv5vR8UGXfLOyTFQ5GSeOaOMzVIjNGTGdpXRtDxLCPPGeZagUeP6IdH6nxjnY7G5+PBYvNarezEdarS5TIjG47HvELbTazXcUj5HvLeF7Yo2vLGF27nThQ26M+jrpHVkGoP/u/r/GZOYxMw2JybmVnxk4sXZGic1zDYkBPE2Od1UyV+F48t2zURdyPzBE7mRMedt3NDu7zd4WYR7QEBAQEBAQEBAQEBAQEBAQEBAQEBAQEBAQEBAQEBAQEBAQEBAQEBAQEBAQEBBJxlavcyNaC3ejxtaWRrJLssbpGQNPne5rd3ED69gTtv3FBY6o0rJpOatVtZDH28g9jpJ6+PnFhtYb/AJvilbuxxe3ywGk8LS3i2J2AQsV/rLH/AAT/ANTU+BLWAQEBAQEBAQEBBTrYICAg34/9dg/jCCwHmH7lgZQQsq4CeLcgfmWec/vWx11DpYldpvH4XL0+0YsdsylcgsiGzFF9cJLmPa5nm2PCHDYd+wXj5+HY/pstfSy3Zy94q4vnHKX6vR8fz8rhsu1Yb8YfszE1lEf7fmK/pf3qrXXSBc13eqvnjgo0KMXV6OOrOcYq0e/eAXElzjsN3Hz7DzAALsbHsWnseM1N5TxmZ+ZdDxXxbW8V1Mcs4jHHCKxxj2iP68Zn73PRXZIIbMMdh8cNlgjnjZKWtmYHBwa8A7OAc1rtjuNwD5wvQeGmHUuVdYbYOYvmdtrr7ZTdk4xZ7vz4dxb8zuHl/pdw70VIfrfUEt/IXn6jyz72QDBctOyUxltBjmvZzX8e7+FzGuHETsWgjYhShEp6hyWPnrT1ctdqz1rDrkEsFyRj4p3bcUrCHAtkPC3d48o7DcnZUSYtZ56E5gx6hykZzIIyZbkZgb4O+4n8v875z+nv5ygqA9o7uJv2ohxt9Jv2oHG30m/agcbfSb9qBxt9Jv2oHG30m/agcbfSb9qBxt9Jv2oHG30m/agcbfSb9qBxt9Jv2oHG30m/agcbfSb9qBxt9Jv2oHG30m/agcbfSb9qBxt9Jv2oHG30m/agcbfSb9qBxt9Jv2oHG30m/agcbfSb9qBxt9Jv2oHG30m/agcbfSb9qBxt9Jv2oHG30m/agcbfSb9qBxt9Jv2oHG30m/agcbfSb9qBxt9Jv2oHG30m/agcbfSb9qBxt9Jv2oHG30m/agcbfSb9qBxt9Jv2oHG30m/agcbfSb9qBxt9Jv2oHG30m/agcbfSb9qBxt9Jv2oHG30m/agcbfSb9qBxt9IfagBzGjYFoHgNggnYlwMljYg/mT5j/wDE1PgTFgEBAQEBAQEBAQU62CAgIN+P/XYP4wgsB5h+5YGUHtk8jGhoedh5hsDsrY9dal9P7h8kuQ61L6f3D5Jch1qX0/uHyS5DrUvp/cPklyHWpfT+4fJLkOtS+n9w+SXIdal9P7h8kuQ61L6f3D5Jch1qX0/uHyS5DrUvp/cPklyHWpfT+4fJLkOtS+n9w+SXIdal9P7h8kuQ61L6f3D5Jch1qX0/uHyS5DrUvp/cPklyHWpfT+4fJLkOtS+n9w+SXIdal9P7h8kuQ61L6f3D5Jch1qX0/uHyS5DrUvp/cPklyHWpfT+4fJLkOtS+n9w+SXIdal9P7h8kuQ61L6f3D5Jch1qX0/uHyS5DrUvp/cPklyHWpfT+4fJLkOtS+n9w+SXIdal9P7h8kuQ61L6f3D5Jch1qX0/uHyS5DrUvp/cPklyHWpfT+4fJLkOtS+n9w+SXIdal9P7h8kuQ61L6f3D5Jch1qX0/uHyS5DrUvp/cPklyHWpfT+4fJLkOtS+n9w+SXIdal9P7h8kuQ61L6f3D5Jch1qX0/uHyS5DrUvp/cPklyHWpfT+4fJLkOtS+n9w+SXIdal9P7h8kuQ61L6f3D5Jch1qX0/uHyS5DrUvp/cPklyHWpfT+4fJLkOtS+n9w+SXIdal9P7h8kuR5dPI8EF5IP1bAJY8KAgICAgICAgICCnWwQEBBvx/67B/GEFgPMP3LAygkxYu9PjLmSio25cbTc1tq9HWkdXrl36IkkA4WE/UHEbq0rfl9O5bASujyuKv4uRsr4C27VkhPMYGl7PKA8poewlvnHG3fbcbkaxhMkXY5vZ1wuyTeOi0V3k228bo94QBvIONj2+Tv5TSPOCgjuqzsrR2HQStryOdHHM6Nwje5u3E1riNiW8TdwDuOIb+cJQ17IG26gICAgICAgICAgICAgICAgICAgICAgICAgICAgICAgICAgICAgICAgICAgICAgICAgICAgICAgICAgICAgIKdbBAQEG/H/rsH8YQWA8w/csDKD7piOkvGt6EtP4ml0lzaLtYTFagx+T05DSmnfm5br5HROa0NNd7ZI5GQyOmc10QhDmgkMW96K4SsRL6Jqrpd6JtVauzt9uZ07LlLORy9nFZXU2FsX8dXdK7DiKSxAYnF4fDXvxs8hxa47uDeJrhqcsZ+SpbtLdNfQ9Qk6LLEWSxmJyuls7Wt2b/ZFnlsxbc3fnNWm1wlkqljJorBHE4yRuERk4oix83sa4ytS5TT3S10Z5fQ+n8XNS0zpPLUHailx9bKVrmWxNG7YON6vbssmE5eJI4LbAA2RrHhjnMG4KRljJUt2odUdAeQxOrbeIODxwazP1cbirGGsdZndPZqPpTxFrCGRtYy0GB8rJImvDBtvuJePxJUurb0h/R1Z0j2sg+DSM9eTFxtrxtwb4sTA4ZJzpYXf6C5z3vp8DWvdW5jBxR84ybTLcZYX7pUvyFlbNCXK3349ra+PfZldWhMhcY4TI4xt3dsTs3hG57+7v71w3BUovNj9Yz3gpcFSc2P1jPeCXBUnNj9Yz3glwVJzY/WM94JcFSc2P1jPeCXBUnNj9Yz3glwVJzY/WM94JcFSc2P1jPeCXBUnNj9Yz3glwVJzY/WM94JcFSc2P1jPeCXBUnNj9Yz3glwVJzY/WM94JcFSc2P1jPeCXBUnNj9Yz3glwVJzY/WM94JcFSc2P1jPeCXBUnNj9Yz3glwVJzY/WM94JcFSc2P1jPeCXBUnNj9Yz3glwVJzY/WM94JcFSc2P1jPeCXBUnNj9Yz3glwVJzY/WM94JcFSc2P1jPeCXBUnNj9Yz3glwVJzY/WM94JcFSc2P1jPeCXBUnNj9Yz3glwVJzY/WM94JcFSc2P1jPeCXBUnNj9Yz3glwVJzY/WM94JcFSc2P1jPeCXBUnNj9Yz3glwVJzY/WM94JcFSc2P1jPeCXBUnNj9Yz3glwVJzY/WM94JcFSc2P1jPeCXBUnNj9Yz3glwVJzY/WM94JcFSc2P1jPeCXBUnNj9Yz3glwVJzY/WM94JcFSc2P1jPeCXBUnNj9Yz3glwVJzY/WM94JcFSyJGOOwe0nwDgrcFS9IggICAgICAgICCnWwQEBBvx/67B/GEFgPMP3LAu9EYaDUWssFirRcK127FBLwHZ3AXd4B+rcAj/mvR8N2fDats0tDU/ZymIn8HW2rUy0dDPUx94hOudLGRimcKdPFY6m7d0NSvhakjYWbkNbxSNLnHYd5J7yvV1fGtfHPLHSwwxxiZqNyJqL+/3dXDYNOcYnPLKZ570tH5Xc16VD+Q0P8AGuL1va+WHRj2b8ho88uqe5+V3NelQ/kND/Gnre18sOjHseQ0OeXVPc/K7mh/tUP5DQ/xp63tfLDox7HkNDnl1T3Pyu5r0qH8hof409b2vlh0Y9jyGhzy6p7n5Xc16VD+Q0P8aet7Xyw6Mex5DQ55dU9z8rmZ8aH8hof409b2vlh0Y9jyGhzy6p7n5Xcz40P5DQ/xp63tfLDox7HkNDnl1T3Pyu5nxofyGh/jT1va+WHRj2PIaHPLqnufldzPjQ/kND/Gnre18sOjHseQ0OeXVPc/K7mfGh/IaH+NPW9r5YdGPY8hoc8uqe5+V3M+ND+Q0P8AGnre18sOjHseQ0OeXVPc/K7mfGh/IaH+NPW9r5YdGPY8hoc8uqe5+V3M+ND+Q0P8aet7Xyw6Mex5DQ55dU9z8ruZ8aH8hof409b2vlh0Y9jyGhzy6p7n5Xcz40P5DQ/xp63tfLDox7HkNDnl1T3Pyu5nxofyGh/jT1va+WHRj2PIaHPLqnufldzPjQ/kND/Gnre18sOjHseQ0OeXVPc/K7mfGh/IaH+NPW9r5YdGPY8hoc8uqe5+V3M+ND+Q0P8AGnre18sOjHseQ0OeXVPc/K7mfGh/IaH+NPW9r5YdGPY8hoc8uqe5+V3M+ND+Q0P8aet7Xyw6Mex5DQ55dU9z8ruZ8aH8hof409b2vlh0Y9jyGhzy6p7n5Xcz40P5DQ/xp63tfLDox7HkNDnl1T3Pyu5nxofyGh/jT1va+WHRj2PIaHPLqnufldzPjQ/kND/Gnre18sOjHseQ0OeXVPc/K7mfGh/IaH+NPW9r5YdGPY8hoc8uqe5+V3M+ND+Q0P8AGnre18sOjHseQ0OeXVPc/K7mfGh/IaH+NPW9r5YdGPY8hoc8uqe5+V3M+ND+Q0P8aet7Xyw6Mex5DQ55dU9z8ruZ8aH8hof409b2vlh0Y9jyGhzy6p7n5Xcz40P5DQ/xp63tfLDox7HkNDnl1T3Pyu5nxofyGh/jT1va+WHRj2PIaHPLqnufldzPjQ/kND/Gnre18sOjHseQ0OeXVPc/K7mfGh/IaH+NPW9r5YdGPY8hoc8uqe5+V3M+ND+Q0P8AGnre18sOjHseQ0OeXVPc/K7mfGh/IaH+NPW9r5YdGPY8hoc8uqe5+V3M+ND+Q0P8aet7Xyw6Mex5DQ55dU9z8ruZ8aH8hof409b2vlh0Y9jyGhzy6p7n5Xcz40P5DQ/xp63tfLDox7HkNDnl1T3Pyu5nxofyGh/jT1va+WHRj2PIaHPLqnufldzPjQ/kND/Gnre18sOjHseQ0OeXVPc/K7mfGh/IaH+NPW9r5YdGPY8hoc8uqe5+V3M+ND+Q0P8AGnre18sOjHseQ0OeXVPc/K7mfGh/IaH+NPW9r5YdGPY8hoc8uqe5+V3M+ND+Q0P8aet7Xyw6Mex5DQ55dU9z8ruZ8aH8hof409b2vlh0Y9jyGhzy6p7n5Xcz40P5DQ/xp63tfLDox7HkNDnl1T3Pyu5nxofyGh/jT1va+WHRj2PIaHPLqnufldzPjQ/kND/Gnre18sOjHseQ0OeXVPc/K7mfGh/IaH+NPW9r5YdGPY8hoc8uqe5+V3M+ND+Q0P8AGnre18sOjHseQ0OeXVPc/K7mfGh/IaH+NPW9r5YdGPY8hoc8uqe5+V3M+ND+Q0P8aet7Xyw6Mex5DQ55dU9z8ruZ8aH8hof409b2vlh0Y9jyGhzy6p7n5Xcz40P5DQ/xp63tfLDox7HkNDnl1T3TcL0n3cjkq9fJUsVk8fJLFHYqS4erDzI3yNY7hkia1zHDi3BB84XZ2bxjV1dXHT2jDDLDKYiY3MYuJmveIuJ5OLV2LDDDLLTyyiYjhO9P5clHqbFx4PUuYxsL3PhpXZ6zHP8AOWskc0b/ALdgvC23RjZ9q1dHH2xymI/CJ4O9s+c6mljnPvMWrV0nOICAgICAgICCnWwQEBBvx/67B/GEFgPMP3LA6rop/wDxN0n/APmcP/iva8E/6lofzQ6O3/uup+Dhbfnh/wCEP+py8zU/1Mvxn85d3H9mHcYLorGoNA4/UVbIONl+Ukq3KHAOKOm2SCM2Yz/tcL52h4PmDmnzcSw005fojytKbLurTVJIas9/qlexZay7drVJXslnjiA2cGiNxPeCeB/CDwlSB66Lui9+usnjJLtytj8NZvGkHPtNjsWXtj5kja7SDxOa1zCSdh5YA3JAViLRo050T5XO0MLfdexkVG/YqV5pY7PNfT6w4iN0jWjbvII4Q4kEtDg3fdRWJuivJubqCSjexmQiw77XG2K1+emjr98sjI+HuAHfs8tLtnBnFwlWIsV+F0Bk83pu5nYpsfVx9eZ9dr71xsBnlZFznxx7jbiDNiA4t4idm7u7kiLFpX6HNR2X4+GPs91u1PUryU+ujn0nWRxV+sM2/Nh4283FwkgO4SQEoV+H6Ospl8MzLdZxlHGux8mTNm/c5TWwss9WO/kk8Rl2AaNydwUpE93Q7qJtyvTDsZJcdIYrVaO+wyY5whM7hZbt5HDG1ziW8QBa5v6Q4UpXuPoa1C99wvlxdarA2q6O7avcqvZ6wx74BG9zRtxtjf3ycABaWuIPclSik0roq/q2GzPXsUMfUryQwPtZW0K8RmlLhFCHEHd7uFx82wDSXEAbqC31HoSvpXQOPyF6Rw1FbydupLSNgNFNtd3Lex8fAS5/GTu7jAaOHYO4iRfhUvIdC2WZlKdPE5DG5zrL8ZAZK05bypbsJki4wW90fku/OeHCSBxbBSIEvRPnhiobtd2OyEk0Fa02hTuB9vk2JGxwyGIgeS572N8+442kgA7qCHqjo8zGlZ8fFZNSyL80lWCelPzIjPHI2OSIuLRs5rns37iCHAguHerSutp9G+j7Wvqmk49QZOTIwZyLD3BLXjjbcaXuZNLVI4uARvb5pdy5rg7uO7U4XQoqnRZfyVfGTwWKePr2cfSsyWsvejhhM1l8rYomOAOxdynEBw7g1xc4AbqQLCTohmjh0nblmNKjkhUr3JrMrOLrUtyWCSKs3b84WMjDz3kNHeXeU0G0NtvoK1BTqZbm46/FdZmauJxcMzGMbe50k7eIu38kgRMP1AcRJ7glSOcy/R1lMTjreSFjG5HF16Tr/XsdcE0MsbbEdd4YdgS9sksYLSB3ODgSCCZ94mZDojz2JpZe1dmxdSPGzy1nCa8GGxLFCyeRkRI4XObHIw7EtLidm8RGytSIepOjbOaUxDMjkIoBEJY69iGGbjmqSyRGWOOZuwDXOYCRsXAEFpIcCEmJhHQ5vomhr1MOMdk6e/Y8OWy2Vv3xHTg57gIYwBFxN34gB3vL/KOzA0qKorHRdqGnfjpWK9eC0+TIRct1hp2dSiEs+5G424CCwgkP3GytImP6G9Rk0GQOxl2zbnqV+q1b7XS13WYTNAZgQBG10bXuJ3PDwnfbu3UIGttH19KUdMyQZCvk5MnRmtS2Kc4lrkttSxN5buFp24WDcOG/Fv5vMnwrl1EEBAQEBAQEBAQEBAQEBAQEBAQEBAQEBAQEBBY6ewb9QZE1m2IqcMcMlmxbn3MdeGNpdJI4NBJ2A7mgbuJaB3lBOyWnKAwsuVw2WkydWvNHBbhtUjUngLw7lv4eN7XRuLXN3Dtw4AEDcE0Q9N92Wr/8aD/9REuzsv7xp/zY/nDj1f8ASz/CfydH0g//AMf6p/8AzW3/APOeux4r+/6/8+X5uDY/3bT/AJYUK8p2xAQEBAQEBAQU62CAgIN+P/XYP4wgsB5h+5YHUdFjtukzSh8MnD/4r2vBeHiOh/NDobdP/ldT8HDXHd8X/CH/AFOXman+pl+M/m72H7MOh010l5fSjtOOx3Ijfg7lm5C57S4T88RiWKUb7OjLYg3Ybdzj3+bbEcGk2XpbyM1ewX4vGuyBbeiq5Lhl51OG2+R88bBx8LhvNKGueC5vMdsT3bIkaNFdJtrRVanFHiMblDQuPv0Jb3NDqkskbY5C3ge3iDmsZ3O32LQR9e6OAnjprzDdOY/EMoUIzTbj2sth85cepuDofzRkMTd9vL4WjjJLj3ndLEg9OOQbjMpQiweLgrXXXy1sc1kCAW2FswAEvDIe8lrpA5zd9t9gNlij0f0jWtGYjJUamNo2XXo5Yn2JzKHFkkXLcyRjXiOZgHlNbK1wY4kjzkFaLGHply1SxWu1sfjYMs2xRs3MjwSPkvuqACEStL+Fo8kF/AGl5AJ2S1QMx0jS5HBS4SrhcdiMW7H9msgqSTvMcfXBbLg6R7iXGRu257uE+bfvSxYDpjyDNQR5yHC4evmHvkfeuxMmbLfL4XQyBzhJvEHNc4kRFnlkOGxAADdiem7J4fO3MtBiaElqdsTWGxauSujDGkcL3umLpo3b7vilLmOP+yO8FY5zSusjpqnaoz4nH5zHWJ4LZqZASBjZ4uMRyAxuafNI9pbvwuadiO4FIHjUutcjq2tXjyXJklit3brrDGlr5ZbUjZJS4b7AcTe4ADznzqDqsJ0sHH081dcBUzM+Ag0/DHVic5ljga2NtqRznkRvjiYAAweUTv3eUtQPGQ6WjToYmLA0K1XIwYnG0Z8vKx/WCaz2S8trS8x8HNijPEGgua0A9xO8FFrjpAu65u17ViuyhJA58jeRbszeW5wcXN50r+AAtHC1uwH7UtFw3pluw5yPNV8BhK2Wdkocrdtxxyl12eMucC4F5ETXOe57mxcIc49/cAAtUSn0pWYsdWx1/CYrM42vVp121LomDHOrGXlSkseCTtNI1zd+FzXbEd26Xwoba/TFmI8di6EtPH2aeLNeWnBJG4MrzxWXziaMB3kOdzHRua3ZrmcI23a1wWK/A9JGT03cyNvHw1IrN3K18u57oy4MlhfM5rQN9iw897SDuSNhuEsTG9KBjrnHRabxEWnjSmpOwrX2OU4SzRzPkMvM5vHxwxbeVsGsDdttyQmT9NmTnfqWU4jFsnzvOE74zO1rWSwiJzDHzOCVrQOJnNDixxLgUsV2s+lLKa6oVoMlDFz43sklsss2Hc5zGFgPKfKYo9wd3cDBue/u8ye48w9JVp0L6l/F0MpipcZTxU+PsGVjJWVu+GTjY8PbIDvuWnYhzhtsUFh+WfJzvtz3cTir96WW9LXtvbLG6mLcAgmZGxkgaWhjWhvGHcO317paItLpbzGPyc1+CvRE8k+OncHsc5h6nWfXYwtLu9r45HB48/f3FqXSqfU+qW6iixNeHFUsNRxdZ9WrVpPle0MdM+Vxc6V7nE8T3d+/m27ksUe6UhulBulBulBulBulBulBulBulBulBulBulBulBulBulBulBulBulBulBulBulBulBulBulBulBulBunAWOn84/AZE2RXiuQyQyVrFSckMnhkaWvYSO9u42IcO9pDSPMpCrmXUmAbpjLYijiL9CS3JBYbbmvNsySPic7hikHLjAi2e5wLRxcYaTxDuF4Cp067bK1/r/Pwf/qIl2dl/eNP+bH83Dq/6ecfdP5Oj1+7fX2qD45W3/8AOeux4p+/6/8APl+bh2P930/5YUa8p2xAQEBAQEBAQU62CAgIN+P/AF2D+MIJ++wH7lmILWWk82zTuqcPlZWOkipW453sZ+kWtd37ft23XobBtEbLtWnr5RwxmJn8HX19KdXRz0495hUajx9fHZaWvUyEOTqNaDDag3AewklvECN2vAOzh9RWds08NPWyjTzjLH3iY+//AJ5roZ5Z6cTljUqss3+srqXTnOUPEpYcseJSw5Y8Slhyx4lLDljxKWHLHiUsOWPEpYcseJSw5Y8Slhyx4lLDljxKWHLHiUso5Y8Slhyx4lLDljxKWHLHiUsOWPEpYcseJSw5Y8Slhyx4lLDljxKWHLHiUsOWPEpYcseJSw5Y8Slhyx4lLDljxKWHLHiUsOWPEpYcseJSw5Y8Slhyx4lLDljxKWHLHiUsOWPEpYcseJSw5Y8Slhyx4lLDljxKWHLHiUsOWPEpYcseJSw5Y8Slhyx4lLDljxKWHLHiUsOWPEpYcseJSw5Y8Slhyx4lLDljxKWHLHiUsOUPEpYCP9pQXmjK1SfPQdeyEWNpRFs808oJPCyRj+FjQPKe7hAA/f4Lv+H46eW0YzrZxjjjNzPv7caj75+HW2jLLHTmMMbmeH15/ck57KjN5/KZJrDE25bmshh87Q97nAfeuHatbzG0amtH/dMz9Zb0dP8ARaWOHKIhEae5dNzQyoCAgICAgICCnWwQEBBvx/67B/GEE0nu+xSEaZHbBVUOR3E8nfdFeUQQEBAQEBAQEBAQEBAQEBAQEBAQT9PYaXUeoMViIJGRT5C5BSjkkBLWOlkbGCQNyQC4E7d6D6DrD6OerdE3db0r7YJ7ul8rj8WYKTZJnZM3TMK01Thb5cbxDxDfZx42gDcEC1KuN1roLUnRxk2Y7VWCv6fuyRc+OG/CWGSPiLS5p7w4BzXNOxOzmlp2IIU4jt8n9GPpBxGnMFdt6cysObzOVnxtTTsmPe245kVWOy+x4Bga9wcCAWcDi4gb7WpFVY6Adf09N5/N2dM3asGDylXD3KszCLQsWG8UQZEAS9pBj727786Lh4g7cKkaZOgfpGh1TBpuXQ+cizk9Z1yOk+rs8wNdwPk334Q1rxwOJcOF/knZ3cpUiDF0Ra5mxOocm3R2dFDT00tfLTOoSN6jLEN5mSggODowQXjY8AILtgQUqatGur0V60vZSTG1tKZexkGT06zqsVUulEtuJ0tVnD6UsbXPYP8AaAJVqVS8h0K6/wATiM1lbmjczXxuFnfXyVp1UmOpIzh5geQTtwcyMPI3DC9ocQSpxHqfoR6QquVw2Mn0VnIMhmInzUK8tNzXTsYwPkI37m8DHNe/jLSxrml2wIJtTyRO6P8AoK1RrfphqdG1ilY07n3TPZdiydZ7ZKMbGcySR8Xc47M2IA/S4m7HZ26RFzSq7K9EmqqmGvahp6cztrSUF59KLNWMaYGPIm5AL2Bz+AmTaM+U5okPBxkqVI00eiLXOTyU2Op6PzVvIQ3rWMkqw1HOkbarMElmAt9OJhDnj6gd0odFoj6N/SDrPpI/7GDS+Xx96tepVMrNLRc9uLZZe0RyygHvaWOMjQ0kva0lvcCRakfOcjTOPyNyoZBKa08kHMaNg/ge5vEB9W/Dv/zURHQEBAQEBAQEBAQEBAQEBAQEBAQEHqF3C9FTIz3IjewqJHB7WVEBAQEBAQEFOtggICDfQ/XYP4wgmf7KJCPL5kUyIAbS2G3+hxE7fX3uXY1v+z+WP+XHpze9+KIuu5BAQEBAQEBAQEBAQEBAQEBAQEBBcaKz7NKay0/nJIH2Y8Xkqt90Mbg10gimZIWgnuBIZsCfFFfdsB9MexhqMMc2mG5C1jdX1tQYmy6yIpIqEdq1Y7Ole0bkNfbldHI0bsdK/wCrhC1Ej5zrHpLw3Z2hcJo3F5CrhdI2LF+q/UViOzZsWJ54ZXB4iAY2JvV4mhrRuSZHnYv4RkfSrP0ktATZoTN0TnLOPv5/M6jyUOUvVLhitZGmIDyGPj5coheOMNna5sg7nhWxW6j+kbpfUWVy9mzpHJWKkl7SuQqVJrleLmHEQPrSQzuhjYGMmileQYGsMbtgBwq71xQusl9KTSdjKYiCjp/PY7B0sbk8dIyOLDhsotW4LI46Iq9UmiBhLTE9ne4slDw5oAl/cKk/SY02+27LR6NyNDJ4a3nptM0oMqJKMUWTY5pjuB7eZIYuN53YfzreFjtg3cri7E/AfSk0tgMpic5DpXOSZt17Tt3Kh2Qr9WccVQlptbXHBxN5gkEm7yeE+TsduI2M+NjgMR0tYSt0c6cxtzEZg6p01jLeIxtmhk2QY6eGezJYL7UXAXv4XTStdGDwytMfEW8JDsxNQPo2pvpcYzUGs4svFis7jaF25lMjkqFYYhrGWL0IikDWimBdZtxNkFzi50Za12zm8ZszY+f0umbBYj6Qf5QMbpeWlgouNkOEjss4w00HVdwSOBm7nczlsAYwHgYA1rUvjYnVenzGVtCVo+wbz9a1tJDRMdg3WdlGkLJm55h4eZzuHyeDfg4vzm+/klE0Ok1Z9JnSmROon4TS2dqyagt6mylzr+QryCK1l8f1Usj4GA8qJ3leV5T2+BS/eB40v9JnTNeTTTM/pjN2KunbOmcrS7LyMEUkt3FUm1XNl42EGGUNDm7eWzYjv4yQvgPz/lLgyOUvXAwxizZlnDCdy0Pkc7b/AJb7KIjICAgICAgICAgICAgICAgICAgICAPOgmQnyUEhv/mifLYsKICAgICAgIKdbBAQEG/H/rsH8YQTCPJCJCPKNwiplvD3rNahNDSszQmnGBJHE5zSQXb94C9DPZ9XUxwywxmY3Y+PxdbDUwxnKMpqbQhibxeG9SscR7gOUe9dadDWj3wn6OWNTCfl5OOtgbmrMBw8W/AfN5t1j9Fqf7Z+jW9jzeziLzYzIaVgRgkcZjO248/f+zcfapuZ3VSb2PvbwMbbLWHq02zzs08B7yr+j1P9s/Q3sebAoWixzhWlLWnZx4D3K/otT/bJv483nqk/qZPcKfodT/bKb+PNpkcInFsh5bh52u7isZYzjNTDUTE+0m6yr1Gx0rw1gLnHzAecoPTK8r3Oa2NznN/SAHmSpGDE8AktIAHEf3b7boMmvKHtYY3cbhu1v1lKkeXRuYDxNI2PD3+Pgg87oPJlYCQXtBH7UDnR+sb9qBzo/WN+1A50frG/agc6P1jftQOdH6xv2oHOj9Y37UDnR+sb9qBzo/WN+1A50frG/agc6P1jftQOdH6xv2oHOj9Y37UDnR+sb9qBzo/WN+1A50frG/agc6P1jftQOdH6xv2oHOj9Y37UDnR+sb9qBzo/WN+1A50frG/agc6P1jftQOdH6xv2oHOj9Y37UDnR+sb9qBzo/WN+1A50frG/agc6P1jftQOdH6xv2oHOj9Y37UDnR+sb9qBzo/WN+1A50frG/agc6P1jftQOdH6xv2oHOj9Y37UDnR+sb9qBzo/WN+1A5sfpt+1BkSNPmcPtRXpveRsiJkI8lBIZ/wCaHy2LAICAgICAgIKdbBAQEG/H/rsH8YQTiO7/AJBSEanN3QfadFYzrWg8M5vlfmXA7HfYiR3cvqXheEZ+H6XH4/5fktrmtpzivlqu6aLyd4yf3hbz2e/7/wD1MdSvhWP0oe/839y6vlvv/v6uSNVl+m55K0Vd3EYInOfHGQNml23ER+/YfYuKNjxiZyj3/v73JGvMxUzwav8Asie/835/2LXlf7/uU/Sn/ZJ3q/uTyv8Af9yv6UGk3eh9yeVg/Svmetcd1XUduIf7LYwQD5jwDuX4zxLGMNqyx/B7ey3OlEpLcWS0EDcEBeZwdw7JJ87d/wB4Tgp2QfNwj7EDskj/AGfuTgHZGw24Bt+5EBiSPM3b/knBWeyneH3JwFBaqbWph59nn/xTgzTV1Q+CXBUnVD4JcFSdUPglwVJ1Q+CXBUnVD4JcFSdUPglwVJ1Q+CXBUnVD4JcFSdUPglwVJ1Q+CXBUnVD4JcFSdUPglwVJ1Q+CXBUnVD4JcFSdUPglwVJ1Q+CXBUnVD4JcFSdUPglwVJ1Q+CXBUnVD4JcFSdUPglwVJ1Q+CXBUnVD4JcFSdUPglwVJ1Q+CXBUnVD4JcFSdUPglwVJ1Q+CXBUnVD4JcFSdUPglwVJ1Q+CXBUnVD4JcFSdUPglwVJ1Q+CXBUnVD4JcFSdUPglwVJ1Q+CXBUnVf2K8Eo6spwWm2Oun4LH3pMMWyglRt2CDc0bKJ8vayogICAgICAgp1sEBAQb8f8ArsH8YQWG24H7ln2GstWk+5qMIO/crEzHCCr4vHIHf3BLnmUx1ZvglzzWoY6sPBLnmVDPVh4FLkqDqw8ClyVB1YeCXPMqAVwPMFA6sPBA6sPBA6sPBA6sPBA6sPBA6sPBA6sPBA6vt9SB1f8AYgdX/YgdX/YgdX/YgdX/AGIHV/2IHV/2IHV/2IHV/wBiB1f9iB1f9iB1f9iB1f8AYgdX/YgdX/YgdX/YgdX/AGIHV/2IHV/2IHV/2IHV/wBiB1f9iB1f9iB1f9iB1f8AYgdX/YgdX/YgdX/YgdX/AGIHV/2IHV/2IHV/2IHV/wBiB1f9iB1f9iB1f9iB1f8AYgdXHggCAIPTYdvBBsYzZBsa3ZE93sDYftWVhlQEBAQEBAQEFOtggICDfj/12D+MILAeYfuWAIVHktVsY4VUY4ELOBCzgQs4ELOBCzgQs4ELOBCzgQs4ELOBCzgQs4ELOBCzgQs4ELOBCzgQs4ELOBCzgQs4ELOBCzgQs4ELOBCzgQs4ELOBCzgQs4ELOBCzgQs4ELOBCzgQs4ELOBCzgQs4ELOBCzgQs4ELOBCzgQs4ELOBCzgQs4ELOBCzgQs4ELOBC2Q1BkNUsp6AUVlQEBAQEBAQEBBTrYICAg34/wDXYP4wgsB5h+5YGUBAQEBAQEBAQEBAQEBAQEBAQEBAQEBAQEBAQEBAQEBAQEBAQEBAQEBAQEBAQEBAQEBAQEBAQEBAQEBAQEBAQEBAQEBB/9k=