Percona Monitoring and Management (PMM) recently introduced the Integrated Alerting feature as a technical preview. This was a very eagerly awaited feature, as PMM doesn’t need to integrate with an external alerting system anymore. Recently we blogged about the release of this feature.
PMM includes some built-in templates, and in this post, I am going to show you how to add your own alerts.
The first thing to do is navigate to the PMM Settings by clicking the wheel on the left menu, and choose Settings:

Next, go to Advanced Settings, and click on the slider to enable Integrated Alerting down in the “Technical Preview” section.

While you’re here, if you want to enable SMTP or Slack notifications you can set them up right now by clicking the new Communications tab (which shows up after you hit “Apply Changes” turning on the feature).
The example below shows how to configure email notifications through Gmail. If using 2FA, you need to set up a Google App Password for the account you want to use. This gives you a username/password combination to fill the form:

You should now see the Integrated Alerting option in the left menu under Alerting, so let’s go there next:

After clicking on the Integrated Alerting option, go to the Notification Channels to configure the destination for your alerts. At the time of this writing, email via your SMTP server, Slack and PagerDuty are supported.

Alerts are defined using MetricsQL which is backward compatible with Prometheus QL. As an example, let’s configure an alert to let us know if MongoDB is down.
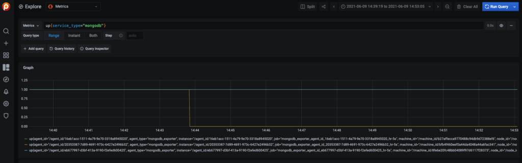
First, let’s go to the Explore option from the left menu. This is the place to play with the different metrics available and create the expressions for our alerts:

To identify MongoDB being down, one option is using the up metric. The following expression would give us the alert we need:
|
1 |
up{service_type="mongodb"} |
To validate this, I shut down a member of a 3-node replica set and verified that the expression returns 0 when the node is down:

The next step is creating a template for this alert. I won’t go into a lot of detail here, but you can check Integrated Alerting Design in Percona Monitoring and Management for more information about how templates are defined.
Navigate to the Integrated Alerting page again, and click on the Add button, then add the following template:
|
1 |
---<br>templates:<br> - name: MongoDBDown<br> version: 1<br> summary: MongoDB is down<br> expr: |-<br> up{service_type="mongodb"} == 0<br> severity: critical<br> annotations:<br> summary: MongoDB is down ({{ $labels.service_name }})<br> description: |-<br> MongoDB {{ $labels.service_name }} on {{ $labels.node_name }} is down |
This is how it looks like:

Next, go to the Alert Rules and create a new rule. We can use the Filters section to add comma-separated “key=value” pairs to filter alerts per node, per service, per agent, etc.
For example: node_id=/node_id/123456, service_name=mongo1, agent_id=/agent_id/123456

After you are done, hit the Save button and go to the Alerts dashboard to see if the alert is firing:

From this page, you can also silence any firing alerts.
If you configured email as a destination, you should have also received a message like this one:

For now, a single notification is sent. In the future, it will be possible to customize the behavior.
In addition to the obvious “MongoDB is down” alert, there are a couple more things we should monitor. For starters, I’d suggest creating alerts for the following conditions:
|
1 |
mongodb_replset_member_state != 1 and mongodb_replset_member_state != 2 |
|
1 |
avg by (service_name) (mongodb_connections{state="current"}) > 5000 |
|
1 |
avg by(service_name, type) (rate(mongodb_mongod_wiredtiger_cache_evicted_total[5m])) > 5000 |
|
1 |
avg by(service_name, type) (max_over_time(mongodb_mongod_wiredtiger_concurrent_transactions_available_tickets[1m])) < 50 |
The values listed above are just for illustrative purposes, you need to decide the proper thresholds for your specific environment(s).
As another example, let’s add the alert template for the low WiredTiger tickets:
|
1 |
---<br>templates:<br> - name: MongoDB Wiredtiger Tickets<br> version: 1<br> summary: MongoDB Wiredtiger Tickets low<br> expr: avg by(service_name, type) (max_over_time(mongodb_mongod_wiredtiger_concurrent_transactions_available_tickets[1m])) < 50<br> severity: warning<br> annotations:<br> description: "WiredTiger available tickets on (instance {{ $labels.node_name }}) are less than 50" |
Integrated alerting is a really nice to have feature. While it is still in tech preview state, we already have a few built-in alerts you can test, and also you can define your own. Make sure to check the Integrated Alerting official documentation for more information about this topic.
Do you have any specific MongoDB alerts you’d like to see? Given the feature is still in technical preview, any contributions and/or feedback about the functionality are welcome as we’re looking to release this as GA very soon!
Percona Distribution for MongoDB is a freely available MongoDB database alternative, giving you a single solution that combines the best and most important enterprise components from the open source community, designed and tested to work together.
Resources
RELATED POSTS
Good day,
hope all is well. Ive just given this a shot with the latest version of PMM and it seems that it alerts when the database is up and not down. So it alerts when the value is 1.
Would there be any way around this?