Previously, I wrote about our Terraform provider to deploy Percona Server for MySQL (Percona Server for MySQL: Automatic Cloud Deployment With Terraform) and Percona Monitoring and Management (Deploying Percona Monitoring and Management (PMM) With Terraform). Now we also added the capability to deploy Group Replication configuration with Percona Server for MySQL, and assuming we have PMM installed (see previous post), we also can automatically add Group Replication nodes to PMM monitoring.
|
1 |
resource "percona_ps" "psgr" {<br> count = 1<br> instance_type = "t3.micro" # for AWS<br> key_pair_name = "sshKey1"<br> password = "password"<br> replication_type = "group-replication" <br> replication_password = "replicaPassword"<br> cluster_size = 3<br> path_to_key_pair_storage = "/tmp/"<br> pmm_address = "http://admin:[email protected]" <br> pmm_password = "password"<br>}<br> |
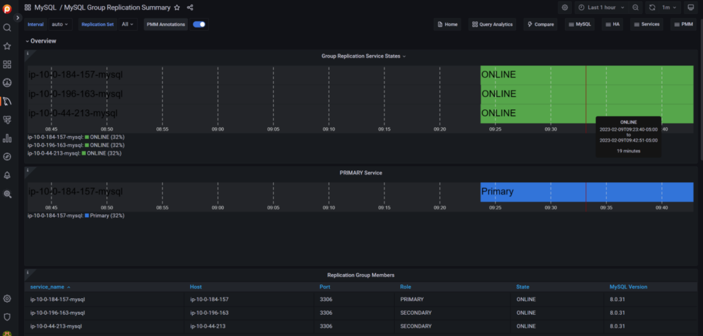
After deployment we have a 3-node Group Replication cluster with monitoring in PMM:

The source code for our Terraform provider is here: Percona-Lab/terraform-provider-percona: Terraform modules to deploy Percona Server and Percona XtraDB Cluster (github.com).
And you are welcome to use our prepackaged binaries from Percona-Lab/percona | Terraform Registry.
Percona Distribution for MySQL is the most complete, stable, scalable, and secure open-source MySQL solution available, delivering enterprise-grade database environments for your most critical business applications… and it’s free to use!
[button link=”https://www.percona.com/software/mysql-database” color=”teal”] Download Percona Distribution for MySQL Today[/button]
Resources
RELATED POSTS