Percona announces the release of Percona Monitoring and Management 1.9.1. PMM (Percona Monitoring and Management) is a free and open-source platform for managing and monitoring MySQL and MongoDB performance. You can run PMM in your own environment for maximum security and reliability. It provides thorough time-based analysis for MySQL and MongoDB servers to ensure that your data works as efficiently as possible.
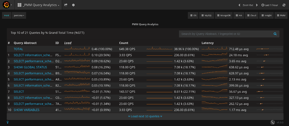
This release contains bug fixes only and supersedes Percona Monitoring and Management 1.9.0. This release effectively solves the problem in QAN when the Count column actually displayed the number of queries per minute, not per second, as the user would expect. The following screenshot demonstrates the problem. The value of the Count column for the TOTAL row is 649.38 QPS (queries per second). The total number 38.96 k (38960) is only sixty times greater than the reported value of QPS. Thus, queries were counted for each minute within the selected time range of Last 1 hour.

The corrected version of QAN in PMM 1.9.1 shows that queries are now counted per second. The total number of queries is 60 * 60 greater than the value of QPS, as should be expected for the chosen time range.

Help us improve our software quality by reporting any bugs you encounter using our bug tracking system.
Resources
RELATED POSTS