PMM (Percona Monitoring and Management) is a free and open-source platform for managing and monitoring MySQL and MongoDB performance. You can run PMM in your own environment for maximum security and reliability. It provides thorough time-based analysis for MySQL and MongoDB servers to ensure that your data works as efficiently as possible.
The most significant feature in this release is Prometheus 2, however we also packed a lot of visual changes into release 1.13:
We addressed 13 new features and improvements, and fixed 13 bugs.
The long awaited Prometheus 2 release is here! By upgrading to PMM release 1.13, Percona’s internal testing has shown you will achieve a 3x-10x reduction in CPU usage, which translates into PMM Server being able to handle more instances than you could in 1.12. You won’t see any gaps in graphs since internally PMM Server will run two instances of Prometheus and leverage remote_read in order to provide consistent graphs!
Our Engineering teams have worked very hard to make this upgrade as transparent as possible – hats off to them for their efforts!!
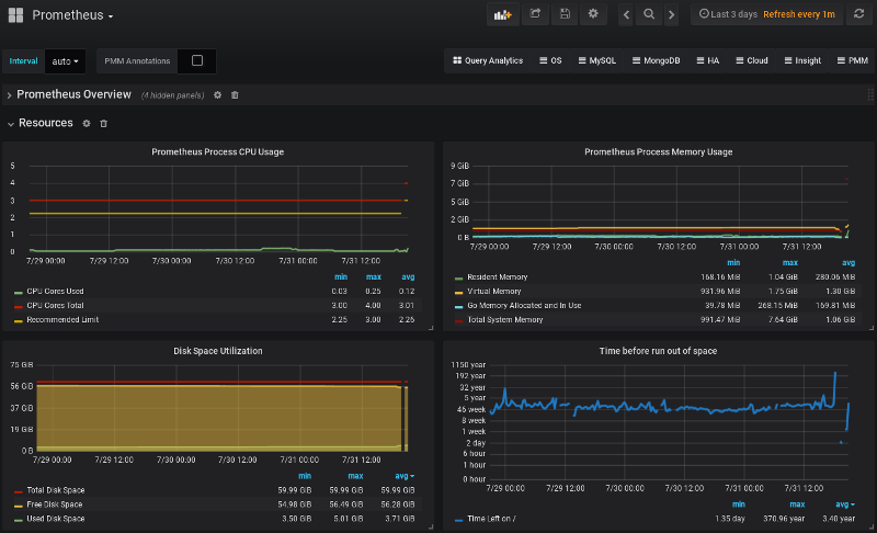
Lastly on Prometheus 2, we also included a new set of graphs to the Prometheus Dashboard to help you better understand when your PMM Server may run out of space. We hope you find this useful!

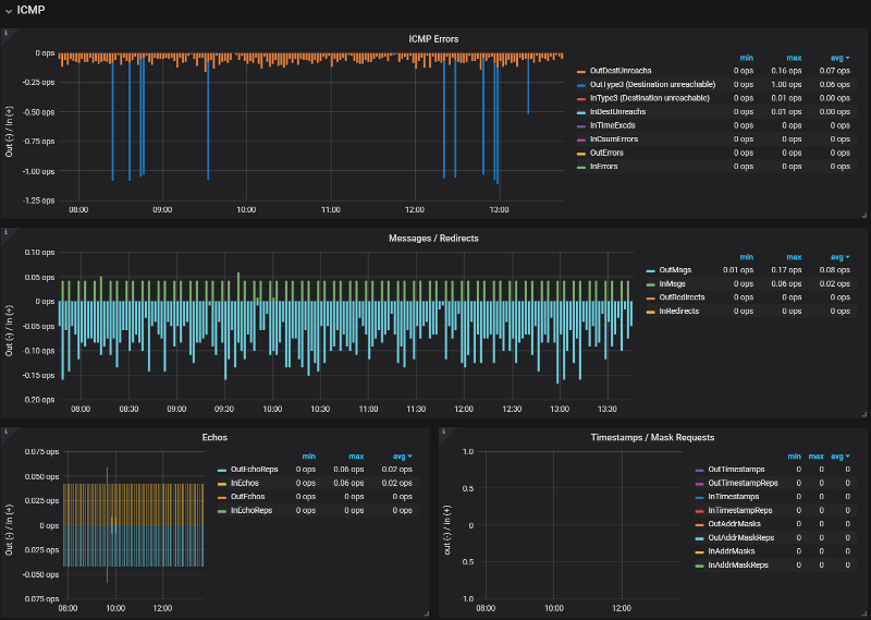
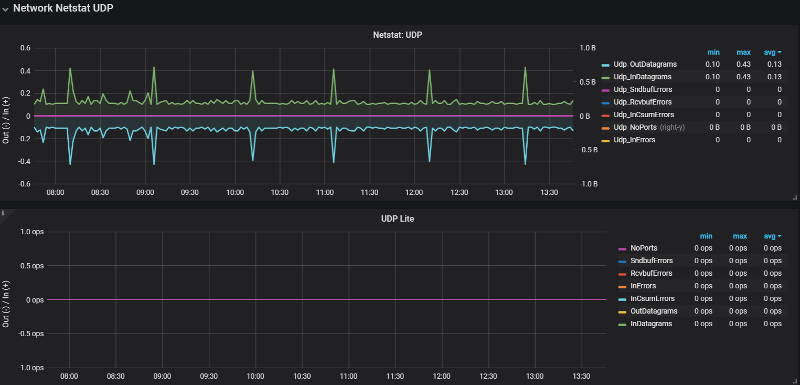
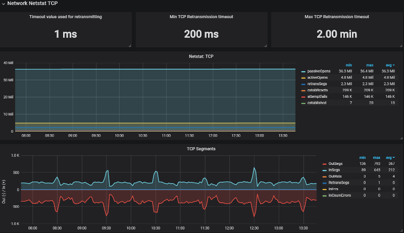
We’re introducing a new dashboard that focuses on all things Networking – we placed a Last Hour panel highlighting high-level network metrics, and then drill into Network Traffic + Details, then focus on TCP, UDP, and ICMP behavior.






Of most interest to current Percona Customers, we’ve clarified the instructions on how to take a snapshot of a Dashboard in order to highlight that you are securely sharing with Percona. We’ve also configured the sharing timeout to 30 seconds (up from 4 seconds) so that we more reliably share useful data to Percona Support Engineers, as shorter timeout led to incomplete graphs being shared.

Packed into this feature is also a change to how we report installed version, latest version, and what’s new information:

Lastly, we modified the behavior of the docker environment option DISABLE_UPDATES to remove the Update button. As a reminder, you can choose to disable update reporting for environments where you want tighter control over (i.e. lock down) who can initiate an update by launching the PMM docker container along with the environment variable as follows:
|
We’ve updated our System Overview Dashboard to focus on the four criteria of CPU, Memory, Disk, and Network, while also presenting a single panel row of high level information (uptime, count of CPUs, load average, etc)





Our last feature we’re introducing in 1.13 is a fix to SingleStat panels where the percentage value is reflected in the level of the trend line in the background. For example, if you have a stat panel at 20% and 86%, the line in the background should fill the respective amount of the box:Improved SingleStat for percentages

PMM is available for installation using three methods:
docker pull percona/pmm-server – Documentation
Resources
RELATED POSTS
Hi, it is safe to migrate from 1.12?
Hi Fernando,
Yes it is safe! No data is migrated, so in fact there is no data loss possible, except for the time when you have the binaries stopping and starting back up. ? If you want to hold off upgrading until you hear from others’ experiences, please feel free to follow and contribute on the Percona Forums for PMM: https://www.percona.com/forums/questions-discussions/percona-monitoring-and-management
Hi Fernando,
Yes it is safe! No data is migrated, so in fact there is no data loss possible, except for the time when you have the binaries stopping and starting back up. 🙂 If you want to hold off upgrading until you hear from others’ experiences, please feel free to follow and contribute on the Percona Forums for PMM: https://www.percona.com/forums/questions-discussions/percona-monitoring-and-management
Do you guys think you’ll ever add backup scheduling and point in time recovery functionality to PMM? That would be amazing. I seriously think you’d get a crazy amount of adoption.
Hi, thanks for the new cool features.
But my Numa Dashboard is empty.
Any ideas how to fill it with data? I have also updated the pmm-client.
Greetings
Andre
Hi Andre thanks for the post. Could I possibly persuade you to enter a post on the community forum please? I’ll let the team know, but the forum is where they mostly deal with tech questions. http://www.percona.com/forums
Hi,are you have a plan to add Redis monitor to PMM?In Production we use mongoDB、Percona、redis,PMM is great to
monitor metrics。But how to integate the Redis monitor into PMM? could you give an example? and how to monitor Group replication(MySQL and Percona)by PMM?Thanks.
You can monitor external services by leveraging PMM’s External Exporters support.
Here’s how Nickolay provides an example using PostgreSQL: https://www.percona.com/blog/2018/02/09/collect-postgresql-metrics-with-percona-monitoring-and-management-pmm/
We haven’t yet made an effort to include InnoDB Group Replication into mysqld_exporter, but we’d welcome PRs!
https://github.com/percona/mysqld_exporter/
What is the plan for Mysql 8 Group replication added to PMM ?
Ho Soumya, we recently had a Community member build a dashboard using MySQL Custom Queries:
https://grafana.com/dashboards/10006
https://github.com/valentinmysql/MySQL-Custom-Queries-PMM
Hi,
My requirement is to create clustered PMM monitoring environment. (i.e. HA Capabilities), is this possible in PMM? Intent is to create 2 clustered monitoring server and then use virtiual IP in client connection to route traffic. i.e. data would be shared between 2 PMM servers. Any pointers available?
Thanks,
Adinath
Hi Adinath,
At this time we don’t have a supported method of deploying PMM with HA capabilities directly in the product. Please let us know how virtual IP works for your needs!