Let’s look at how you can run Percona databases on Kubernetes, the easy way.
Chances are that if you are using the latest Percona Monitoring and Management (PMM) version, you have seen the availability of the new Percona Database as a Service (DBaaS). If not, go and get a glimpse of the fantastic feature with our docs on DBaaS – Percona Monitoring and Management.
Now, if you like it and wanna give it a try! (Yay!), but you don’t wanna deal with Kubernetes, (nay)o worries; we have a tool for you. Introducing the Percona DBaaS Infrastructure Creator, or Percona My Database as a Service (MyDBaaS).
My Database as a Service
First, a clarification: this tool is focused on running your DBaaS on Amazon Web Services (AWS).

At the time of the writing of this article, the PMM DBaaS supported a limited number of cloud vendors, AWS being one of them. This tool creates the infrastructure in an AWS account.
The usage is pretty simple. You have three features:
- An instance selector: In case you don’t know what instance type to use, but you do know how many CPUs and how much memory your DBs requires.
- A Cluster Creator: This is where you decide on some minimal and basic properties of the cluster and deploy it.
- Deploy a Percona Operator: You can choose from our three Operators for Kubernetes to be deployed on the same infrastructure you are creating.
Instance selector
Currently, AWS has 270 different instance types available. Which one to use? The instance selector will help you with that. Just pass the number of vCPUs, amount of memory, and the region you intend to use, and it will show a list of EKS-suitable EC2 instances.

Why ask for the region? Costs! Instances types have different costs depending on the region they are in, and costs are something the tool will show you:

Cluster creator
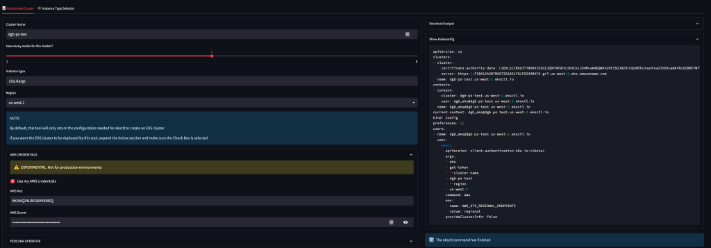
A very basic interface. You only need to pass the name of the cluster, the amount of desired nodes, the instance type, and on which region you would like to run the cluster.

If you pass your AWS key/secret, the tool will take care of deploying the cluster, and once it is done, it will return the contents of the Kubeconfig file for you to use in the DBaaS of PMM.
A note on how we handle your AWS key/secret
Percona will never store this information. In the particular case of this tool, we do set the following environment variables:
- AWS_ACCESS_KEY_ID
- AWS_SECRET_ACCESS_KEY
- AWS_DEFAULT_REGION
After the creation of the cluster, the environment variables are unset.

Now, why is there an option to not pass the AWS credentials? Well, for security, of course.
Under the hood, the cluster is created using EKSCTL, a “CloudFormation stack creator.”
If you are proficient enough with ekstcl, you can just copy/paste the created YAML and run the eksctl command on your own server without sharing your credentials ever. Now, for DBaaS, you still have to provide them, but that’s another topic

If you choose to pass the AWS credentials, an EKS cluster will be deployed. The outcome will be the contents of the kubeconfig file

With that in place, one can now go to PMM and register the Kubernetes cluster as described in https://docs.percona.com/percona-monitoring-and-management/dbaas/get-started.html#add-a-kubernetes-cluster to deploy the DBaaS in there.
But there’s more:
Percona Operators
Now, there’s an additional option: deploying a Percona Operator. Currently, PMM DBaaS focuses on the Percona Operator for MySQL based on Percona XtraDB Cluster. With the MyDBaaS tool, you can choose from three operators available.

To have the full deployment, you need to check both AWS credentials and deploy a Percona Operator.

At the end of the installation, you will have the contents of the Kubeconfig file, plus:
- The password of the root user
- Instructions on how to connect to it

After this, you can use a Percona database running on Kubernetes. Have fun!
About Percona Labs
Percona Labs is a place for the community to have a voice on how we approach solutions, curated by Percona’s CTO, Vadim Tkachenko. Feedback is always welcome: