The Metrics Monitor of Percona Monitoring and Management 1.3.0 (PMM) provides graph descriptions to display more information about the monitored data without cluttering the interface.
Percona Monitoring and Management 1.3.0 is a free and open-source platform for managing and monitoring MySQL®, MariaDB® and MongoDB® performance. You can run PMM in your own environment for maximum security and reliability. It provides thorough time-based analysis for MySQL, MariaDB® and MongoDB servers to ensure that your data works as efficiently as possible.
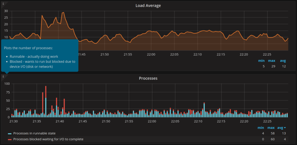
Each dashboard graph in PMM contains a lot of information. Sometimes, it is not easy to understand what the plotted line represents. The metric labels and the plotted data are limited and have to account for the space they can use in dashboards. It is simply not possible to provide additional information which might be helpful when interpreting the monitored metrics.
The new version of the PMM dashboards introduces on-demand descriptions with more details about the metrics in the given graph and about the data.

These on-demand descriptions are available when you hover the mouse pointer over the
icon at the top left corner of each graph. The descriptions do not use the valuable space of your dashboard. The graph descriptions appear in small boxes. If more information exists about the monitored metrics, the description contains a link to the associated documentation.

In release 1.3.0 of PMM, Metrics Monitor only starts to use this convenient tool. In subsequent releases, graph descriptions are going to become a standard attribute of each Metrics Monitor dashboard.
Resources
RELATED POSTS